Problème de mémoire sur mon atlas

Merci Aurel pour la précision
Mon 0,46 est une moyenne calculée sur 12 h, à voir ta courbe tu ne dois pas être très loin de moi sur ta charge.
Ça veut dire que @xavax59 a une charge de x 4 par rapport à toi et moi, d’où mon étonnement.
Si pas d’utilisation sur de la vidéo ou autre chose de très gourmand, ça me parait beaucoup x 4 par rapport à ce que je vois d’habitude sur le forum….

Surtout qu’avec une moyenne a 0,5, je vois souvent (je l’enregistre pas) des charges ponctuelles (sur une minute) à 1,5 ou 2.
Donc pour xavax, le pic devient 6 ou 8 !
Et là, ça commence à faire vraiment beaucoup = des processus en attente ?!
Bref, Il doit y avoir des optimisations à regarder …

Certes mais ça n’est valable que si comme moi tu as bien 4 coeurs. Sinon c’est comparer quelque chose de non comparable.

Va sur Réglages > Système > Configuration > Onglet OS_DB > Administration système

Et tu lances la commande nproc

bonjour,

je me permet de m’immiscer dans le sujet, j’ai une atlas(zigbee) depuis son lancement je viens de faire la commande j’ai donc 6 coeurs.

Par contre effectivement je vois souvent des sujets avec des charges faibles voir très faibles, moi de mon coté ça me parait énorme du coup mais je l’ai depuis plus de 6 ans et jamais de pb. Ma charge est en moyenne de 5, et monte parfois jusqu’à 18 ou 20

Après j’ai pas mal d’équipements ceci explique peut être cela:
567 equipements, 15923 commandes et 137 scénarios …

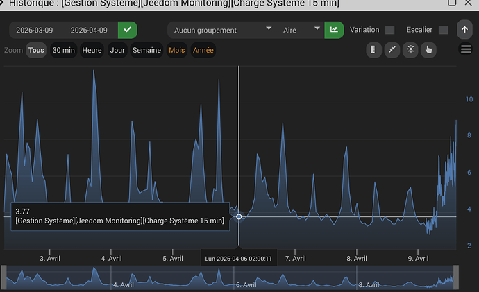
voici une capture de la charge sur 15 min, mais c’est comme ça depuis des années :crazy_face:

1 « J'aime »

Salut,
15 minutes du 3 au 9 avril ? C’est retour vers le futur! :wink:
Ton Atlas doit servir de complément de chauffage. T’as jeté un œil à la température CPU?

Le mien (6 cœurs), Nombre d’objets : 31, Nombre d’équipements : 346, Nombre de commandes : 4988, Nombre Zigbee : 91, Nombre scénarios : 50, Nombre de demon : 8

Page Santé


J’avais des pics de températures à 65 °C lors des pic de CPU à 5 et moyenne à 2.
Vu que Tonio16 le trouvais un peu haut, j’ai fait un peu de ménage et maintenant j’ai plutôt cela

J’ai fait un retour d’expérience du mien :