Salut,
15 minutes du 3 au 9 avril ? C’est retour vers le futur! ![]()
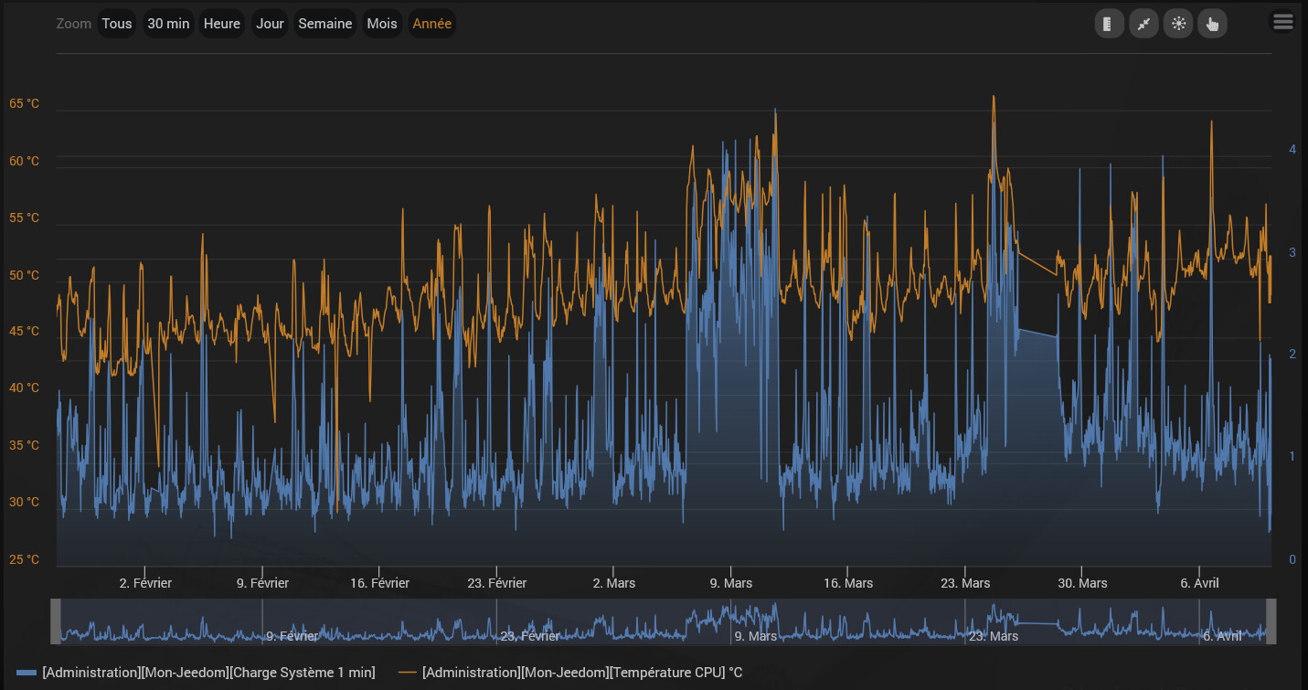
Ton Atlas doit servir de complément de chauffage. T’as jeté un œil à la température CPU?
Le mien (6 cœurs), Nombre d’objets : 31, Nombre d’équipements : 346, Nombre de commandes : 4988, Nombre Zigbee : 91, Nombre scénarios : 50, Nombre de demon : 8
J’avais des pics de températures à 65 °C lors des pic de CPU à 5 et moyenne à 2.
Vu que Tonio16 le trouvais un peu haut, j’ai fait un peu de ménage et maintenant j’ai plutôt cela
J’ai fait un retour d’expérience du mien :


