Bonjour à tous,
Je vous présente mon nouveau plugin permettant de créer des équipement pour afficher jusqu’à 4 graphiques simultanément avec pour chacun jusqu’à 10 courbes. On peut sélectionner la période sur laquelle récupérer les données puis afficher une partie de celles ci par un zoom sélectionnable avec navigation sur la plage de temps sélectionnée.
Possibilité de comparer les données d’une même commande soit d’une année sur l’autre soit pour un mois en particulier.
Possibilité d’avoir un timeLine ce qui est intéressant pour des données alphanumériques
Mise à jour automatique des données en fonction des cas.
…
Pour la doc (en cours de mise à jour):
A l’heure où j’écris ces lignes les versions béta et stable sont identiques en v0.27 toutes les deux.
Pas encore de changelog, je vais m’y mettre 
Quelques infos sur l’évolution depuis la demande de passage en stable: Présentation plugin jeeHistoGraph
En cours de développement:
- quelques corrections et aménagements pertinents demandés par des utilisateurs
- ajout de la possibilité de courbes en escalier
- essaie de développement d’une méthode alternative à la timeLine qui souffre de quelques limitations
1 « J'aime »
V1.0:
Pour fêter le passage en stable 
Béta et stable.
Les modifications touchent principalement le type de graphique « timeLine »:
- permettre un affichage vertical de la timeLine
- affichage de tous les labels y compris si chevauchement (donc lecture partielle à l’écran) ou seulement des labels qui ne se chevauchent pas et donc affichage seuelent du point pour les autres
- masquer l’infobulle si non nécessaire
3 « J'aime »
Infos:
doc stable
doc béta
changelog stable
changelog béta
v1.01
- mise à jour de la documentation
- mise à jour du readme
- correction de la mise à jour auto des courbes qui posaient qq soucis dans certains cas
- correction de la mise à jour des courbes de type timeLine
- réorganisation très légère de la page de configuration d’un équipement
- ajout d’une option pour ne pas afficher l’infobulle
Petit exemple d’une tuile avec 4 graphiques:
1 « J'aime »
Infos:
doc stable
doc béta
changelog stable
changelog béta
v1.10: en béta seulement en attendant les retours éventuels
- modification du positionnement des onglets
- quelques modifications esthétiques dans l’affichage des courbes et des axes
1 « J'aime »
Infos:
doc stable
doc béta
changelog stable
changelog béta
v1.20: en béta seulement en attendant les retours éventuels
- ajout option « variation » pour l’affichage de la variation d’une valeur dans le temps. ATTENTION: la variation est calculée pour TOUS les points d’une commande, pour avoir la variation de cette commande sur un intervalle déterminé par « regroupement » alors il faut donc demander à faire la somme de ces variations. Par exemple « Affichage des données = par heure » + « Valeur à afficher : somme » + V coché => variation par heure
- correction d’un bug lorsque les unités étaient vides
- modifications dans la page de configuration
2 « J'aime »
Infos:
doc stable
doc béta
changelog stable
changelog béta
v1.20: passage en stable
v2.00: en béta seulement en attendant les retours éventuels
-
Descente de certaines options du niveau graphique vers le niveau courbe: emplilement (stacking), affichage des données avec le mode de calcul associé.
-
réorganisation de l’ordre des colonnes du tableau des courbes
=> Si vous aviez utilisé des options qui sont descendues de niveau il faudra reprendre la configuration de l’équipement
1 « J'aime »
Infos:
doc stable
doc béta
changelog stable
changelog béta
v2.01: passage en stable et en béta
-
création auto de la commande ‹ refresh › (oubli de ma part)
-
correction d’un bug d’affichage des boutons du range selector lorsque le titre du graphique n’était pas affiché
-
ajout des graphiques 3D
-
ajout des options de zoom sur les axes X et Y (indépendamment)
1 « J'aime »
Infos:
doc stable
doc béta
changelog stable
changelog béta
v2.02: béta
-
ajout d’une option d’alignement du titre du graphique (gauche, centre, droite)
-
suppression des options de disposition « 2 colonnes » et « 2 lignes » (inutiles, déjà pris en compte dans les autres options)
-
permettre d’alterner le positionnement des axes Y (gauche/droite) en fonction de l’ordre d’apparition des unités
-
possibilité de choisir soit les couleurs par défaut d’Highcharts soit des couleurs personnalisées pour chaque courbe (option par graphique)
1 « J'aime »
Infos:
doc stable
doc béta
changelog stable
changelog béta
v2.03: béta
- correction du refresh widget qui ne fonctionnait plus
Infos:
doc stable
doc béta
changelog stable
changelog béta
v2.04: béta
- correction de la gestion du temps qui influençait les autres graph highcharts
2 « J'aime »
Pour info, la dernière mise à jour corrige l’influence qu’avait le plugin jeeHistoGraph sur les historique de jeedom mais en corrigeant cela j’ai ré introduit un décalage de 1h pour les courbes affichées dans highcharts. Je verrai à mon retour ce que je dois corriger.
Infos:
doc stable
doc béta
changelog stable
changelog béta
v2.05: béta
- ajout de l’option d’affichage ou non de la courbe d’un graph et non plus dépendant de l’attibution d’un libellé
- ajout de maxi / mini par unité (valeurs communes à toutes les courbes d’une même unité sur un même graphique)
- ajout d’une option de seuil d’attention (ligne horizontale fixe) par courbe (même couleur que la courbe)
- couleur par défaut de highchart définies avec les couleurs actuelles (verion non à jour dans jeedom)
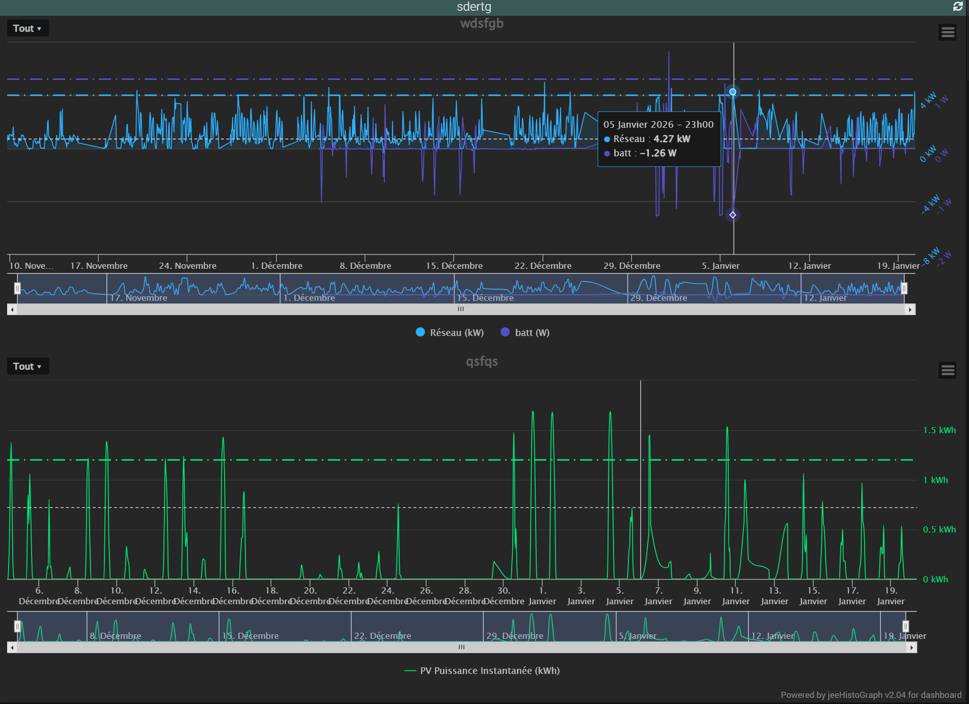
- possibilité de reporter les crosshairs entre graphiques, il faut au moins sélectionner 2 graphiques affichés pour que l’option soit active
Exemple avec 2 graphiques, lignes de seuil et crosshair entre eux:
2 « J'aime »
Infos:
doc stable
doc béta
changelog stable
changelog béta
v2.06: stable et béta
- meilleure gestion des fonds en couleur pour les graphiques 3D
- réorganisation du code, plus lisible pour moi mais invisible pour l’utilisateur
1 « J'aime »
Infos:
doc stable
doc béta
changelog stable
changelog béta
v2.07: stable et béta
- correction d’une erreur de saisie qui empéchait les graph de type timeline de s’afficher
- correction pour l’heure des graphiques de comparaison temporelle (oubli lors du passage en V2.04)
- meilleure gestion des fins de courbes sans données
- corrections de plusieurs problèmes de dates
1 « J'aime »