Bonjour à tous,
Je vous présente mon nouveau plugin permettant de créer des équipement pour afficher jusqu’à 4 graphiques simultanément avec pour chacun jusqu’à 10 courbes. On peut sélectionner la période sur laquelle récupérer les données puis afficher une partie de celles ci par un zoom sélectionnable avec navigation sur la plage de temps sélectionnée.
Quelques images:
- configuration d’un équipement pour 2 graphiques affichés:
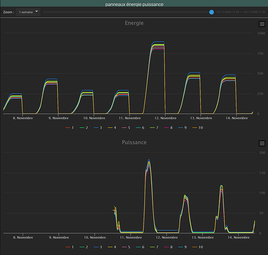
- 2 graphiques affichés avec chacun 10 courbes, période de 100 jours avec un zoom sur 1 semaine:
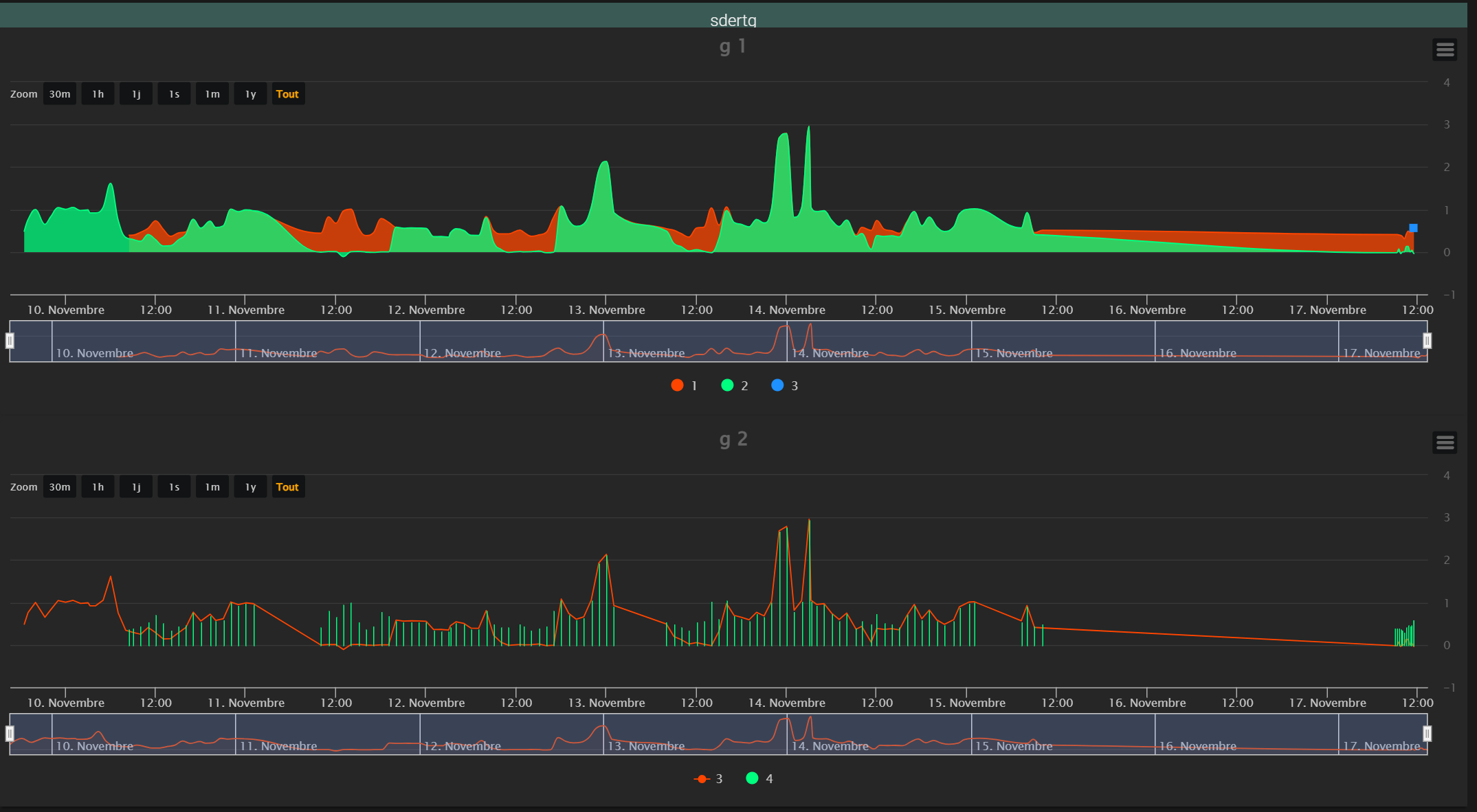
- 4 graphiques avec 2 courbes sur chaque, période de 5 jours avec zoom sur 1 heure
Voici les informations de ce nouveau plugin :
- Nom et id : jeeHistoGraph
- Il permet de faire: voir ci dessus
- Langages utilisés : php, js
- Utilise-t-il un démon ? non
- des dépendances particulières ? non
- des crons ? non
- Possède-t-il un panel dédié ? non
- Payant || gratuit ? gratuit
- Lien GitHub ou autre site de dépôt (si vous le souhaitez): GitHub - Noyax-37/jeeHistoGraph
14 « J'aime »
Bonjour à tous,
Pas mal d’évolution, merci à @Franck_jeedom pour son aide et ses tests.
J’avais oublié de le pousser sur le market, c’est maintenant chose faite. Plus qu’à attendre la validation par l’équipe Jeedom et il sera publié.
Pour ceux qui voudraient tester vous pouvez l’installer en version bêta par le market.
Page de configuration actuelle:
l’apparence de l’équipement avec 4 graphiques:
3 « J'aime »
Nouvelle version béta maintenant il y a en plus:
au niveau de la configuration:
- le type de courbe peut être définie soit au niveau global, soit au niveau de graphique ou soit au niveau de la courbe elle même (on peut réinitialiser chaque niveau individuellement)
- unité et coefficient modifiable : si toutes les courbes n’ont pas les même unités on peut adapter, il faut d’abord saisir l’unité à afficher puis saisir le coefficient à appliquer. Si l’unité n’est pas définie alors même s’il y a un coefficient de saisi il ne sera pas appliqué.
au niveau de l’affichage de l’équipement:
- ajout d’un sélecteur de zoom
- affichage maximisé sur l’espace disponible
- pas mal de bricoles…
J’attends maintenant la validation du plugin pour le passage en stable 
2 « J'aime »
Toujours en attendant la possibilité du passage en stable par l’équipe Jeedom, nouvelle version 0.14 avec ajout de fond dégradé et paasage de chart en StockChart.
Sortie de la v0.16, toujours en attente de la validation de jeedom pour passer en stable.
Pas mal de modifications, certaines en attentes de dev car j’ai un peu anticipé et je me suis planté 
Celles en attente concernent la période qui pourra être soit comme aujourd’hui en nombre de jour avec actualisation permanente à l’ajout de données dans la commande soit entre une date et aujourd’hui avec actualisation auto soit entre 2 dates.
3 « J'aime »
V0.17 avec prise en compte de la période au choix parmi 3 possibilités.
La même courbe avec des choix différents de période:
1 « J'aime »
v0.18:
Ajout de la possibilité de comparer des données d’une seules commande pour l’instant sur plusieurs années. J’ai encore qq trucs à finaliser mais comme je ne serai pas dispo avant jeudi je préfère vous permettre de voir ce que ça donne et comme ça vous pourrez me remonter d’éventuels problème (j’en connais déjà qq uns, par exemple pour l’instant cela donne de bons résultats avec 1 seul graphique par équipement, ça, ça va être facile à régler
)
Voici ce que ça donne sur plusieurs années, on peut choisir le mois de départ pour la comparaison:
2 « J'aime »
par rapport à la comparaison dont je parle ci dessus, pour l’instant cela prend uniquement la première commande et il faut que ce soit elle qui ait l’intégralité des données sur plusieurs années
V0.19 en béta lancée ce soir. Pas mal de corrections et d’amélioration (je pense
) . Merci à @Franck_jeedom pour ses retours et conseils.
Changelog:
- plus de barre de navigation pour le multi année, je n’arrivais pas à la faire fonctionner correctement et on peut largement s’en passer

- pas mal de choses cosmétiques
- nettoyage de la configuration de l’eqLogic lors de l’update => il se peut qu’il faille reprendre les configs de vos équipements
- suppression de certains options « globales » qui compliquaient lourdement le code.
- …
Merci pour vos retours
3 « J'aime »
V0.20 suivie de près par la v0.21…
Désolé pour l’erreur de codage 
V0.22:
- quelques corrections graphiques
- possibilité de choisir les infobulles soit regroupées dans une seule soit une infobulle par courbe
Merci à @jpty et à @Franck_jeedom pour leurs retours constructifs.
Voici ce que cela peut donner pour un équipement avec 4 graphiques affichés sur une seule colonne, le 1er graphique avec 2 courbes, le 2ème avec une seule courbe et comparaison du mois de mars de chaque année, le 3ème 1 seule courbe avec comparaison de chaque année en débutant les courbes au mois d’avril et le 4ème 1 seule courbe comparaison des années à partir de juin et avec un regroupement par mois en faisant la somme des valeurs de ce mois:
La même chose avec présentation en grille 2x2:
4 « J'aime »
Sans changement de version: ajout de l’aperçu de ce qui peut être affiché:
4 « J'aime »
Sans changement de version: correction problème encadrement de la zone graphique x dans la page de configuration et autoupdate qui poussait les premières valeurs à l’arrivée de nouvelles données
Pas de nouveau numéro de version:
- suppression des doublons dans la timeline
Voici ce que ça donne avec des valeurs textuelles:
3 « J'aime »