Upload massif de ma box vers internet

Bonjour,

Je constate que de temps en temps, ma box Jeedom Atlas se met à émettre des quantités faramineuses de données vers internet.
Ca peut durer plusieurs jours à plusieurs Mo/s, puis ca s’arrête.
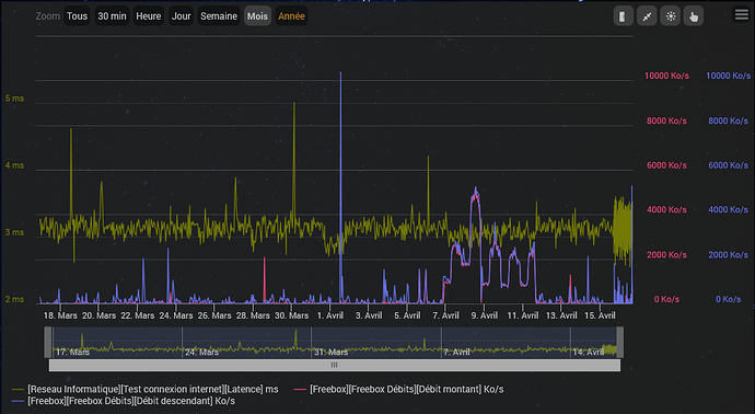
Ci-dessous un enregistrement pris sur le fait, est-ce que quelqu’un saurait de quoi il s’agit?

Honnêtement, c’est un peu flippant.

Commence par regarder dans le menu « Réglages => Système => Utilisateur » si tu as pas des connexions suspectes. Si tu vois des ip farfelues (localisation style chine, russe ou même US en vérifiant avec ce site), je te conseille très rapidement de sécuriser ton installation, en commençant par changer de mot de passe de ton compte !

Plusieurs hypothèses cependant :

  • Ton équipement qui historise le RX/TX n’est peut être pas configuré avec les bonnes unités (Mo au lieu de Ko par exemple)
  • Je suis étonné que le taux en réception et émission est quasi strictement identique. C’est assez bizarre et ça reflète pas une utilisation « normale » d’un téléchargement ou envoi. On fait rarement les deux en même temps avec exactement le même débit.
  • Sinon en gros consommateurs de data sur jeedom, je ne vois que les flux vidéo et la synchronisation vers le cloud.

Donc si tu as des caméras connectées à ton jeedom, commence par désactiver les équipements concernés pour voir si ça règle le soucis. Si ça stop, cela veut dire que quelqu’un ou quelque chose consomme tes flux vidéos.

Sinon, si tu as un plugin de synchronisation vers le cloud (par exemple copie de sauvegarde vers le drive de Google, Onedrive ou autre avec des plugin type « CloudSyncPro »), regarde si y’a pas un prob de configuration qui ferait que la synchro fasse n’importe quoi dans les deux sens (upload et download). Pour être sûr, désactive le plugin (si tu en as un) et regarde si ça continue.

Enfin, monitore tes taux d’upload et download au niveau de ta box internet. Si le débit augmente aussi à la sortie de ta connexion internet, cela veut dire que non seulement ta box atlas envoie/télécharge beaucoup, mais elle le fait depuis/à destination d’internet. Si tu ne vois rien de suspect en terme de débit depuis/vers l’exterieur, cela veut dire que c’est un autre périphérique de ton réseau local qui envoie/réceptionne de la donnée vers/depuis ta box atlas. (Ca veut pas dire non plus que cela puisse pas être un intrus connecté à ton wifi).

Bref, essaye de trouver la cause, car ça semble quand même assez suspect, sans vouloir faire mon alarmiste :sweat_smile:

1 « J'aime »

hey, je penche vraiment pour un problème d’unité car 9000MO vers internet c’est impossible c’a te fait un réseaux en100gbps et de souvenir jeedom atlas n’est quand 1gbps :slight_smile:

donc si c’est 53 Ko c’est pas grand chose :slight_smile:

Attention l’unité est un volume, pas un debit … Mo et pas mo/s,
Ca veut juste dire que tu as eu de gros téléchargements à un moment, mais en aucun cas que c’est constant.
Pour les baisses, il faudrait regarder le calcul de cette valeur… Est le nb de mon transférés sur 24h ?

Norbert

Hello.

En l’occurrence sur la courbe c’est plutôt 9000Mo en pointe par semaine (unité semaine en haut à gauche du graphique) ce qui in fine est possible techniquement en upload.
Ce qui est notable dans le diagnostic c’est que Tx = Rx et ça n’est pas dû au hasard. C’est me semble t il la piste à suivre pour trouver le bug.
Peut être un rebouclage sur le localhost qqpart ?

Bonjour,

Merci à tous pour vos commentaires et idées.
Je suis d’accord avec vous qu’il est vraiment étrange d’avoir exactement les mêmes débits en upload et en download.
J’ai vérifié que ca correspond effectivement à des débits sur ma freebox, et à priori vers internet, donc pas simplement sur mon réseau interne.
Maintenant que j’y repense, j’avais creusé le sujet en début d’année, et voici ce que j’avais trouvé.
Autre chose étrange, ca s’arrête au bout d’un moment, et tout revient normal ensuite pendant des semaines.
Est-ce que quelqu’un a aussi expérimenté ce phénomène ?

Juste pour mon information, tu as fait comment pour recuperer sur ta box le debit de donnees échangées ?
Je souhaiterais faire de meme avec ma box sfr.
Merci

C’est natif dans les Freebox. C’est clairement l’os le plus abouti des box Internet.

2 « J'aime »

juste une idee, as tu vérifié les données sur la freebox plutôt au lieu du plugin dans jeedom

Ben t’as trouvé, et ça faisait partie de l’une de mes hypothèses : un flux vidéo qui bouffe la bande passante.
Du coup je sais pas comment sont sécurisées tes caméras (je ne connais pas hikvision), mais ça pu ton flux vidéo qui part dans la nature (genre shodan ou insecam)…

Pour répondre à cddu33, oui, j’ai vérifié, mais ca passe par ma box Jeedom, c’est elle qui upload vers internet.
Pour répondre à Dreaky, c’est pourquoi, je ne suis pas sûr que mes caméras soient vraiment en cause, même si je peux aussi accéder à mon NVR directement depuis l’extérieur, sans passé par la box.

Depuis, le débit est retombé, mais il a tout de même duré plusieurs jours:


J’aimerais bien savoir d’où ca vient tout de même…

Et avec un outil de mesure précis open source comme Wireshark ?