Problème d'interaction entre Jeedom et modules

RPI5 Debian 12 ZwaveJS Jeedom version 4.5

Bonjour à tous,

Début juillet j’ai fait la migration d’Openzwave vers ZwaveJS, ainsi que Debian je suis passé à la version 12. L’installation c’est plutôt bien passée, la migration un peu plus l’laborieuse.

La récupération des Id nœud impeccable, c’est après j’avais beau réveillé mes modules (64 en tout), rien aucune récupération des modules ne fonctionnaient, j’ai patienté 2 semaines environs et d’un seul coup miracle ça a commencé à arriver (honnêtement je commençais à désespérer et je commençais à me dire qu’il va falloir que je fasse un ré appairage de chaque module, gros boulot comme vous pouvez vous l’imaginez).

Bref depuis fin juillet, je n’ai plus aucune information ou même d’interaction avec mes modules. Toutes mes actions de jeedom vers mes modules restent sans réponses, sans actions et vice versa.

Voici ce que j’ai dans le centre de message et ce pour tous les modules : « L’équipement : Lingerie Détecteur inondation avec le nodeId : 31, ne s’est pas reveillé au moins 4 fois. Il a peut être un problème (batterie ou autres). »

Des idées et solution ??? Je suis preneur !!!

Merci d’avance

Bonjour, désolé et merci d’avoir changé la rubrique de mon sujet.

Bonjour,

Il faudrait la page de configuration du plugin, les logs du plugin (tous) et la page Santé du plugin.

Tu as des modules qui sont branchés sur secteur ?
Pour les modules sur pile il faut les réveiller manuellement.

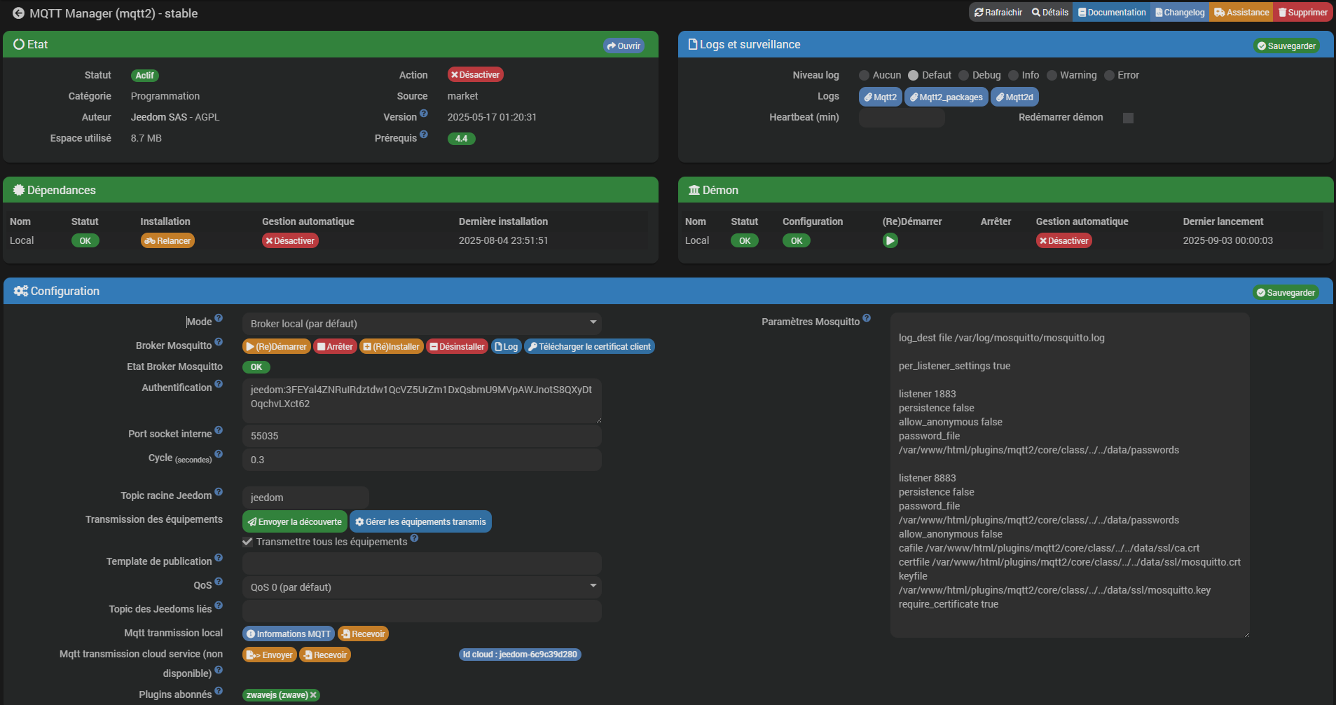
Page configuration du plugin et de mqtt2, logs, etc
Bref du concret.

Oui j’ai des modules sur secteur et idem aucune remontée. Ceux sur pile, je les ai réveillé et pareil rien comme retour sur Jeedom.

Déjà passé le port usb dans sa version by-id. Si tu ne connais pas, donne la liste des ports.

Bonjour,

Il manque encore les logs (à coller entre balises « texte préformaté »).

Capture d'écran 2025-09-03 210037

Voilà c’est fait, mais pas plus de résultat.

Pour « Il manque encore les logs (à coller entre balises « texte préformaté »). » Pourriez-vous m’expliquer comment faire, parfois je bug moi aussi désolé :shushing_face:

Capture d'écran 2025-09-03 210526

Le premier de la liste ou celle utile sur raspberry, c’est la même au final.

C’est bien ce que je me disais mais dans le doute j’essaie tout, je ne suis plus à ça prêt

Il y a plein de module dead ou en sommeil. Il faudrait reinterroger les noeuds. Ceux sur pile doivent être réveillé avant.

Antoine

Bizarrement quand je relance le demon de zwavejs, j’ai ma télécommande fibaro keyfob quand j’appui sur un ou plusieurs ou les différents boutons, j’ai une remonté d’info sur jeedom pendant 10 voir 15 secondes et puis plus rien. Mais aucun autre module ne répond même en réveillant les autres.

Petite précision, sur le RPI5 il n’y a que le contrôleur domotique de branché (AEON Labs Z‐Stick Gen5 USB Controller ZW090). Tout le reste est déconnecté.

Branché sur un port bleu ou noir ? Ralonge usb?