Bonjour,
Je reviens vers vous pour obtenir de l’aide - d’avance merci - dans la suite de mon sujet précédent (Update Plugin MQTT et Z2M échoués puis démon correspondants NOK), désolé mais je suis toujours débutant et je ne sais pas comment faire un lien vers un sujet précédent. Peut être comme cela Update Plugin MQTT et Z2M échoués puis Demon correspondants NOK - #25 par EGY.
Suite aux conseils prodigués, j’en suis arrivé au stade suivant (je ne vous cache pas après plusieurs recovery pour obtenir ce « tout au vert ») pour installer Debian 11, permettant de mettre à jour les plugins Z2M et MQTT à l’origine de mon problème (MAJ non compatibles avec Debian 10).
Cependant, et même si j’ai retrouvé théoriquement mon projet initial : RIEN NE FONCTIONNE
(essentiellement Commande de volet roulant et d’éclairage à base de matériel wiser de Schneider)
Et je n’ose plus toucher à rien car j’ai eu plusieurs voire de nombreuses déconvenues en redémarrant après avoir enlever la clé Récovery (en respectant les procédures (de la communauté, de Domadoo, etc…), puis en rechargeant ma sauvegarde pour retrouver mon projet, etc…
Bref, j’en suis là et je suis complètement coincé HELP, please !
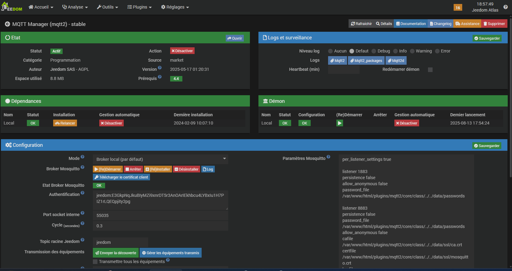
Voici mes logs et autres captures d’écran.
| --- | --- | --- | --- | --- | --- |
||2025-08-13 07:03:02|z2m|Erreur exécution de la commande [Entrée][VR_Entree][Ouvrir] : {"state":"nok","result":"Invalid apikey"}|[Log z2m](http://192.168.1.165/index.php?v=d&p=log&logfile=z2m)||
||2025-08-13 07:03:02|z2m|Erreur exécution de la commande [Séjour][VR_Pt_sejour][Ouvrir] : {"state":"nok","result":"Invalid apikey"}|[Log z2m](http://192.168.1.165/index.php?v=d&p=log&logfile=z2m)||
||2025-08-13 07:03:02|z2m|Erreur exécution de la commande [Séjour][VR_Gd_Sejour][Ouvrir] : {"state":"nok","result":"Invalid apikey"}|[Log z2m](http://192.168.1.165/index.php?v=d&p=log&logfile=z2m)||
||2025-08-12 20:50:05|virtual|Erreur pour [Aucun][Jeedom interne] : [MySQL] Error code : 42S02 (1146). Table 'jeedom.update' doesn't exist : SELECT count(*) FROM `update` WHERE `status`="update" AND `configuration` NOT LIKE :configuration|[Log virtual](http://192.168.1.165/index.php?v=d&p=log&logfile=virtual)||
||2025-08-12 20:50:01|scenario|Erreur sur scenario::control() : [MySQL] Error code : 42S02 (1146). Table 'jeedom.scenario' doesn't exist : SELECT `s`.`id`, `s`.`name`, `s`.`isActive`, `s`.`group`, `s`.`mode`, `s`.`schedule`, `s`.`scenarioElement`, `s`.`trigger`, `s`.`timeout`, `s`.`object_id`, `s`.`isVisible`, `s`.`display`, `s`.`order`, `s`.`description`, `s`.`configuration` FROM scenario s INNER JOIN object ob ON s.object_id=ob.id ORDER BY ob.name, s.group, s.name|[Log scenario](http://192.168.1.165/index.php?v=d&p=log&logfile=scenario)||
||2025-08-12 20:50:01|scenario|Erreur sur scenario::check() : [MySQL] Error code : 42S02 (1146). Table 'jeedom.scenario' doesn't exist : SELECT `id`, `name`, `isActive`, `group`, `mode`, `schedule`, `scenarioElement`, `trigger`, `timeout`, `object_id`, `isVisible`, `display`, `order`, `description`, `configuration` FROM scenario WHERE `mode` != "provoke" AND `mode` != "" AND `schedule` != "" AND isActive=1|[Log scenario](http://192.168.1.165/index.php?v=d&p=log&logfile=scenario)||
||2025-08-12 20:49:06|scenario|Erreur sur scenario::control() : [MySQL] Error code : 42S02 (1146). Table 'jeedom.scenario' doesn't exist : SELECT `s`.`id`, `s`.`name`, `s`.`isActive`, `s`.`group`, `s`.`mode`, `s`.`schedule`, `s`.`scenarioElement`, `s`.`trigger`, `s`.`timeout`, `s`.`object_id`, `s`.`isVisible`, `s`.`display`, `s`.`order`, `s`.`description`, `s`.`configuration` FROM scenario s INNER JOIN object ob ON s.object_id=ob.id ORDER BY ob.name, s.group, s.name|[Log scenario](http://192.168.1.165/index.php?v=d&p=log&logfile=scenario)||
||2025-08-12 20:49:02|scenario|Erreur sur scenario::check() : [MySQL] Error code : 42S02 (1146). Table 'jeedom.scenario' doesn't exist : SELECT `id`, `name`, `isActive`, `group`, `mode`, `schedule`, `scenarioElement`, `trigger`, `timeout`, `object_id`, `isVisible`, `display`, `order`, `description`, `configuration` FROM scenario WHERE `mode` != "provoke" AND `mode` != "" AND `schedule` != "" AND isActive=1|[Log scenario](http://192.168.1.165/index.php?v=d&p=log&logfile=scenario)||
||2025-08-12 20:48:01|scenario|Erreur sur scenario::control() : [MySQL] Error code : 42S02 (1146). Table 'jeedom.scenario' doesn't exist : SELECT `s`.`id`, `s`.`name`, `s`.`isActive`, `s`.`group`, `s`.`mode`, `s`.`schedule`, `s`.`scenarioElement`, `s`.`trigger`, `s`.`timeout`, `s`.`object_id`, `s`.`isVisible`, `s`.`display`, `s`.`order`, `s`.`description`, `s`.`configuration` FROM scenario s INNER JOIN object ob ON s.object_id=ob.id ORDER BY ob.name, s.group, s.name|[Log scenario](http://192.168.1.165/index.php?v=d&p=log&logfile=scenario)||
||2025-08-12 20:48:01|scenario|Erreur sur scenario::check() : [MySQL] Error code : 42S02 (1146). Table 'jeedom.scenario' doesn't exist : SELECT `id`, `name`, `isActive`, `group`, `mode`, `schedule`, `scenarioElement`, `trigger`, `timeout`, `object_id`, `isVisible`, `display`, `order`, `description`, `configuration` FROM scenario WHERE `mode` != "provoke" AND `mode` != "" AND `schedule` != "" AND isActive=1|[Log scenario](http://192.168.1.165/index.php?v=d&p=log&logfile=scenario)||
||2025-08-12 20:47:02|scenario|Erreur sur scenario::control() : [MySQL] Error code : 42S02 (1146). Table 'jeedom.scenario' doesn't exist : SELECT `s`.`id`, `s`.`name`, `s`.`isActive`, `s`.`group`, `s`.`mode`, `s`.`schedule`, `s`.`scenarioElement`, `s`.`trigger`, `s`.`timeout`, `s`.`object_id`, `s`.`isVisible`, `s`.`display`, `s`.`order`, `s`.`description`, `s`.`configuration` FROM scenario s INNER JOIN object ob ON s.object_id=ob.id ORDER BY ob.name, s.group, s.name|[Log scenario](http://192.168.1.165/index.php?v=d&p=log&logfile=scenario)||
||2025-08-12 20:47:01|scenario|Erreur sur scenario::check() : [MySQL] Error code : 42S02 (1146). Table 'jeedom.scenario' doesn't exist : SELECT `id`, `name`, `isActive`, `group`, `mode`, `schedule`, `scenarioElement`, `trigger`, `timeout`, `object_id`, `isVisible`, `display`, `order`, `description`, `configuration` FROM scenario WHERE `mode` != "provoke" AND `mode` != "" AND `schedule` != "" AND isActive=1|[Log scenario](http://192.168.1.165/index.php?v=d&p=log&logfile=scenario)||
||2025-08-12 11:30:03|z2m|Attention je pense qu'il y a un soucis avec le démon que j'ai relancé plus de 3 fois consécutivement|[Log z2m](http://192.168.1.165/index.php?v=d&p=log&logfile=z2m)|827|
||2025-08-12 11:24:02|update|De nouvelles mises à jour sont disponibles : mqtt2,z2m|[Centre de mise à jour](http://192.168.1.165/index.php?v=d&p=update)|3|
||2025-08-11 07:20:01|starting|Erreur sur la connexion au market : Erreur curl sur : https://market.jeedom.com/core/api/api.php. Détail :Could not resolve host: market.jeedom.com|[Log starting](http://192.168.1.165/index.php?v=d&p=log&logfile=starting)|2|
||2025-08-05 00:00:04|z2m|Nouvelle version de Zigbee2MQTT disponible : 2.6.0 (Relancez les dépendances du plugin Jeezigbee pour effectuer la mise à jour)|||
Plugin Z2M
MQTT
Un grand merci d’avance.
Eric
Informations Jeedom Atlas Recovery
Core : 4.4.12 (master)
DNS Jeedom Atlas Recovery : oui
Plugin : Z-Wave JS
Version : 2024-11-16 01:03:20 (stable)
Statut Démon : Stoppé - (Inconnue)






