HUE Pro | Etat des ampoules

Bonjour,

Je viens de migrer vers le nouveau pont Hue Pro.
Tout s’est correctement déroulé par contre je n’ai pas l’état des lumières, ni les valeurs de luminosité. J’ai d’autres ponts (non Pro) dans mon installations, ces valeurs remontent correctement sur ces ponts.

J’ai essayé de supprimer dans Jeedom une ampoule, puis j’ai fait une nouvelle synchro mais ça ne fonctionne toujours pas.
Est-ce-qu’une personne qui possède un pont Pro peux regarder ?

Merci pour le retour.

Bonjour

Idéalement donnez aussi votre page santé jeedom, page de configuration du plugin et les logs du plugins pour le pont pro quand vous faites une action.

Antoine

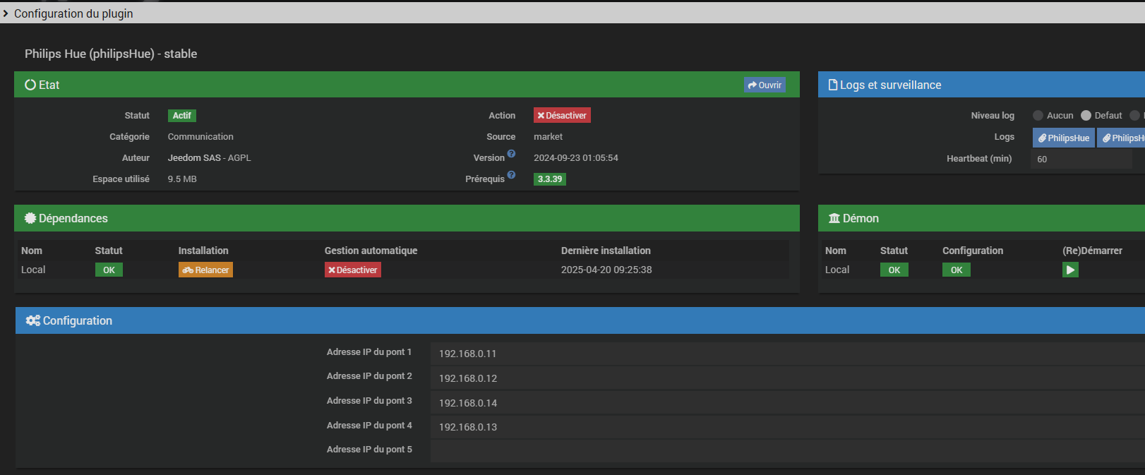
Concernant la config du plugin, tout parait OK

idem pour la page santé

Je ne vois pas comment partager un log qui ne concerne que le pont Pro.

J’ai un pont Hue Pro et toutes les fonctionalités idenitques au pont v2 fonctionnent sans soucis.

Par contre, j’ai migré mon v2 vers Hue Pro. Et j’ai fait un reset du v2. Je ne sais pas si cela pourrait être la raison.

Merci @Korhan27 pour la réponse
Je vais essayer mais je suis septique étant donné que le pont V2 que j’ai migré n’est plus renseigné dans la page de config du plugin.

J’ai supprimé toutes les ampoules + pont, j’ai fait à nouveau une synchro, j’ai le même phénomène. Sur un autre pont (non Pro), l’état remonte correctement.

Sans logs, on avancera pas bien vite, voir pas du tout dans la compréhension du problème.

Antoine

@Tonio16
Je comprends vos demandes de log.
Ce n’est juste parfois pas toujours aisé d’indiquer les bonnes infos qui pourraient aider.
Je cherche, je fais des essais, finalement un truc peut-être tout bête, je relance les dépendances et tout rentre dans l’ordre. Merci de vous avoir intéresser au sujet …

Ce sujet a été automatiquement fermé après 24 heures suivant le dernier commentaire. Aucune réponse n’est permise dorénavant.