Ajout équipement thermostat MOES ZHT-S03

Bonjour,
Devant remplacer mon vieux thermostat ELM LEBLANC je voudrais installer le MOES ZHT-S03 thermostat Zigbee Tuya.
J’arrive à faire un appairage avec ma box Atlas zigbee2mqtt. Mais dans zigbee2mqtt l’appareil est marqué « Non pris en charge » et dans JeeZigbee l’équipement n’a qu’une seule commande indiquant la date ; et l’onglet Expose de zigbee2mqtt est complètement vide.
Or sur le site Zigbee2mqtt le dispositif Moes ZHT-S03 semble bien être pris en charge : https://www.zigbee2mqtt.io/devices/ZHT-S03.html
Domadoo m’a assuré que ce thermostat s’intégrerait dans Jeedom via zigbee2mqtt…

Quelqu’un pourrait peut-être m’aider ? Merci d’avance.

Marc

Jeedom : 4.5.1
Zigbee2mqtt : 1.42.0

Bonjour

Il faut mettre à jour zigbee2mqtt, vous êtes sur la version 1.42.0 alors que l’actuelle est 2.7.1.

Comme vous ne donnez pas la page configuration de jeezigbee, on ne sait pas pourquoi vous êtes bloqué en 1.42.0. Probablement car sous ezsp et non ember. Voir ce fil

Antoine

Bonjour et merci pour votre message.

Voici la configuration de JeeZigbee :

En février dernier, j’ai tellement galéré pour faire la grosse mise à jour Debian + Jeedom et passer à zigbee2mqtt que je n’ai plus fait aucune mise à jour d’aucun plugin et de Jeedom. La nuit dernière je suis passé de Jeedom 4.19 à 4.51 et j’ai également mis à jour les plugins en particulier zigbee2mqtt. J’espère ne pas avoir fait de bêtises…
Je vais regarder le fil que vous me conseillez. Mais je vous dit que j’ai une terrible trouille de repartir dans des galères infernales…

4.4.19 et 4.5.1

Vous pouvez essayer tel que en mettant 2.6.3 dans la page configuration pour la version zigbee2mqtt, sauvegarder, puis lancer les dépendances .

1 « J'aime »

Oui, tout à fait, désolé…

Bon j’ai fait ça… j’espère que c’était ce qu’il fallait faire… et zifbee2mqtt est passé de 1.42 à 2.7.1 :

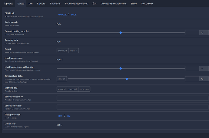
Et cerise sur le gâteau l’appareil MOES ZHT-S03 semble complètement repéré (il faut que je vérifie encore…) et ça donne ça :

et ça dans Expose

Et dans l’équipement Jeedom j’ai plein de commandes, y’a du boulot !

Merci beaucoup Antoine !!!

Je suis donc resté en EZSP mais en voulant passer au moins en 2.6.3 je suis passé de la 1.42 à la plus grande version disponible 2.7.1

Encore merci…

Marc

1 « J'aime »

Désolé de vous mettre à contribution…

Je viens de revenir sur mon ordi, et lorsque je veux accéder à nouveau à la page de zigbee2mqtt il y a un petit affichage que je n’avais jamais vu avant (et que j’attribue donc à la mise à jour faite ce matin…) :
Auth
Token

J’ai essayé plein de MdP… je ne sais pas ce qu’il me demande !!!

Pouvez-vous me guider ? Merci

Marc

Désolé… Ca y est je l’ai trouvé…
Pourquoi dois-je le fournir maintenant ? Est-il possible d’automatiser l’opération ?
Du coup je viens d’apercevoir la nouvelle présentation de la version 2.7.1, y’a du changement !!!

Normalement une fois rentré une fois plus besoin de le remettre, sauf gros changement (je crois que j’ai eu eu le cas lors d’une évolution de version de debian qui a entraîné un changement d’ip local de la box). Et peut-être quand tu accèdes à la page depuis un nouveau pc.

1 « J'aime »

Ce sujet a été automatiquement fermé après 24 heures suivant le dernier commentaire. Aucune réponse n’est permise dorénavant.