Bonjour,
Je viens de rajouter un équipement sur mon plugin, et je n’arrive pas à comprendre pourquoi le graphe m’indique des valeurs négatives sur la puissance instantanée, alors que dans la configuration de l’équipement il y a bien une valeur positive quand on fait le test? J’ai déjà intégré plusieurs équipements et je n’ai jamais eu ce problème. Pouvez vous m’aider à résoudre mon problème? Merci
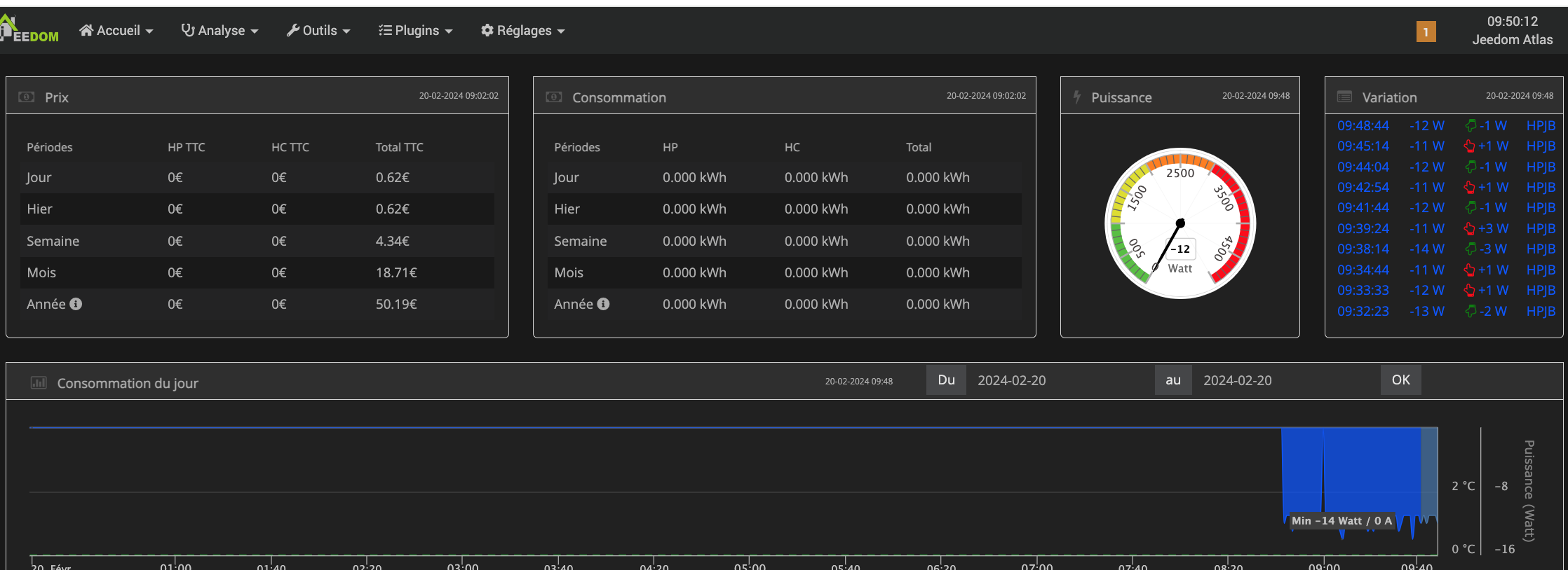
Pourtant cela semble bien être négatif. Dixit le tableau des variations.
Tu peux montrer comment est paramétré ton équipement
J’ai trouvé, la commande d’entrée « Etat » renvoyait un -1 au lieu de 1, ce qui avait apparemment comme effet de mettre une puissance négative. Il doit y avoir dans le programme une multiplication de Etat x Puissance, il fallait y penser.
A plus
Oui cas l’état peu servir de variateur en cas de puissance fixe comme pour une lampe
Ce sujet a été automatiquement fermé après 24 heures suivant le dernier commentaire. Aucune réponse n’est permise dorénavant.

