Bonjour à tous,
Est-il possible de changer la couleur de nos graphiques sur la V4?
Merci !
Alex
Bonjour à tous,
Est-il possible de changer la couleur de nos graphiques sur la V4?
Merci !
Alex
Bonjour à tous,
Petit UP du sujet.
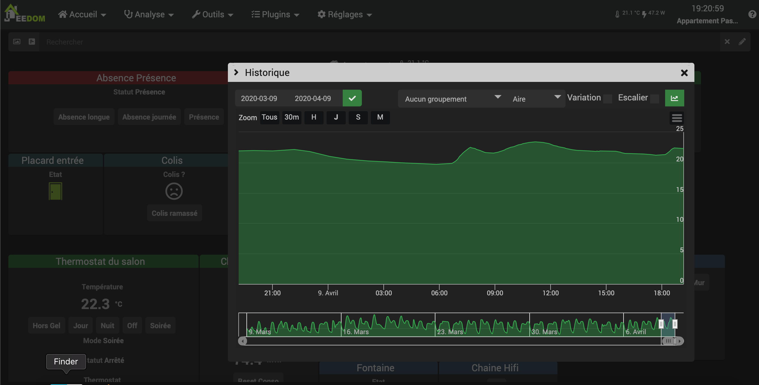
Pour info complémentaire, je souhaite surtout changer la couleur de la courbe sur un graphique ouvert depuis le dashboard.
Merci de vos réponses !
Bon alors j’ai trouvé et je m’épate moi même étant un quiche en code!
Donc pour les autres quiches comme moi, voici la solution:
Je me suis aidé de ce lien et surtout la partie au début à propos de l’outil de développement des navigateurs: https://kiboost.github.io/jeedom_docs/jeedomV4Tips/Interface/fr_FR/#changer-certaines-couleurs-de-linterface
Il faut donc rajouter dans la personnalisation avancée (Réglages → Système → Personnalisation avancée):
:root
.md_history .highcharts-area{
fill: rgba(46,176,75,0.1);
}
.md_history .highcharts-point {
fill: rgba(46,176,75,0.60);
}
.md_history .highcharts-graph {
stroke: rgba(46,176,75,1);
}
« fill » représente le remplissage du graph pour une aire par exemple.
« stroke » représente la ligne
Pour changer la couleur et l’opacité il faut changer la partie entre parenthèse « rgba(R,G,B,A) »
R,G,B pour les couleurs RGB et A pour la transparence (entre 0 et 1).
Voici le rendu :
Ce sujet a été automatiquement fermé après 24 heures suivant le dernier commentaire. Aucune réponse n’est permise dorénavant.