Module HANK DoorWindow Sensor (HKZW-DWS01) Modèle Unknown product 0xXXXX - 0xXXXX

Bonjour,
Ce module HANK DoorWindow Sensor (HKZW-DWS01)
est découvert comme modèle Unknown product 0xXXXX - 0xXXXX
et les valeurs batterie/état et sabotage ne remontent pas comme commande ou info
Auparavant, openzwave gérait correctement ces valeurs.
Sur le Zwave JS UI, on voit bien un rafraichissement open/close et batterie, mais dans jeedom ces états ne sont pas visibles.
Avez-vous une solution à proposer (mise à jour référentiel) ?
merci

Jeedom 4.4.6
Debian 11 sur RPI4
zwavejs version stable (testé aussi avec la version beta)


Informations Jeedom

Core : 4.4.6 (V4-stable)
DNS Jeedom : non

Plugin : Z-Wave JS
Version : 2024-05-21 01:03:16 (stable)
Statut Démon : Démarré - (2024-05-29 14:15:24)

Bonsoir.

Testez une inclusion non sécurisé. Ce module semble bien pris en charge par le plugin.

Source :

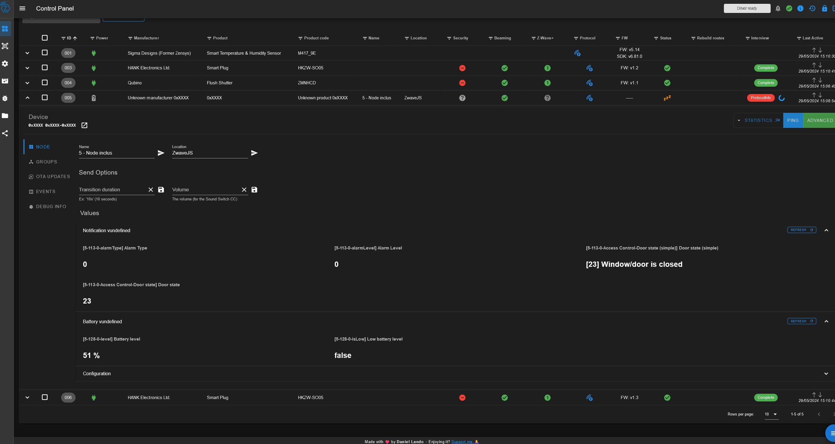
par contre les valeurs open=22 et close=23 visible dans Zwave JS UI ne correspondent pas dans ce fichier :

/var/www/html/plugins/zwavejs/resources/zwave-js-ui/node_modules/@zwave-js/config/config/devices/0x0208/hkzw-dws01.json


{
        "manufacturer": "HANK Electronics Ltd.",
        "manufacturerId": "0x0208",
        "label": "HKZW-DWS01",
        "description": "Door and Window Sensor",
        "devices": [
                {
                        "productType": "0x0200",
                        "productId": "0x0008"
                },
                {
                        "productType": "0x0201",
                        "productId": "0x0008"
                }
        ],
        "firmwareVersion": {
                "min": "0.0",
                "max": "255.255"
        },
        "paramInformation": [
                {
                        "#": "14",
                        "$import": "~/templates/master_template.json#base_enable_disable",
                        "label": "Send Basic Set to Group 2"
                },
                {
                        "#": "15",
                        "label": "Value of Basic Set",
                        "valueSize": 1,
                        "defaultValue": 0,
                        "allowManualEntry": false,
                        "options": [
                                {
                                        "label": "Send 255 when open",
                                        "value": 0
                                },
                                {
                                        "label": "Send 0 when open",
                                        "value": 1
                                }
                        ]
                },
                {
                        "#": "32",
                        "label": "Level for Low Battery Alarm",
                        "description": "Adjust the percent of battery left before a low battery level alarm is sent",
                        "valueSize": 1,
                        "unit": "Battery %",
                        "minValue": 10,
                        "maxValue": 50,
                        "defaultValue": 20
                }
        ]
}

Ci joint les captures d’écran de openzwave pour cet équipement :










C’est quoi la question ?

La gestion zwave est différente entre openzwave et zwave-js-ui.

Le mieux me semble ici de regarder dans le frontend de zwave-js-ui comment votre dispositif est géré par lui.

Antoine

Bonjour, Dans mon premier post initial j’ai fait une capture de zwaze JS UI close=23 et le retour de la batterie. Cela fonctionne bien : on passe correctement de open=22 a close=23 si on manipule le détecteur de porte. Par contre zwave JS Ui ne détecte pas le modèle tout comme dans Jeedom. Et de plus jeedom ne remonte aucune valeur état, sabotage et batterie. Je ne sais pas dans quel référentiel il y a un problème. Est ce un json quelque part ?
Impossible de créer un ticket au support Jeedom car le plugin est gratuit.
Qui peut m’aider ?

Bon, j’ai réussi en ajoutant avec le crayon disponible dans le menu valeur du noeud dans Jeedom.
La reconnaissance automatique ne fonctionne pas et c’est bien dommage.




Door_Sensor_open_close

1 « J'aime »

Ce sujet a été automatiquement fermé après 24 heures suivant le dernier commentaire. Aucune réponse n’est permise dorénavant.