Enregistrement aberrant

Bonsoir à tous,

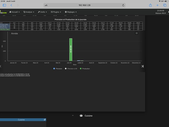
Depuis la mise en place du plugin Solcast j’ai une mesure aberrante qui s’est glissée au tout début de la mise en service. Comme vous pouvez le voir j’ai une production de plus de 45 560 00 Wh en juin ! Avez vous une solution pour effacer cette donnée ? De plus cette enregistrement énorme m’écrase les autres enregistrements de juillet.
Merci à tous.

Bonjour,
Tu n’as pas essayé ici ?

1 « J'aime »

Bonsoir

C’est tout à fait normal car le plugin ce base sur votre index de production et celui ci correspond donc forcément au total du compteur de production

Du coup la première fois le plugin le récupère en état

La solution la plus simple est la proposition de @rennais35000

Bonjour,

super ça a fonctionné.

merci

Ce sujet a été automatiquement fermé après 24 heures suivant le dernier commentaire. Aucune réponse n’est permise dorénavant.