Eau - Plus de variation depuis changement capteur

Bonjour,
J’utilise le pugin suivi conso pour suivra ma conso d’eau.
Jusqu’à aujourd’hui j’utilisais un capteur de porte Zigbee Aqara qui envoyait une impulsion à chaque rotation du compteur.
Depuis ce jour, je suis passé à un transmetteur Zipulse.
J’ai donc changé la source des pulses.
Ceci a été fait à 14h et je ne vois plus aucune variation :

Pourtant la configuration est ok :

Et les pulses remontent bien :


Je précise que le Zipulse ayant été acheté d’occasion la conso n’est pas partie de 0.

J’ai cherché sur le forum mais je ne trouve pas de cas similaire me permettant de comprendre pourquoi cela ne fonctionne pas.

Merci par avance.

Bonsoir,

La consommation n’est pas partie à zéro mais il est très probable que la valeur soit inférieure à celle de ton ancien module du coup je pense que le plugin ne voit plus de consommation.

Laisse comme ça et regarde à partir de demain, ça devrait aller mieux.

1 « J'aime »

Merci.
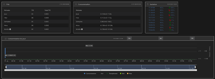
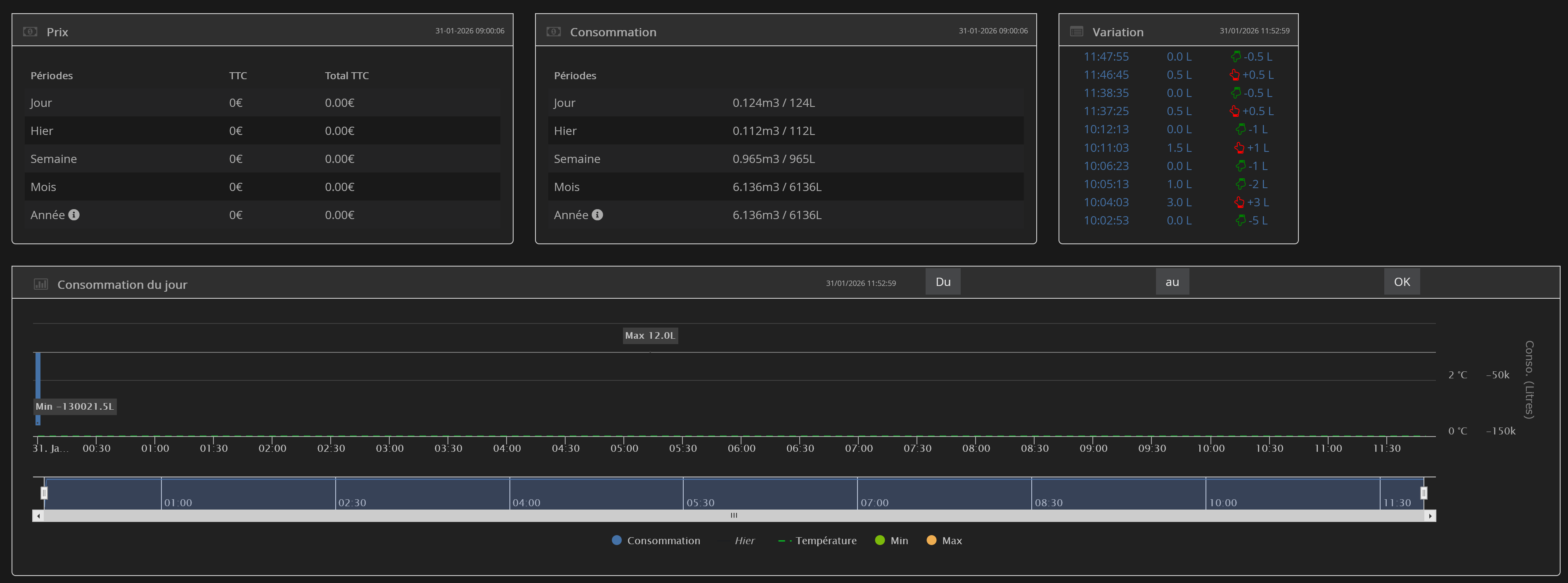
Les variations bougent depuis ce matin mais pas de façon cohérente, cf ci dessous.
En outre le graphe est complètement anormal:

Alors que pour autant, la valeur renvoyée par le Zipulse est bien positive et en augmentation constante :

Moi je trouve au contraire que c’est complètement normal, puisque le tableau des variation affiche justement des variations.
Ce qui pose encore problème c’est la valeur de départ de la journée à -130021,5 l. Un reste de ton index précédent. Je pense qu’il faut attendre une journée de plus pour que ça comptabilise quelque chose.
Ou sinon, si tu es impatient, supprimer les valeurs déconnantes de debut de journée dans la table conso_teleinfo

Ok, merci concernant les variations, je comprends mieux.
Il reste en effet que la valeur du graphique est étrange.
Comment puis je corriger ceci ?

Avec le tuto présent dans la documentation du plugin (Faq) ou bien avec le correcteur.

Tu peux afficher les valeurs de conso_teleinfo ici histoire que je vérifie que ce que j’ai affirmé est bien vrai

1 « J'aime »

Ok merci
Cette table ?

Oui c’est çà. Dans search, tu peux mettre le numéro de l’équipement pour filtrer. Et il faudrait te positionner en debut de journée.

Voici la partie demandée:


J’ai mis à 0 la valeur à -260043, il semble que se soit ok.
C’était bien la bonne chose à faire ?
Merci

oui c’est bien pour la partie consommation du jour le reste devrait rouler maintenant. Cela confirme que l’index du nouveau module était bien inférieur à celui de l’ancien

1 « J'aime »

Ok merci pour ton aide

Ce sujet a été automatiquement fermé après 24 heures suivant le dernier commentaire. Aucune réponse n’est permise dorénavant.