Bonjour,
je n’arrive pas à paramétrer mon NSPanelPro120 pour qu’il publié les données qu’il collecte bien
Config mqtt du nspanel
Dans le log de mqtt je ne vois même pas la tentative rejetée
1761812508: Client local.cloud-alaingew67-jeedom-B18M2Dhb disconnected: Protocol error.
1761812528: Connecting bridge (step 1) alaingew67-jeedom-RCdONWnB (mqtt.jeedom.com:8883)
1761812529: Connecting bridge (step 2) alaingew67-jeedom-RCdONWnB (mqtt.jeedom.com:8883)
1761812529: OpenSSL Error[0]: error:1416F086:SSL routines:tls_process_server_certificate:certificate verify failed
1761812529: Client local.cloud-alaingew67-jeedom-B18M2Dhb disconnected: Protocol error.
1761812560: Connecting bridge (step 1) alaingew67-jeedom-RCdONWnB (mqtt.jeedom.com:8883)
1761812560: Connecting bridge (step 2) alaingew67-jeedom-RCdONWnB (mqtt.jeedom.com:8883)
1761812560: OpenSSL Error[0]: error:1416F086:SSL routines:tls_process_server_certificate:certificate verify failed
1761812560: Client local.cloud-alaingew67-jeedom-B18M2Dhb disconnected: Protocol error.
1761812590: Connecting bridge (step 1) alaingew67-jeedom-RCdONWnB (mqtt.jeedom.com:8883)
1761812591: Connecting bridge (step 2) alaingew67-jeedom-RCdONWnB (mqtt.jeedom.com:8883)
1761812591: OpenSSL Error[0]: error:1416F086:SSL routines:tls_process_server_certificate:certificate verify failed
1761812591: Client local.cloud-alaingew67-jeedom-B18M2Dhb disconnected: Protocol error.
1761812621: Connecting bridge (step 1) alaingew67-jeedom-RCdONWnB (mqtt.jeedom.com:8883)
1761812622: Connecting bridge (step 2) alaingew67-jeedom-RCdONWnB (mqtt.jeedom.com:8883)
1761812622: OpenSSL Error[0]: error:1416F086:SSL routines:tls_process_server_certificate:certificate verify failed
1761812622: Client local.cloud-alaingew67-jeedom-B18M2Dhb disconnected: Protocol error.
1761812653: Connecting bridge (step 1) alaingew67-jeedom-RCdONWnB (mqtt.jeedom.com:8883)
1761812653: Connecting bridge (step 2) alaingew67-jeedom-RCdONWnB (mqtt.jeedom.com:8883)
1761812653: OpenSSL Error[0]: error:1416F086:SSL routines:tls_process_server_certificate:certificate verify failed
1761812653: Client local.cloud-alaingew67-jeedom-B18M2Dhb disconnected: Protocol error.
1761812683: Connecting bridge (step 1) alaingew67-jeedom-RCdONWnB (mqtt.jeedom.com:8883)
1761812684: Connecting bridge (step 2) alaingew67-jeedom-RCdONWnB (mqtt.jeedom.com:8883)
1761812684: OpenSSL Error[0]: error:1416F086:SSL routines:tls_process_server_certificate:certificate verify failed
1761812684: Client local.cloud-alaingew67-jeedom-B18M2Dhb disconnected: Protocol error.
1761812715: Connecting bridge (step 1) alaingew67-jeedom-RCdONWnB (mqtt.jeedom.com:8883)
1761812715: Connecting bridge (step 2) alaingew67-jeedom-RCdONWnB (mqtt.jeedom.com:8883)
1761812715: OpenSSL Error[0]: error:1416F086:SSL routines:tls_process_server_certificate:certificate verify failed
1761812715: Client local.cloud-alaingew67-jeedom-B18M2Dhb disconnected: Protocol error.
1761812746: Connecting bridge (step 1) alaingew67-jeedom-RCdONWnB (mqtt.jeedom.com:8883)
1761812746: Connecting bridge (step 2) alaingew67-jeedom-RCdONWnB (mqtt.jeedom.com:8883)
1761812746: OpenSSL Error[0]: error:1416F086:SSL routines:tls_process_server_certificate:certificate verify failed
1761812746: Client local.cloud-alaingew67-jeedom-B18M2Dhb disconnected: Protocol error.
1761812776: Connecting bridge (step 1) alaingew67-jeedom-RCdONWnB (mqtt.jeedom.com:8883)
1761812777: Connecting bridge (step 2) alaingew67-jeedom-RCdONWnB (mqtt.jeedom.com:8883)
1761812777: OpenSSL Error[0]: error:1416F086:SSL routines:tls_process_server_certificate:certificate verify failed
1761812777: Client local.cloud-alaingew67-jeedom-B18M2Dhb disconnected: Protocol error.
1761812808: Connecting bridge (step 1) alaingew67-jeedom-RCdONWnB (mqtt.jeedom.com:8883)
1761812808: Connecting bridge (step 2) alaingew67-jeedom-RCdONWnB (mqtt.jeedom.com:8883)
1761812808: OpenSSL Error[0]: error:1416F086:SSL routines:tls_process_server_certificate:certificate verify failed
1761812808: Client local.cloud-alaingew67-jeedom-B18M2Dhb disconnected: Protocol error.
1761812838: Connecting bridge (step 1) alaingew67-jeedom-RCdONWnB (mqtt.jeedom.com:8883)
1761812839: Connecting bridge (step 2) alaingew67-jeedom-RCdONWnB (mqtt.jeedom.com:8883)
1761812839: OpenSSL Error[0]: error:1416F086:SSL routines:tls_process_server_certificate:certificate verify failed
1761812839: Client local.cloud-alaingew67-jeedom-B18M2Dhb disconnected: Protocol error.
1761812870: Connecting bridge (step 1) alaingew67-jeedom-RCdONWnB (mqtt.jeedom.com:8883)
1761812870: Connecting bridge (step 2) alaingew67-jeedom-RCdONWnB (mqtt.jeedom.com:8883)
1761812870: OpenSSL Error[0]: error:1416F086:SSL routines:tls_process_server_certificate:certificate verify failed
1761812870: Client local.cloud-alaingew67-jeedom-B18M2Dhb disconnected: Protocol error.
1761812886: Connecting bridge (step 1) alaingew67-jeedom-RCdONWnB (mqtt.jeedom.com:8883)
1761812887: Connecting bridge (step 2) alaingew67-jeedom-RCdONWnB (mqtt.jeedom.com:8883)
1761812887: OpenSSL Error[0]: error:1416F086:SSL routines:tls_process_server_certificate:certificate verify failed
1761812887: Client local.cloud-alaingew67-jeedom-B18M2Dhb disconnected: Protocol error.
1761812897: Connecting bridge (step 1) alaingew67-jeedom-RCdONWnB (mqtt.jeedom.com:8883)
1761812898: Connecting bridge (step 2) alaingew67-jeedom-RCdONWnB (mqtt.jeedom.com:8883)
1761812898: OpenSSL Error[0]: error:1416F086:SSL routines:tls_process_server_certificate:certificate verify failed
1761812898: Client local.cloud-alaingew67-jeedom-B18M2Dhb disconnected: Protocol error.
1761812904: Connecting bridge (step 1) alaingew67-jeedom-RCdONWnB (mqtt.jeedom.com:8883)
1761812905: Connecting bridge (step 2) alaingew67-jeedom-RCdONWnB (mqtt.jeedom.com:8883)
1761812905: OpenSSL Error[0]: error:1416F086:SSL routines:tls_process_server_certificate:certificate verify failed
1761812905: Client local.cloud-alaingew67-jeedom-B18M2Dhb disconnected: Protocol error.
1761812919: Connecting bridge (step 1) alaingew67-jeedom-RCdONWnB (mqtt.jeedom.com:8883)
1761812919: Connecting bridge (step 2) alaingew67-jeedom-RCdONWnB (mqtt.jeedom.com:8883)
1761812919: OpenSSL Error[0]: error:1416F086:SSL routines:tls_process_server_certificate:certificate verify failed
1761812919: Client local.cloud-alaingew67-jeedom-B18M2Dhb disconnected: Protocol error.
1761812949: Connecting bridge (step 1) alaingew67-jeedom-RCdONWnB (mqtt.jeedom.com:8883)
1761812950: Connecting bridge (step 2) alaingew67-jeedom-RCdONWnB (mqtt.jeedom.com:8883)
1761812950: OpenSSL Error[0]: error:1416F086:SSL routines:tls_process_server_certificate:certificate verify failed
1761812950: Client local.cloud-alaingew67-jeedom-B18M2Dhb disconnected: Protocol error.
1761812981: Connecting bridge (step 1) alaingew67-jeedom-RCdONWnB (mqtt.jeedom.com:8883)
1761812981: Connecting bridge (step 2) alaingew67-jeedom-RCdONWnB (mqtt.jeedom.com:8883)
1761812981: OpenSSL Error[0]: error:1416F086:SSL routines:tls_process_server_certificate:certificate verify failed
1761812981: Client local.cloud-alaingew67-jeedom-B18M2Dhb disconnected: Protocol error.
1761813012: Connecting bridge (step 1) alaingew67-jeedom-RCdONWnB (mqtt.jeedom.com:8883)
1761813012: Connecting bridge (step 2) alaingew67-jeedom-RCdONWnB (mqtt.jeedom.com:8883)
1761813012: OpenSSL Error[0]: error:1416F086:SSL routines:tls_process_server_certificate:certificate verify failed
1761813012: Client local.cloud-alaingew67-jeedom-B18M2Dhb disconnected: Protocol error.
1761813043: Connecting bridge (step 1) alaingew67-jeedom-RCdONWnB (mqtt.jeedom.com:8883)
1761813043: Connecting bridge (step 2) alaingew67-jeedom-RCdONWnB (mqtt.jeedom.com:8883)
1761813043: OpenSSL Error[0]: error:1416F086:SSL routines:tls_process_server_certificate:certificate verify failed
1761813043: Client local.cloud-alaingew67-jeedom-B18M2Dhb disconnected: Protocol error.
1761813073: Connecting bridge (step 1) alaingew67-jeedom-RCdONWnB (mqtt.jeedom.com:8883)
1761813074: Connecting bridge (step 2) alaingew67-jeedom-RCdONWnB (mqtt.jeedom.com:8883)
1761813074: OpenSSL Error[0]: error:1416F086:SSL routines:tls_process_server_certificate:certificate verify failed
1761813074: Client local.cloud-alaingew67-jeedom-B18M2Dhb disconnected: Protocol error.
1761813104: Connecting bridge (step 1) alaingew67-jeedom-RCdONWnB (mqtt.jeedom.com:8883)
1761813105: Connecting bridge (step 2) alaingew67-jeedom-RCdONWnB (mqtt.jeedom.com:8883)
1761813105: OpenSSL Error[0]: error:1416F086:SSL routines:tls_process_server_certificate:certificate verify failed
1761813105: Client local.cloud-alaingew67-jeedom-B18M2Dhb disconnected: Protocol error.
1761813135: Connecting bridge (step 1) alaingew67-jeedom-RCdONWnB (mqtt.jeedom.com:8883)
1761813136: Connecting bridge (step 2) alaingew67-jeedom-RCdONWnB (mqtt.jeedom.com:8883)
1761813136: OpenSSL Error[0]: error:1416F086:SSL routines:tls_process_server_certificate:certificate verify failed
1761813136: Client local.cloud-alaingew67-jeedom-B18M2Dhb disconnected: Protocol error.
1761813167: Connecting bridge (step 1) alaingew67-jeedom-RCdONWnB (mqtt.jeedom.com:8883)
1761813167: Connecting bridge (step 2) alaingew67-jeedom-RCdONWnB (mqtt.jeedom.com:8883)
1761813167: OpenSSL Error[0]: error:1416F086:SSL routines:tls_process_server_certificate:certificate verify failed
1761813167: Client local.cloud-alaingew67-jeedom-B18M2Dhb disconnected: Protocol error.
1761813198: Connecting bridge (step 1) alaingew67-jeedom-RCdONWnB (mqtt.jeedom.com:8883)
1761813198: Connecting bridge (step 2) alaingew67-jeedom-RCdONWnB (mqtt.jeedom.com:8883)
1761813198: OpenSSL Error[0]: error:1416F086:SSL routines:tls_process_server_certificate:certificate verify failed
1761813198: Client local.cloud-alaingew67-jeedom-B18M2Dhb disconnected: Protocol error.
1761813228: Connecting bridge (step 1) alaingew67-jeedom-RCdONWnB (mqtt.jeedom.com:8883)
1761813229: Connecting bridge (step 2) alaingew67-jeedom-RCdONWnB (mqtt.jeedom.com:8883)
1761813229: OpenSSL Error[0]: error:1416F086:SSL routines:tls_process_server_certificate:certificate verify failed
1761813229: Client local.cloud-alaingew67-jeedom-B18M2Dhb disconnected: Protocol error.
1761813260: Connecting bridge (step 1) alaingew67-jeedom-RCdONWnB (mqtt.jeedom.com:8883)
1761813260: Connecting bridge (step 2) alaingew67-jeedom-RCdONWnB (mqtt.jeedom.com:8883)
1761813260: OpenSSL Error[0]: error:1416F086:SSL routines:tls_process_server_certificate:certificate verify failed
1761813260: Client local.cloud-alaingew67-jeedom-B18M2Dhb disconnected: Protocol error.
1761813290: Connecting bridge (step 1) alaingew67-jeedom-RCdONWnB (mqtt.jeedom.com:8883)
1761813291: Connecting bridge (step 2) alaingew67-jeedom-RCdONWnB (mqtt.jeedom.com:8883)
1761813291: OpenSSL Error[0]: error:1416F086:SSL routines:tls_process_server_certificate:certificate verify failed
1761813291: Client local.cloud-alaingew67-jeedom-B18M2Dhb disconnected: Protocol error.
1761813322: Connecting bridge (step 1) alaingew67-jeedom-RCdONWnB (mqtt.jeedom.com:8883)
1761813322: Connecting bridge (step 2) alaingew67-jeedom-RCdONWnB (mqtt.jeedom.com:8883)
1761813322: OpenSSL Error[0]: error:1416F086:SSL routines:tls_process_server_certificate:certificate verify failed
1761813322: Client local.cloud-alaingew67-jeedom-B18M2Dhb disconnected: Protocol error.
1761813352: Connecting bridge (step 1) alaingew67-jeedom-RCdONWnB (mqtt.jeedom.com:8883)
1761813353: Connecting bridge (step 2) alaingew67-jeedom-RCdONWnB (mqtt.jeedom.com:8883)
1761813353: OpenSSL Error[0]: error:1416F086:SSL routines:tls_process_server_certificate:certificate verify failed
1761813353: Client local.cloud-alaingew67-jeedom-B18M2Dhb disconnected: Protocol error.
1761813376: Connecting bridge (step 1) alaingew67-jeedom-RCdONWnB (mqtt.jeedom.com:8883)
1761813376: Connecting bridge (step 2) alaingew67-jeedom-RCdONWnB (mqtt.jeedom.com:8883)
1761813376: OpenSSL Error[0]: error:1416F086:SSL routines:tls_process_server_certificate:certificate verify failed
1761813376: Client local.cloud-alaingew67-jeedom-B18M2Dhb disconnected: Protocol error.
1761813393: Connecting bridge (step 1) alaingew67-jeedom-RCdONWnB (mqtt.jeedom.com:8883)
1761813394: Connecting bridge (step 2) alaingew67-jeedom-RCdONWnB (mqtt.jeedom.com:8883)
1761813394: OpenSSL Error[0]: error:1416F086:SSL routines:tls_process_server_certificate:certificate verify failed
1761813394: Client local.cloud-alaingew67-jeedom-B18M2Dhb disconnected: Protocol error.
1761813400: Connecting bridge (step 1) alaingew67-jeedom-RCdONWnB (mqtt.jeedom.com:8883)
1761813401: Connecting bridge (step 2) alaingew67-jeedom-RCdONWnB (mqtt.jeedom.com:8883)
1761813401: OpenSSL Error[0]: error:1416F086:SSL routines:tls_process_server_certificate:certificate verify failed
1761813401: Client local.cloud-alaingew67-jeedom-B18M2Dhb disconnected: Protocol error.
1761813412: Connecting bridge (step 1) alaingew67-jeedom-RCdONWnB (mqtt.jeedom.com:8883)
1761813413: Connecting bridge (step 2) alaingew67-jeedom-RCdONWnB (mqtt.jeedom.com:8883)
1761813413: OpenSSL Error[0]: error:1416F086:SSL routines:tls_process_server_certificate:certificate verify failed
1761813413: Client local.cloud-alaingew67-jeedom-B18M2Dhb disconnected: Protocol error.
1761813444: Connecting bridge (step 1) alaingew67-jeedom-RCdONWnB (mqtt.jeedom.com:8883)
1761813444: Connecting bridge (step 2) alaingew67-jeedom-RCdONWnB (mqtt.jeedom.com:8883)
1761813444: OpenSSL Error[0]: error:1416F086:SSL routines:tls_process_server_certificate:certificate verify failed
1761813444: Client local.cloud-alaingew67-jeedom-B18M2Dhb disconnected: Protocol error.
1761813474: Connecting bridge (step 1) alaingew67-jeedom-RCdONWnB (mqtt.jeedom.com:8883)
1761813475: Connecting bridge (step 2) alaingew67-jeedom-RCdONWnB (mqtt.jeedom.com:8883)
1761813475: OpenSSL Error[0]: error:1416F086:SSL routines:tls_process_server_certificate:certificate verify failed
1761813475: Client local.cloud-alaingew67-jeedom-B18M2Dhb disconnected: Protocol error.
1761813495: Connecting bridge (step 1) alaingew67-jeedom-RCdONWnB (mqtt.jeedom.com:8883)
1761813496: Connecting bridge (step 2) alaingew67-jeedom-RCdONWnB (mqtt.jeedom.com:8883)
1761813496: OpenSSL Error[0]: error:1416F086:SSL routines:tls_process_server_certificate:certificate verify failed
1761813496: Client local.cloud-alaingew67-jeedom-B18M2Dhb disconnected: Protocol error.
1761813527: Connecting bridge (step 1) alaingew67-jeedom-RCdONWnB (mqtt.jeedom.com:8883)
1761813527: Connecting bridge (step 2) alaingew67-jeedom-RCdONWnB (mqtt.jeedom.com:8883)
1761813527: OpenSSL Error[0]: error:1416F086:SSL routines:tls_process_server_certificate:certificate verify failed
1761813527: Client local.cloud-alaingew67-jeedom-B18M2Dhb disconnected: Protocol error.
1761813557: Connecting bridge (step 1) alaingew67-jeedom-RCdONWnB (mqtt.jeedom.com:8883)
1761813558: Connecting bridge (step 2) alaingew67-jeedom-RCdONWnB (mqtt.jeedom.com:8883)
1761813558: OpenSSL Error[0]: error:1416F086:SSL routines:tls_process_server_certificate:certificate verify failed
1761813558: Client local.cloud-alaingew67-jeedom-B18M2Dhb disconnected: Protocol error.
1761813569: Connecting bridge (step 1) alaingew67-jeedom-RCdONWnB (mqtt.jeedom.com:8883)
1761813570: Connecting bridge (step 2) alaingew67-jeedom-RCdONWnB (mqtt.jeedom.com:8883)
1761813570: OpenSSL Error[0]: error:1416F086:SSL routines:tls_process_server_certificate:certificate verify failed
1761813570: Client local.cloud-alaingew67-jeedom-B18M2Dhb disconnected: Protocol error.
1761813597: Connecting bridge (step 1) alaingew67-jeedom-RCdONWnB (mqtt.jeedom.com:8883)
1761813598: Connecting bridge (step 2) alaingew67-jeedom-RCdONWnB (mqtt.jeedom.com:8883)
1761813598: OpenSSL Error[0]: error:1416F086:SSL routines:tls_process_server_certificate:certificate verify failed
1761813598: Client local.cloud-alaingew67-jeedom-B18M2Dhb disconnected: Protocol error.
1761813628: Connecting bridge (step 1) alaingew67-jeedom-RCdONWnB (mqtt.jeedom.com:8883)
1761813629: Connecting bridge (step 2) alaingew67-jeedom-RCdONWnB (mqtt.jeedom.com:8883)
1761813629: OpenSSL Error[0]: error:1416F086:SSL routines:tls_process_server_certificate:certificate verify failed
1761813629: Client local.cloud-alaingew67-jeedom-B18M2Dhb disconnected: Protocol error.
1761813651: Connecting bridge (step 1) alaingew67-jeedom-RCdONWnB (mqtt.jeedom.com:8883)
1761813652: Connecting bridge (step 2) alaingew67-jeedom-RCdONWnB (mqtt.jeedom.com:8883)
1761813652: OpenSSL Error[0]: error:1416F086:SSL routines:tls_process_server_certificate:certificate verify failed
1761813652: Client local.cloud-alaingew67-jeedom-B18M2Dhb disconnected: Protocol error.
1761813683: Connecting bridge (step 1) alaingew67-jeedom-RCdONWnB (mqtt.jeedom.com:8883)
1761813683: Connecting bridge (step 2) alaingew67-jeedom-RCdONWnB (mqtt.jeedom.com:8883)
1761813683: OpenSSL Error[0]: error:1416F086:SSL routines:tls_process_server_certificate:certificate verify failed
1761813683: Client local.cloud-alaingew67-jeedom-B18M2Dhb disconnected: Protocol error.
1761813700: Connecting bridge (step 1) alaingew67-jeedom-RCdONWnB (mqtt.jeedom.com:8883)
1761813700: Connecting bridge (step 2) alaingew67-jeedom-RCdONWnB (mqtt.jeedom.com:8883)
1761813700: OpenSSL Error[0]: error:1416F086:SSL routines:tls_process_server_certificate:certificate verify failed
1761813700: Client local.cloud-alaingew67-jeedom-B18M2Dhb disconnected: Protocol error.
1761813730: Connecting bridge (step 1) alaingew67-jeedom-RCdONWnB (mqtt.jeedom.com:8883)
1761813731: Connecting bridge (step 2) alaingew67-jeedom-RCdONWnB (mqtt.jeedom.com:8883)
1761813731: OpenSSL Error[0]: error:1416F086:SSL routines:tls_process_server_certificate:certificate verify failed
1761813731: Client local.cloud-alaingew67-jeedom-B18M2Dhb disconnected: Protocol error.
1761813736: Connecting bridge (step 1) alaingew67-jeedom-RCdONWnB (mqtt.jeedom.com:8883)
1761813737: Connecting bridge (step 2) alaingew67-jeedom-RCdONWnB (mqtt.jeedom.com:8883)
1761813737: OpenSSL Error[0]: error:1416F086:SSL routines:tls_process_server_certificate:certificate verify failed
1761813737: Client local.cloud-alaingew67-jeedom-B18M2Dhb disconnected: Protocol error.
1761813744: Connecting bridge (step 1) alaingew67-jeedom-RCdONWnB (mqtt.jeedom.com:8883)
1761813745: Connecting bridge (step 2) alaingew67-jeedom-RCdONWnB (mqtt.jeedom.com:8883)
1761813745: OpenSSL Error[0]: error:1416F086:SSL routines:tls_process_server_certificate:certificate verify failed
1761813745: Client local.cloud-alaingew67-jeedom-B18M2Dhb disconnected: Protocol error.
1761813756: Connecting bridge (step 1) alaingew67-jeedom-RCdONWnB (mqtt.jeedom.com:8883)
1761813756: Connecting bridge (step 2) alaingew67-jeedom-RCdONWnB (mqtt.jeedom.com:8883)
1761813756: OpenSSL Error[0]: error:1416F086:SSL routines:tls_process_server_certificate:certificate verify failed
1761813756: Client local.cloud-alaingew67-jeedom-B18M2Dhb disconnected: Protocol error.
1761813775: Connecting bridge (step 1) alaingew67-jeedom-RCdONWnB (mqtt.jeedom.com:8883)
1761813776: Connecting bridge (step 2) alaingew67-jeedom-RCdONWnB (mqtt.jeedom.com:8883)
1761813776: OpenSSL Error[0]: error:1416F086:SSL routines:tls_process_server_certificate:certificate verify failed
1761813776: Client local.cloud-alaingew67-jeedom-B18M2Dhb disconnected: Protocol error.
1761813806: Connecting bridge (step 1) alaingew67-jeedom-RCdONWnB (mqtt.jeedom.com:8883)
1761813807: Connecting bridge (step 2) alaingew67-jeedom-RCdONWnB (mqtt.jeedom.com:8883)
1761813807: OpenSSL Error[0]: error:1416F086:SSL routines:tls_process_server_certificate:certificate verify failed
1761813807: Client local.cloud-alaingew67-jeedom-B18M2Dhb disconnected: Protocol error.
1761813837: Connecting bridge (step 1) alaingew67-jeedom-RCdONWnB (mqtt.jeedom.com:8883)
1761813838: Connecting bridge (step 2) alaingew67-jeedom-RCdONWnB (mqtt.jeedom.com:8883)
1761813838: OpenSSL Error[0]: error:1416F086:SSL routines:tls_process_server_certificate:certificate verify failed
1761813838: Client local.cloud-alaingew67-jeedom-B18M2Dhb disconnected: Protocol error.
1761813856: Connecting bridge (step 1) alaingew67-jeedom-RCdONWnB (mqtt.jeedom.com:8883)
1761813857: Connecting bridge (step 2) alaingew67-jeedom-RCdONWnB (mqtt.jeedom.com:8883)
1761813857: OpenSSL Error[0]: error:1416F086:SSL routines:tls_process_server_certificate:certificate verify failed
1761813857: Client local.cloud-alaingew67-jeedom-B18M2Dhb disconnected: Protocol error.
1761813887: Connecting bridge (step 1) alaingew67-jeedom-RCdONWnB (mqtt.jeedom.com:8883)
1761813888: Connecting bridge (step 2) alaingew67-jeedom-RCdONWnB (mqtt.jeedom.com:8883)
1761813888: OpenSSL Error[0]: error:1416F086:SSL routines:tls_process_server_certificate:certificate verify failed
1761813888: Client local.cloud-alaingew67-jeedom-B18M2Dhb disconnected: Protocol error.
1761813893: Connecting bridge (step 1) alaingew67-jeedom-RCdONWnB (mqtt.jeedom.com:8883)
1761813894: Connecting bridge (step 2) alaingew67-jeedom-RCdONWnB (mqtt.jeedom.com:8883)
1761813894: OpenSSL Error[0]: error:1416F086:SSL routines:tls_process_server_certificate:certificate verify failed
1761813894: Client local.cloud-alaingew67-jeedom-B18M2Dhb disconnected: Protocol error.
1761813907: Connecting bridge (step 1) alaingew67-jeedom-RCdONWnB (mqtt.jeedom.com:8883)
1761813908: Connecting bridge (step 2) alaingew67-jeedom-RCdONWnB (mqtt.jeedom.com:8883)
1761813908: OpenSSL Error[0]: error:1416F086:SSL routines:tls_process_server_certificate:certificate verify failed
1761813908: Client local.cloud-alaingew67-jeedom-B18M2Dhb disconnected: Protocol error.
1761813927: Connecting bridge (step 1) alaingew67-jeedom-RCdONWnB (mqtt.jeedom.com:8883)
1761813928: Connecting bridge (step 2) alaingew67-jeedom-RCdONWnB (mqtt.jeedom.com:8883)
1761813928: OpenSSL Error[0]: error:1416F086:SSL routines:tls_process_server_certificate:certificate verify failed
1761813928: Client local.cloud-alaingew67-jeedom-B18M2Dhb disconnected: Protocol error.
1761813958: Connecting bridge (step 1) alaingew67-jeedom-RCdONWnB (mqtt.jeedom.com:8883)
1761813959: Connecting bridge (step 2) alaingew67-jeedom-RCdONWnB (mqtt.jeedom.com:8883)
1761813959: OpenSSL Error[0]: error:1416F086:SSL routines:tls_process_server_certificate:certificate verify failed
1761813959: Client local.cloud-alaingew67-jeedom-B18M2Dhb disconnected: Protocol error.
1761813981: Connecting bridge (step 1) alaingew67-jeedom-RCdONWnB (mqtt.jeedom.com:8883)
1761813981: Connecting bridge (step 2) alaingew67-jeedom-RCdONWnB (mqtt.jeedom.com:8883)
1761813981: OpenSSL Error[0]: error:1416F086:SSL routines:tls_process_server_certificate:certificate verify failed
1761813981: Client local.cloud-alaingew67-jeedom-B18M2Dhb disconnected: Protocol error.
1761814011: Connecting bridge (step 1) alaingew67-jeedom-RCdONWnB (mqtt.jeedom.com:8883)
1761814011: Connecting bridge (step 2) alaingew67-jeedom-RCdONWnB (mqtt.jeedom.com:8883)
1761814011: OpenSSL Error[0]: error:1416F086:SSL routines:tls_process_server_certificate:certificate verify failed
1761814011: Client local.cloud-alaingew67-jeedom-B18M2Dhb disconnected: Protocol error.
1761814042: Connecting bridge (step 1) alaingew67-jeedom-RCdONWnB (mqtt.jeedom.com:8883)
1761814042: Connecting bridge (step 2) alaingew67-jeedom-RCdONWnB (mqtt.jeedom.com:8883)
1761814042: OpenSSL Error[0]: error:1416F086:SSL routines:tls_process_server_certificate:certificate verify failed
1761814042: Client local.cloud-alaingew67-jeedom-B18M2Dhb disconnected: Protocol error.
1761814072: Connecting bridge (step 1) alaingew67-jeedom-RCdONWnB (mqtt.jeedom.com:8883)
1761814073: Connecting bridge (step 2) alaingew67-jeedom-RCdONWnB (mqtt.jeedom.com:8883)
1761814073: OpenSSL Error[0]: error:1416F086:SSL routines:tls_process_server_certificate:certificate verify failed
1761814073: Client local.cloud-alaingew67-jeedom-B18M2Dhb disconnected: Protocol error.
1761814104: Connecting bridge (step 1) alaingew67-jeedom-RCdONWnB (mqtt.jeedom.com:8883)
1761814104: Connecting bridge (step 2) alaingew67-jeedom-RCdONWnB (mqtt.jeedom.com:8883)
1761814104: OpenSSL Error[0]: error:1416F086:SSL routines:tls_process_server_certificate:certificate verify failed
1761814104: Client local.cloud-alaingew67-jeedom-B18M2Dhb disconnected: Protocol error.
1761814135: Connecting bridge (step 1) alaingew67-jeedom-RCdONWnB (mqtt.jeedom.com:8883)
1761814135: Connecting bridge (step 2) alaingew67-jeedom-RCdONWnB (mqtt.jeedom.com:8883)
1761814135: OpenSSL Error[0]: error:1416F086:SSL routines:tls_process_server_certificate:certificate verify failed
1761814135: Client local.cloud-alaingew67-jeedom-B18M2Dhb disconnected: Protocol error.
1761814165: Connecting bridge (step 1) alaingew67-jeedom-RCdONWnB (mqtt.jeedom.com:8883)
1761814166: Connecting bridge (step 2) alaingew67-jeedom-RCdONWnB (mqtt.jeedom.com:8883)
1761814166: OpenSSL Error[0]: error:1416F086:SSL routines:tls_process_server_certificate:certificate verify failed
1761814166: Client local.cloud-alaingew67-jeedom-B18M2Dhb disconnected: Protocol error.
1761814196: Connecting bridge (step 1) alaingew67-jeedom-RCdONWnB (mqtt.jeedom.com:8883)
1761814196: Connecting bridge (step 2) alaingew67-jeedom-RCdONWnB (mqtt.jeedom.com:8883)
1761814197: OpenSSL Error[0]: error:1416F086:SSL routines:tls_process_server_certificate:certificate verify failed
1761814197: Client local.cloud-alaingew67-jeedom-B18M2Dhb disconnected: Protocol error.
1761814228: Connecting bridge (step 1) alaingew67-jeedom-RCdONWnB (mqtt.jeedom.com:8883)
1761814228: Connecting bridge (step 2) alaingew67-jeedom-RCdONWnB (mqtt.jeedom.com:8883)
1761814228: OpenSSL Error[0]: error:1416F086:SSL routines:tls_process_server_certificate:certificate verify failed
1761814228: Client local.cloud-alaingew67-jeedom-B18M2Dhb disconnected: Protocol error.
1761814241: Connecting bridge (step 1) alaingew67-jeedom-RCdONWnB (mqtt.jeedom.com:8883)
1761814242: Connecting bridge (step 2) alaingew67-jeedom-RCdONWnB (mqtt.jeedom.com:8883)
1761814242: OpenSSL Error[0]: error:1416F086:SSL routines:tls_process_server_certificate:certificate verify failed
1761814242: Client local.cloud-alaingew67-jeedom-B18M2Dhb disconnected: Protocol error.
1761814253: Connecting bridge (step 1) alaingew67-jeedom-RCdONWnB (mqtt.jeedom.com:8883)
1761814254: Connecting bridge (step 2) alaingew67-jeedom-RCdONWnB (mqtt.jeedom.com:8883)
1761814254: OpenSSL Error[0]: error:1416F086:SSL routines:tls_process_server_certificate:certificate verify failed
1761814254: Client local.cloud-alaingew67-jeedom-B18M2Dhb disconnected: Protocol error.
1761814274: Connecting bridge (step 1) alaingew67-jeedom-RCdONWnB (mqtt.jeedom.com:8883)
1761814274: Connecting bridge (step 2) alaingew67-jeedom-RCdONWnB (mqtt.jeedom.com:8883)
1761814274: OpenSSL Error[0]: error:1416F086:SSL routines:tls_process_server_certificate:certificate verify failed
1761814274: Client local.cloud-alaingew67-jeedom-B18M2Dhb disconnected: Protocol error.
1761814305: Connecting bridge (step 1) alaingew67-jeedom-RCdONWnB (mqtt.jeedom.com:8883)
1761814305: Connecting bridge (step 2) alaingew67-jeedom-RCdONWnB (mqtt.jeedom.com:8883)
1761814305: OpenSSL Error[0]: error:1416F086:SSL routines:tls_process_server_certificate:certificate verify failed
1761814305: Client local.cloud-alaingew67-jeedom-B18M2Dhb disconnected: Protocol error.
1761814322: Connecting bridge (step 1) alaingew67-jeedom-RCdONWnB (mqtt.jeedom.com:8883)
1761814323: Connecting bridge (step 2) alaingew67-jeedom-RCdONWnB (mqtt.jeedom.com:8883)
1761814323: OpenSSL Error[0]: error:1416F086:SSL routines:tls_process_server_certificate:certificate verify failed
1761814323: Client local.cloud-alaingew67-jeedom-B18M2Dhb disconnected: Protocol error.
D’ailleur je ne sais pas pourquoi j’ai en permanence cette erreur du cloud jeedom que je n’ai pas demandée et que je ne sais pas supprimer ???
Les connexions avec mes ESP32 fonctionnent parfaitement ainsi que mqttExplorer
Mais impossible de connecter le NSpanel ?
Merci d’avance pour vos idées et une éventuelle solution …
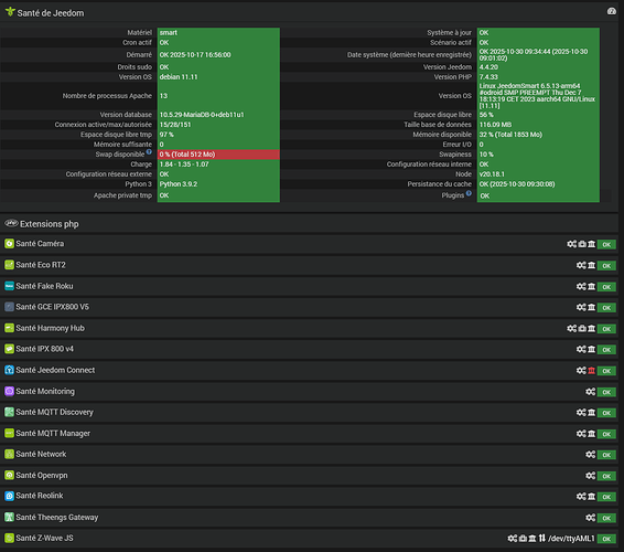
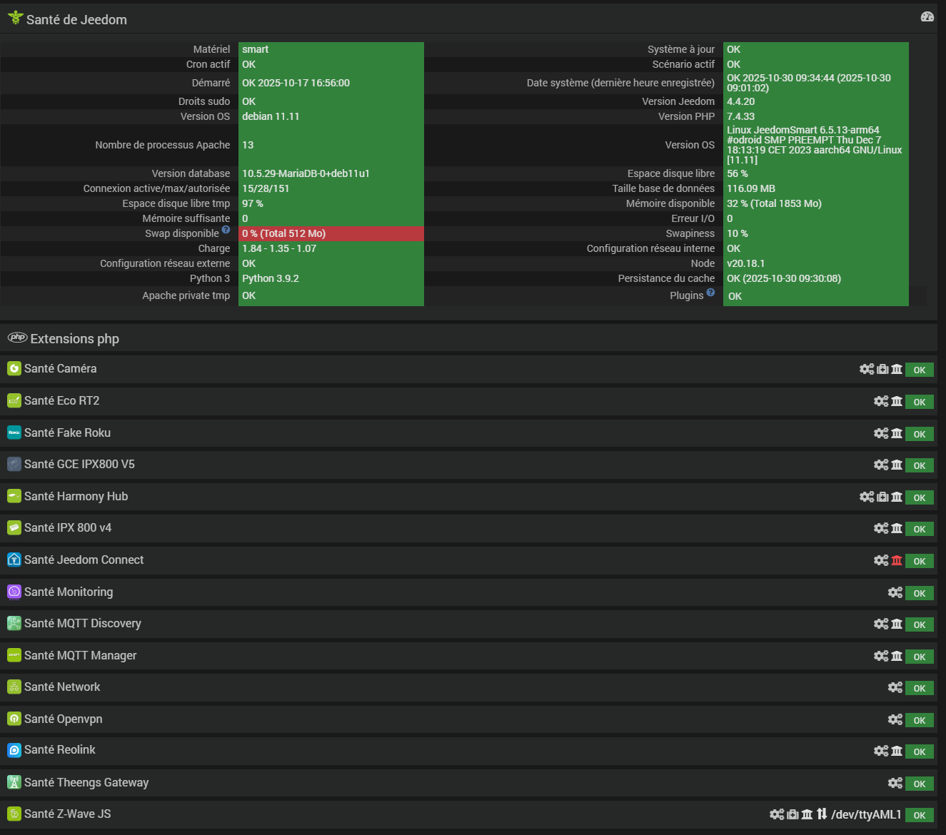
Informations Jeedom
Core : 4.4.20 (master)
DNS Jeedom : oui
Plugin : MQTT Manager
Version : 2025-05-17 01:20:31 (stable)
Statut Démon : Démarré - (2025-10-17 17:00:16)
Je complète avec






