Camera EUFY S100

Bonjour,
Je suis en cours d’intégration de la caméra EUFY S100 dans mon installation domotique et j’ai différents problèmes :

  • Pas de réaction au pilotage du mode Alarme ON et OFF (sujet déjà ouvert en 2024 mais pas vue de correction)
  • Impossible de régler la couleur de l’éclairage

Biensur les fonctions sont opérationnelles depuis l’app EUFY sur le smartphone.

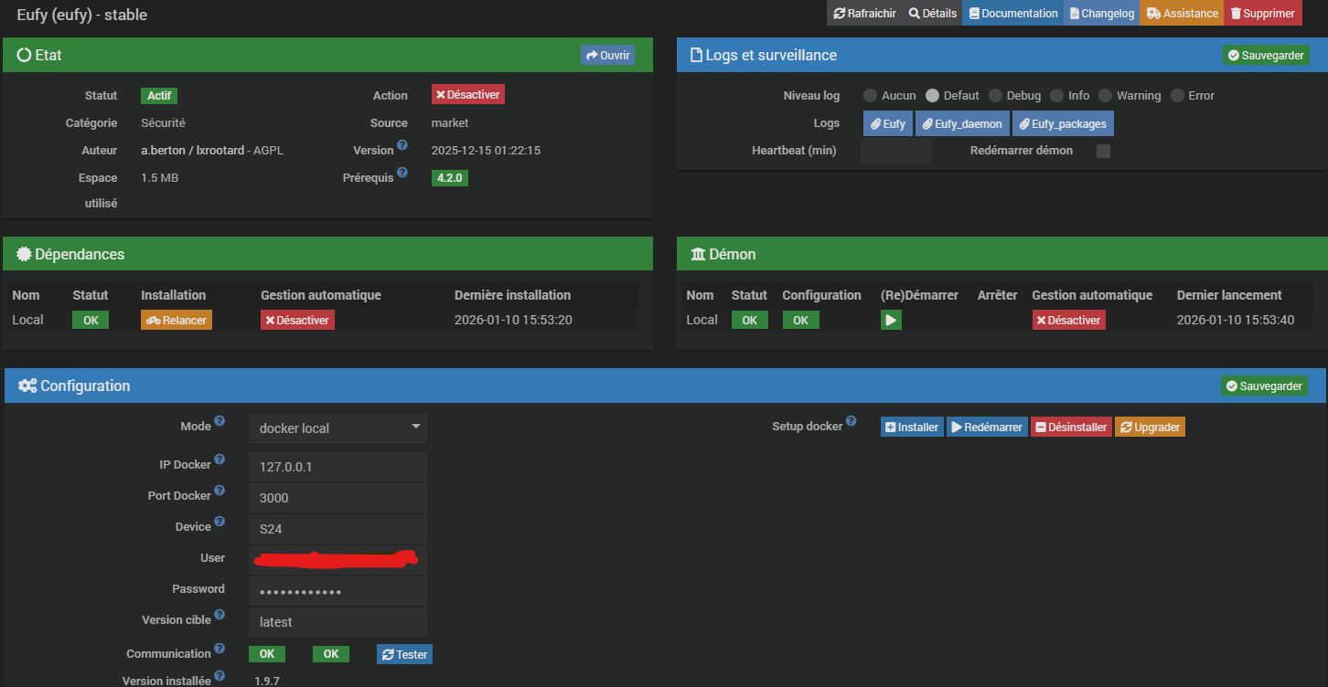
Page santé :

Page Plugin :


Pour un réglage de couleur y a l’erreur suivante :

Si je peux fournir autre chose pour aider a solutionner le problème, dite le moi.

Pour ta 1ere question je t’ai répondu sur l’autre thread
pour la 2e: des fichier de log en DEBUG par exemple?? je suis pas devin…

Bonjour,
Pour le premier point, du coup rien de possible depuis le plugin du coup ?
Pour le second, voici les informations que je vois :
j’ai sélectionné une couleur et allumé, mais la couleur est toujours du blanc ou celle correspondant a celle que j’ai forcé depuis l’application smartphone.

[2026-01-11 13:43:20] DEBUG  execute: device.lightSettingsManualColoredLighting:set
[2026-01-11 13:43:20] DEBUG  cmd::execute send to daemon: {"command":"device.set_property","serialNumber":"T84A1P1025160323","name":"lightSettingsManualColoredLighting","value":{"red":205,"green":14,"blue":14}}
[2026-01-11 13:43:20] DEBUG  sendToDaemon: {"command":"device.set_property","serialNumber":"T84A1P1025160323","name":"lightSettingsManualColoredLighting","value":{"red":205,"green":14,"blue":14},"apikey":"xvf7NwDHDcFMlHQyQO2P2XbWVhbyQmTeKLLr4eAllsfdmP9d5lOa7ddEiv8yFvtz"}
[2026-01-11 13:43:22] DEBUG  execute: device.light:on
[2026-01-11 13:43:22] DEBUG  cmd::execute send to daemon: {"command":"device.set_property","serialNumber":"T84A1P1025160323","name":"light","value":"True"}
[2026-01-11 13:43:22] DEBUG  sendToDaemon: {"command":"device.set_property","serialNumber":"T84A1P1025160323","name":"light","value":"True","apikey":"xvf7NwDHDcFMlHQyQO2P2XbWVhbyQmTeKLLr4eAllsfdmP9d5lOa7ddEiv8yFvtz"}
[2026-01-11 13:43:23] DEBUG  >>> Event received from daemon: serialNumber: T84A1P1025160323, property: light, value: 1
[2026-01-11 13:43:23] DEBUG  device info updated, property: light
[2026-01-11 13:43:29] DEBUG  execute: device.lightSettingsManualColoredLighting:set
[2026-01-11 13:43:29] DEBUG  cmd::execute send to daemon: {"command":"device.set_property","serialNumber":"T84A1P1025160323","name":"lightSettingsManualColoredLighting","value":{"red":232,"green":48,"blue":48}}
[2026-01-11 13:43:30] DEBUG  sendToDaemon: {"command":"device.set_property","serialNumber":"T84A1P1025160323","name":"lightSettingsManualColoredLighting","value":{"red":232,"green":48,"blue":48},"apikey":"xvf7NwDHDcFMlHQyQO2P2XbWVhbyQmTeKLLr4eAllsfdmP9d5lOa7ddEiv8yFvtz"}

Donc c’est le même problème que j’avais signalé il y a 2 ans
Comme tu peux le voir il a été clos. La encore tu te trompes d’interlocuteur il n’y a rien que je puisse faire

je ne pouvais pas savoir a l’avance vers qui me retourner sur ses 2 défauts … merci de ton retour.
Du coup il faut ré ouvrir des tickets ?

tu as lu leur commentaire?

Please always demonstrate the misbehaviour by demonstrating the problem directly with the supplied client, otherwise the issue will be closed.

oui j’ai lu, je vais essayer de refaire 2 remontées de défauts.

Désolé pour encore ma question, je n’arrive pas a visualiser le flux video, y a t il quelques choses de particulier a faire ?

Juste mettre les bons paramètres…si c’est supporté

Mes paramètres sont ils bons stp ?

Je n’en ai aucune idée.
Tu as trouvé ton modèle sur le site Eufy?
S’il n’y est pas tu as ta réponse…

merci
penses tu que la homebase peut influencer les commandes du plugin versus la S100 ?

Le rtsp a été implementé dans certains modèles pour faire de l’enregistrement continu.
Rien à voir avec le plugin il s’agit du firmware
Laisse tomber c’est mort

Ok merci
Si tu veux tester des choses sur ma S100, avec plaisir
Le fait de pouvoir piloter son mode présent ou absent depuis jeedom permet d’un peu compenser le fait qu’elle ne réagis pas a activer alarme on. J ai créé les 2 bug sur git, a suivre.

1 « J'aime »