Bad JSON or Hub Response - erreur apres mise à jour

Bonsoir,

Après une mise à jour aujourd’hui, certains de mes périphériques ZIGBEE ne fonctionnent plus.

voici la réponse que j’obtiens lorsque j’envoie la commande d’ouverture ou fermeture sur l’appareil en question ( commande volets roulants )

Je précise que jusqu’à présent, tout fonctionnait parfaitement ( ce matin les volets se sont ouverts correctement )

[2022-01-31 18:26:16]DEBUG : Cmd to 127.0.0.1: {« cid »:« ec1bbdfffed2bd31 »,« dps »:{« 101 »:close},« t »:« 1643649976 »} - canal:31 - Try:127.0.0.1 6900 - Connect OK!
[2022-01-31 18:26:17]DEBUG : Receive from Jeedom to Send cmd to device @192.168.0.217 chanel:31
[2022-01-31 18:26:17]DEBUG : Cmd to 192.168.0.217 - Try:192.168.0.217 6668 - Connect OK!
[2022-01-31 18:26:17]DEBUG : No state update
[2022-01-31 18:26:17]DEBUG : Receive from:192.168.0.217
[2022-01-31 18:26:17]DEBUG : Mess: data format error - Bad JSON or Hub Response

probablement deviceid ou autre KO.
refaire la procédure
rien à voir avec une MAJ

sur la 40aine de périphériques connectés et gérés par le plugin, j’en ai exactement 7 qui sont muets et c’est arrivé pile après la maj de jeedom vers la 4.2.7.

-lorsque j’actionne l’interrupteur via Smartlife ou manuellement : rien dans les logs.
-lorsque je tente une inclusion ( via les paramètres iot.tuya ) : rien ne change.
-j’ai supprimé le périphérique dans le plugin, lors de l’inclusion il n’apparait pas,

je précise qu’aucune maj de FW de la passerelle zigbee n’a été effectuée, aucun changement dans les réglages et/ou gestion de l’ensemble des appareils.

je viens de faire une inclusion à partir de iot.tuya ( donc création de l’ensemble des caractéristiques de l’appareil ) et le résultat est le même :

[2022-01-31 20:03:00]DEBUG :     Cmd to 127.0.0.1: {"cid":"ec1bbdfffecf396d","dps":{"101":open},"t":"1643655780"} - canal:33 - Try:127.0.0.1  6900 - Connect OK!
[2022-01-31 20:03:00]DEBUG :     Receive from Jeedom to Send cmd to device @192.168.0.217 chanel:33
[2022-01-31 20:03:00]DEBUG :     Cmd to 192.168.0.217 - Try:192.168.0.217  6668 - Connect OK!
[2022-01-31 20:03:00]DEBUG :     No state update
[2022-01-31 20:03:00]DEBUG : Receive from:192.168.0.217
[2022-01-31 20:03:00]DEBUG :  Mess: data format error - Bad JSON or Hub Response

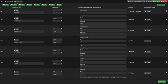
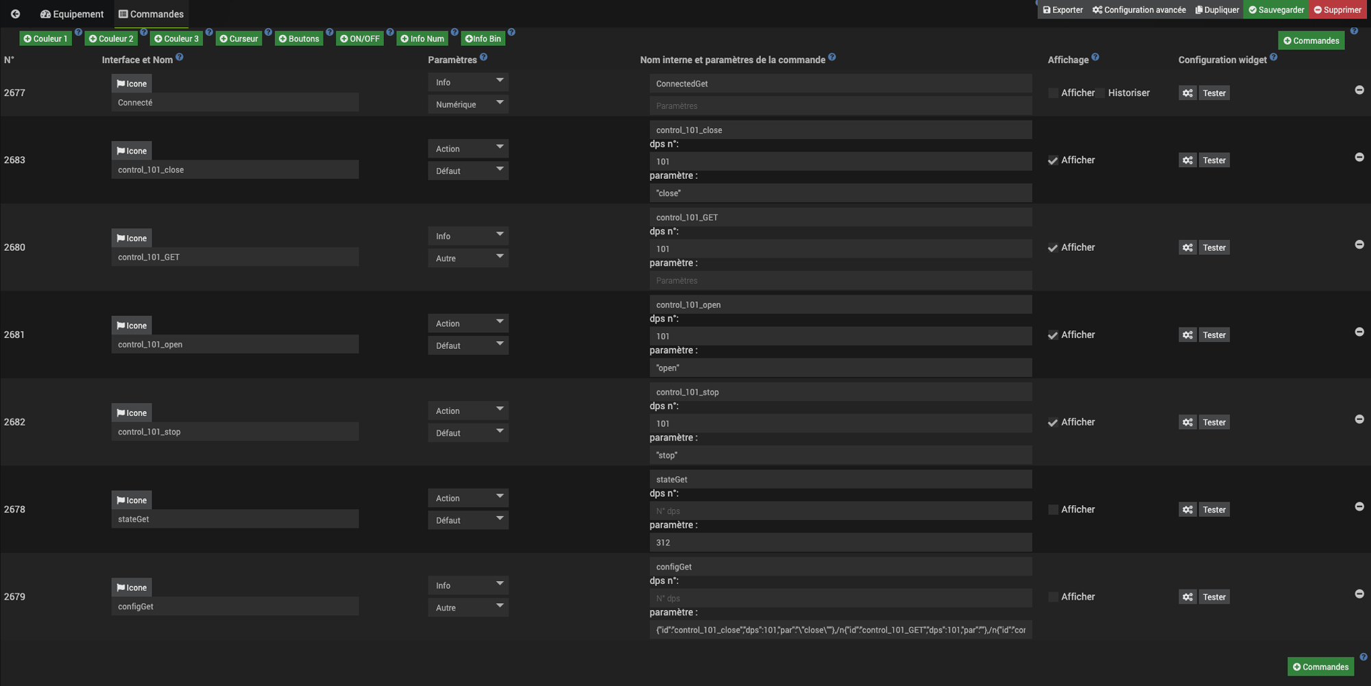
et voici le détail de la config de l’appareil :

{"id":"control_101_close","dps":101,"par":"\"close\""},/n{"id":"control_101_GET","dps":101,"par":""},/n{"id":"control_101_open","dps":101,"par":"\"open\""},/n{"id":"control_101_stop","dps":101,"par":"\"stop\""}/n

Ok, le souci est que le open n’est pas entre double guillemets. Je ne vois pas pourquoi car ils ont l’air présents
Peux tu me faire une copie d’écran des commandes ?

Je viens de tester :

"par":"\"close\""

montre bien que close est entre guillemets.
la commande :

"dps":{"101":open}

montre qu’ils n’y sont pas.
Je viens de tester ce n’est pas possible qu’ils ne soit pas dans la commande alors que le configget montre qu’ils le sont.

Voici :

c’est totalement pas normal. Je ne sais pas reproduire le souci. QUand la commande a des guillemets : « close » alors ils sont présents dans le dps envoyé.
Pour corriger, je te propose de doubler les double guillemets de chaque côté de close open stop.

Y’a bien un effet de bord de la nouvelle version de Jeedom …

j’ai remplacé :

 "open" "close" et "stop"

par : 

"\"open\"" "\"close\"" et "\"stop\""

et ça fonctionne.

c’est pas joli, mais en attendant, les commandes sont opérationnelles :slight_smile:

tu es passé en 4.2 ?
oui tu es passé en 4.2
je comprends maintenant la source

oui, exact, et je modifie au fur est à mesure ma config pour quelle fonctionne avec cette nouvelle version de jeedom

c’est pas normal pour moi c’est un bogue

Nous sommes d’accord.

Du coup tu dois regarder ça de ton côté ?

je remonte à la team jeedom

1 « J'aime »

Hello, j’ai exactement le même problème avec mes volets tuya, j’ai fait cette modif et je confirme, ca marche. Merci pour le rustine temporaire :slight_smile:

corrigé en beta
il faut enlever les \"

merci pour la rapide résolution :slight_smile: