Bonjour,
Je suis perdu.
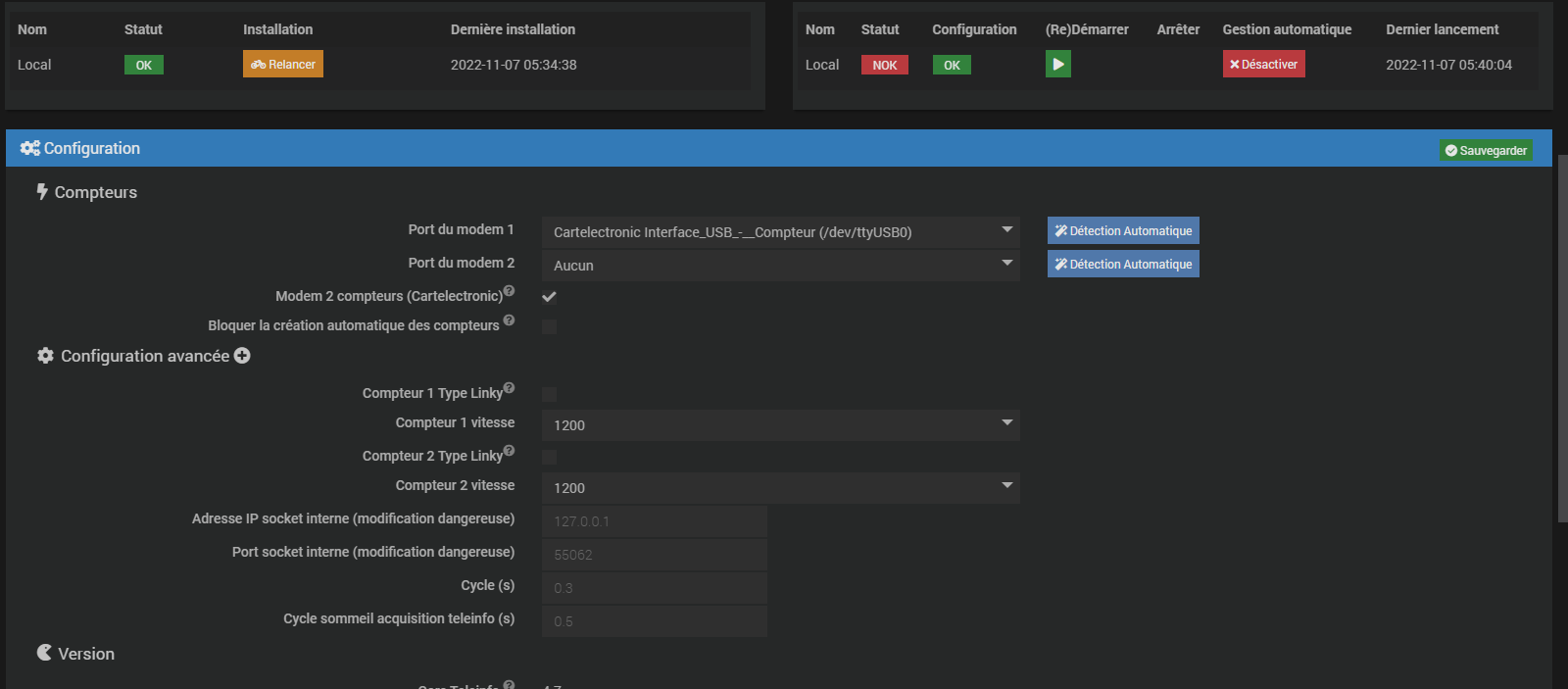
J’ai un modem USB 2 compteurs, avec mes 2 compteurs en mode historique.
Avant de l’installer j’ai poser la question sur le forum de « cartelectronique » si il était compatible avec jeedom. il m’a répondu; oui
Donc je l’installe avec le plugin en stable (4.6.5)
Je configure et mes compteurs apparaissent.
mais 1 minute plus tard plus rien.
Je retourne dans la config , le port du modem a disparu.
Je change la version du pluging en beta (4.7).
et la toujours pas de port en vu et le démon qui ne veux pas démarrer.
Je redémarre Jeedom, maintenant je vois le port mais demon toujours sur NOK.
Voici la config et les logs;
TELEINFO-DEMON-CONSO:
File "/var/www/html/plugins/teleinfo/ressources/teleinfo_2_cpt.py", line 1
#!/usr/bin/python3
^
SyntaxError: invalid character in identifier
File "/var/www/html/plugins/teleinfo/ressources/teleinfo_2_cpt.py", line 1
#!/usr/bin/python3
^
SyntaxError: invalid character in identifier
File "/var/www/html/plugins/teleinfo/ressources/teleinfo_2_cpt.py", line 1
#!/usr/bin/python3
^
SyntaxError: invalid character in identifier
File "/var/www/html/plugins/teleinfo/ressources/teleinfo_2_cpt.py", line 1
#!/usr/bin/python3
^
SyntaxError: invalid character in identifier
File "/var/www/html/plugins/teleinfo/ressources/teleinfo_2_cpt.py", line 1
#!/usr/bin/python3
^
SyntaxError: invalid character in identifier
File "/var/www/html/plugins/teleinfo/ressources/teleinfo_2_cpt.py", line 1
#!/usr/bin/python3
^
SyntaxError: invalid character in identifier
File "/var/www/html/plugins/teleinfo/ressources/teleinfo_2_cpt.py", line 1
#!/usr/bin/python3
^
SyntaxError: invalid character in identifier
File "/var/www/html/plugins/teleinfo/ressources/teleinfo_2_cpt.py", line 1
#!/usr/bin/python3
^
SyntaxError: invalid character in identifier
File "/var/www/html/plugins/teleinfo/ressources/teleinfo_2_cpt.py", line 1
#!/usr/bin/python3
^
SyntaxError: invalid character in identifier
File "/var/www/html/plugins/teleinfo/ressources/teleinfo_2_cpt.py", line 1
#!/usr/bin/python3
^
SyntaxError: invalid character in identifier
File "/var/www/html/plugins/teleinfo/ressources/teleinfo_2_cpt.py", line 1
#!/usr/bin/python3
^
SyntaxError: invalid character in identifier
File "/var/www/html/plugins/teleinfo/ressources/teleinfo_2_cpt.py", line 1
#!/usr/bin/python3
^
SyntaxError: invalid character in identifier
File "/var/www/html/plugins/teleinfo/ressources/teleinfo_2_cpt.py", line 1
#!/usr/bin/python3
^
SyntaxError: invalid character in identifier
File "/var/www/html/plugins/teleinfo/ressources/teleinfo_2_cpt.py", line 1
#!/usr/bin/python3
^
SyntaxError: invalid character in identifier
File "/var/www/html/plugins/teleinfo/ressources/teleinfo_2_cpt.py", line 1
#!/usr/bin/python3
^
SyntaxError: invalid character in identifier
File "/var/www/html/plugins/teleinfo/ressources/teleinfo_2_cpt.py", line 1
#!/usr/bin/python3
^
SyntaxError: invalid character in identifier
Teleinfo-update:
Lancement de l'installation/mise à jour des dépendances Téléinfo
Raffraichissement du système
Hit:1 http://security.debian.org buster/updates InRelease
Hit:2 http://deb.debian.org/debian buster InRelease
Hit:3 http://deb.debian.org/debian buster-updates InRelease
Hit:4 http://deb.debian.org/debian buster-backports InRelease
Hit:5 https://deb.nodesource.com/node_14.x buster InRelease
Hit:6 http://mirrors.xtom.de/armbian buster InRelease
Reading package lists...
Installation de la librairie ftdi pour modem 2 compteurs
Reading package lists...
Building dependency tree...
Reading state information...
E: Unable to locate package python-ftdi
Reading package lists...
Building dependency tree...
Reading state information...
python-ftdi1 is already the newest version (1.4-1+b2).
0 upgraded, 0 newly installed, 0 to remove and 167 not upgraded.
Requirement already satisfied: pylibftdi in /usr/local/lib/python3.7/dist-packages (0.20.0)
WARNING: Running pip as the 'root' user can result in broken permissions and conflicting behaviour with the system package manager. It is recommended to use a virtual environment instead: https://pip.pypa.io/warnings/venv
[notice] A new release of pip available: 22.3 -> 22.3.1
[notice] To update, run: python3 -m pip install --upgrade pip
Installation de la librairie serial
WARNING: Skipping serial as it is not installed.
WARNING: Running pip as the 'root' user can result in broken permissions and conflicting behaviour with the system package manager. It is recommended to use a virtual environment instead: https://pip.pypa.io/warnings/venv
Requirement already satisfied: pyserial in /usr/local/lib/python3.7/dist-packages (3.4)
WARNING: Running pip as the 'root' user can result in broken permissions and conflicting behaviour with the system package manager. It is recommended to use a virtual environment instead: https://pip.pypa.io/warnings/venv
[notice] A new release of pip available: 22.3 -> 22.3.1
[notice] To update, run: python3 -m pip install --upgrade pip
Requirement already satisfied: setuptools in /usr/local/lib/python3.7/dist-packages (65.5.0)
WARNING: Running pip as the 'root' user can result in broken permissions and conflicting behaviour with the system package manager. It is recommended to use a virtual environment instead: https://pip.pypa.io/warnings/venv
[notice] A new release of pip available: 22.3 -> 22.3.1
[notice] To update, run: python3 -m pip install --upgrade pip
Requirement already satisfied: requests in /usr/local/lib/python3.7/dist-packages (2.28.1)
Requirement already satisfied: urllib3<1.27,>=1.21.1 in /usr/local/lib/python3.7/dist-packages (from requests) (1.26.12)
Requirement already satisfied: idna<4,>=2.5 in /usr/local/lib/python3.7/dist-packages (from requests) (3.4)
Requirement already satisfied: certifi>=2017.4.17 in /usr/local/lib/python3.7/dist-packages (from requests) (2022.9.24)
Requirement already satisfied: charset-normalizer<3,>=2 in /usr/local/lib/python3.7/dist-packages (from requests) (2.0.12)
WARNING: Running pip as the 'root' user can result in broken permissions and conflicting behaviour with the system package manager. It is recommended to use a virtual environment instead: https://pip.pypa.io/warnings/venv
[notice] A new release of pip available: 22.3 -> 22.3.1
[notice] To update, run: python3 -m pip install --upgrade pip
Requirement already satisfied: pyudev in /usr/local/lib/python3.7/dist-packages (0.24.0)
WARNING: Running pip as the 'root' user can result in broken permissions and conflicting behaviour with the system package manager. It is recommended to use a virtual environment instead: https://pip.pypa.io/warnings/venv
[notice] A new release of pip available: 22.3 -> 22.3.1
[notice] To update, run: python3 -m pip install --upgrade pip
Mise à jour de cmdline ou inittab suivant système
Everything is successfully installed!
Au secours!
Merci














