Affichage de widgets type "historique"

Bonsoir
J’utilise plusieurs plugins de ce type pour suivre mes consos énergétiques. J’ai remarqué que leur affichage (sous forme de graphique barres, avec 2 mois d’historique) semble être dépendant de la puissance de la tablette ou telephone utilisée. En particulier, sur une Samsung A11+ ça rame dur (en gros je ne vois jamais le graphe). Est ce que la partie nécessitant un peu de ressource est faite au niveau de ma box jeedom (Luna) ou du périphérique l’affichant?


Mes infos de config :

Jeedom Core : 4.5.2 (master)
DNS Jeedom : oui 

Statut Démon : Stoppé (NA)
Version JC : 1.20.6 stable
Version OS : debian 11.11
Version PHP : 7.4.33
Bin : ok / vNotif_2
Dépendances : ok

Equipements : 
  Iphone  v1.22.0 (93) stable sur ios [os : 18.6.2] (polling) - PA
  Samsung A11+: v1.22.0 (1787) stable sur android [os : 36] (polling) - PA
  Samsung 24 pro : v1.22.0 (1787) stable sur android [os : 36] (polling) - PA
  Xiaomi pro 7 : v1.22.0 (1787) stable sur android [os : 36] (polling) - PA

Salut,

Heu je suis pas expert sur jeedom connect mais il me semble que le client récupère l’ensemble des valeurs et génère le graphique de son coté.

Mais bon, je sais pas combien sont tes fréquences de mesure mais je pense qu’il y a quand même moyen de réduire un peu toutes ces valeurs en faisant des moyennes ou des max de valeur par exemple toutes les heures.

A quoi ressemblent tes historiques sur jeedom ?

C’est ce que je pensais.
J’affiche uniquement la valeur journalière. Donc 60, pas trop compliqué normalement (l me semble qu’il y a quand même un calcul de moyenne tous les 3 j). Sauf visiblement sur du matos plus entrée de gamme. On voit clairement la différence .

Heu c’est à dire ? Tu peux partager comment tu as paramétré ton widget ?

Tu as tant de valeurs que ça dans ton histo ?

Sur les histo énergies j’ai 2 ans d’histo, pour comparer d’une année sur l’autre.

En fait ma question était plutôt quel était l’échantillonnage des mesures.

Parce que conserver 2 ans d’historique avec une valeur par jour (qui représente le cumul de ta conso d’une journée) versus 2 ans d’historique avec une valeur toutes les 5 minutes ça fait clairement pas pareil comme données à charger.

J’historise la conso journalière, remontée 1 fois par jour il me semble sur Enedis et GrDF. Je suppose que c,est une valeur unique. Je vais me pencher un peu plus sur la question, ça ne m,avait pas effleure l,esprit .

Hum tu es sur ? Parce que la ça ferait que 60 mesures pour 2 mois donc y a pas de raison que ça marche pas.

Tu peux montrer l’historique directement depuis jeedom pour voir ?

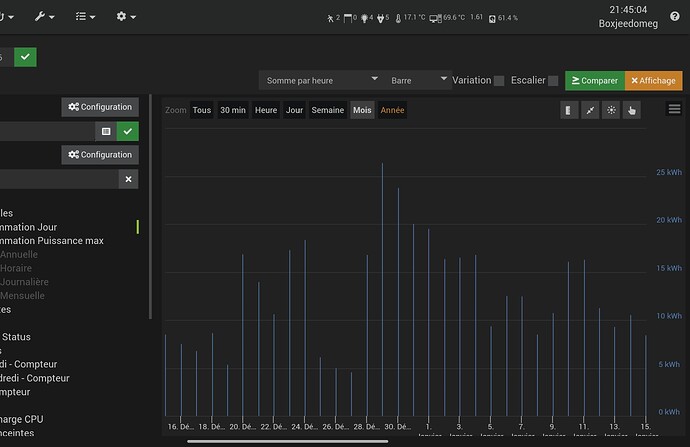
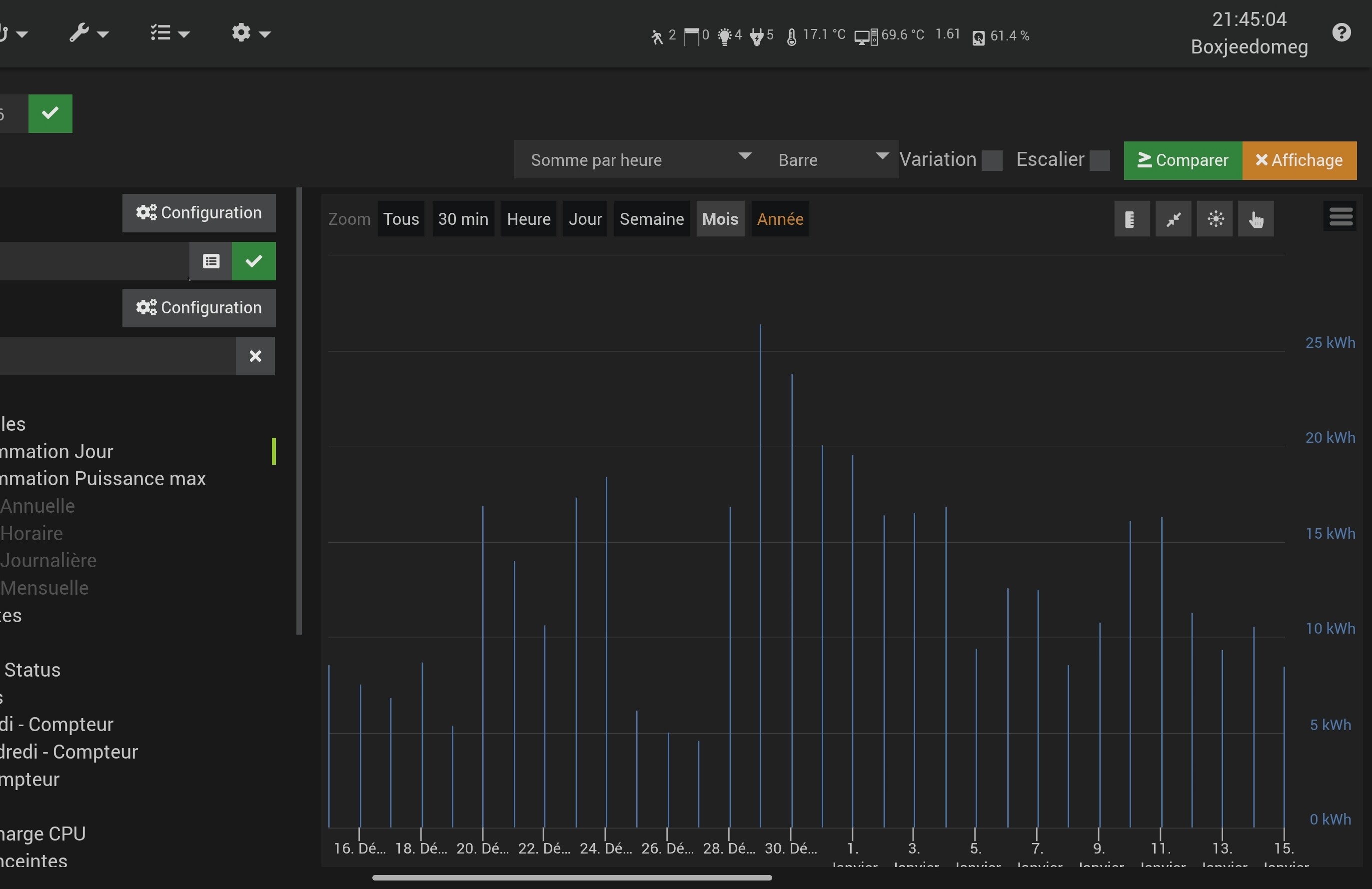
Oui, c’est 1 valeur par jour, la somme par heure donne une valeur quotidienne.

La tu as paramétré une somme par heure.
Tu peux la refaire sans rien ?

Ok du coup ça fait pas tant de mesures que ça.

Tu peux poster la page santé de jeedom qu’on puisse voir un peu l’état de ton install ?

Hé ben non tout semble aller bien …

Donc la je ne sais pas quoi te dire de plus :man_shrugging:t2:

Aupire je vais juste me faire un virtuel pour calculer la différence de conso glissante par rapport à l’an dernier, et juste afficher la valeur.
Merci pour ton temps en tout cas!

La charge est haute, sans être catastrophique, pour une luna.

Antoine