Accès distant Jeedom via DNS

Bonjour à toutes et tous,

suite à plusieurs soirées passées à décortiquer ce précieux forum, et à demander à Perplexity, je vous demande de l’aide pour accéder à Jeedom via le DNS en HTTPS.
J’ai tout repris depuis le début, installé OpenVPN (mais je ne suis pas certain de son utilisation et utilité), testé la communication avec le Market (tout est ok), et repris le nom automatique fourni par Jeedom lors de la création du DNS.
Voici ce que j’ai :


Quand j’essaie de me connecter (avec mon portable en 4G) ou via l’appli mobile, cela me donne l’erreur suivante :
[Erreur 2] Impossible de trouver votre box, est-elle bien connectée aux réseaux dns ?

Pourriez-vous m’aider à résoudre ce problème ?

Merci d’avance.

Thomas

Salut,

On est d’accord que tu disposes d’un service pack actif sur le market pour pouvoir utiliser le DNS jeedom ?

Est ce que tu as bien un équipement nommé DNS jeedom de crée dans le plugin Open VPN ?
Que donnent les commandes de ce dernier comme ci dessous ?

Est ce que tu as quelque chose dans les logs openvpn ou openvpn_DNS_Jeedom ?

Hello Aurel,

Oui, j’ai cela : Vous êtes en Service Pack Power V1
Est-ce que cela suffit ?

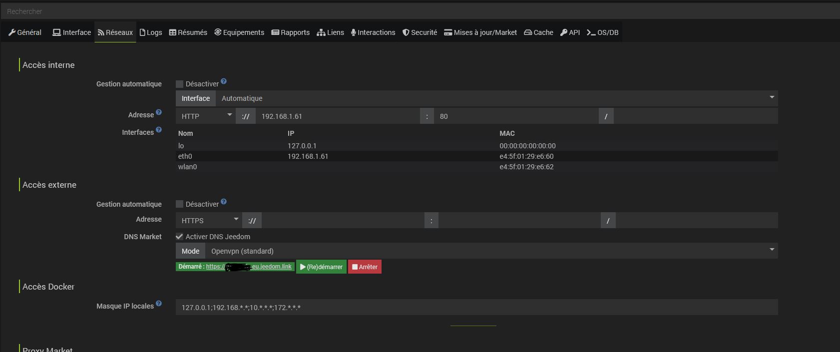
Pour le plugin Open VPN, j’ai créé cela :

Capture3

Et sur les logs :
openvpn : 0000|[2025-02-21 22:01:20] ERROR : Erreur sur la fonction cron5 du plugin : Call to a member function getEqLogic() on bool
openvpn_DNS_Jeedom : 0000|sh: 1: openvpn: not found

Normalement oui.

Ta conf semble ok sur le papier.

Oui il y a donc bien un souci mais les logs ne sont pas super parlants.

Est ce que depuis la page de config du plugin tu peux :

  • Passer les logs en debug et sauvegarder
  • Relancer le daemon et essayer de lancer manuellement la connexion à open VPN

Et refaire l’ordre inverse, remettre les logs en defaut + restart du daemon

Histoire de voir si les messages d’erreur deviennent plus parlants

Je fais ça demain et je t’envoie les screens.
Merci beaucoup

Hello, je viens de passer en mod « debug ».
Voici ce qui a été ajouté :

Est-ce que les paramètres dans la case Serveur (host1 port1,host 2 port 2…) sont les bons ?

Bonjour.

Vous avez du faire une redirection avec votre box internet, vers l’adresse IP privée de notre Jeedom, ce qu’il ne faut pas faire avec l’offre DNS de Jeedom.

Vous pouvez tester sans cela.

Oui j’ai les mêmes paramètres que toi.

J’ai l’impression que ton souci vient de l’install d’openvpn et pas de son paramétrage

Hello Fabrice,

J’ai effacer la redirection des ports que j’avais mis en place.
Voici ce que j’ai que ma config freebox pop :
Capture 12
Capture 13

Est-ce que je dois faire autre chose ?

La solution serait de supprimer le Plugin ?

Voici la page santé :

J’ajoute que je suis toujours obligé de relancer le DNS :


Et que l’adresse IP dans le widget est inconnue :

Salut,

Le droits sudo en NOK sur la page santé ce n’est pas normal.
Tu peux indiquer ce que ça donne comme détails quand tu passe la souris sur l’infobulle ?

Tu peux lancer une vérification générale et un rétablissement des droits depuis Réglages > Config > Système > Onglet OS/DB ?

Voici ce que cela donne :
![Capture d’écran 2025-07-21 à 17.30.10|635x500]


(upload://c427rKqnA9S4LGeKfl4r117aXeA.png)
Mais dans santé, c’est toujours NOK

Tu as un souci avec sudo, jeedom ne peut pas lancer certaines commandes privilégiées.

Tu as une box packagée jeedom ou une install sur un NUC ou RPI ?
Comment jeedom à été installé ?

J’ai changé pour RPI il y’a 4ans Raspberry Pi 4 - 4 Go de RAM.
Et j’ai installé Jeedom dessus via l’installation normale en suivant cette procédure (https://doc.jeedom.com/fr_FR/installation/rpi).
Pas un expert en console.
Que dois je faire pour que je donne les droits necessaires ?

OK, je viens de faire le necessaire.
Droits SUDO OK

Et ça fonctionne !!!
Merci beaucoup.
J’ai créé l’utilisateur jeedom sur le RPI et tout est en ordre désormais.

1 « J'aime »

Ce sujet a été automatiquement fermé après 24 heures suivant le dernier commentaire. Aucune réponse n’est permise dorénavant.