Utilisation de l'interface IN ONE Legrand 88213

Bonjour à tous,
Je développe progressivement la domotique de mon domicile avec Jeedom et l’aide de ce précieux Forum. mais avant de découvrir la domotique zwave, j’ai installé à l’étage de ma maison, le système IN ONE. J’ai donc ces 2 protocoles. J’ai été ravi de pouvoir acheter d’occasion, à un membre de ce forum, une interface IN ONE Legrand 88213. Je l’ai branché sur ma box et configuré le plugin Boxio. Ca ne fonctionne pas. J’ai l’impression que la box ne sait pas qu’il y a une interface. Elle ne détecte aucun appareil In One. Je me demande q’il ne s’agit pas d’un problème d’installation matérielle.
J’ai demandé de l’aide à la personne qui me l’a vendue mais elle ne sait pas. Je me permets donc de faire un appel à l’aide à ceux qui utilisent cette interface. Je n’ai pas de notice et ça fait 2 jours que je parcours internet sans rien trouver.

  • Sur l’interface, il y a une prise bleu avec 6 broches, est ce une prise RJ232 ? Est elle utile ? car je n’ai pas de cable à brancher dessus, il n’y a qu’un câble USB.
    -Il y a un petit trou qui ne s’allume pas, est-ce une led ? Auquel cas, le fait qu’elle reste éteinte signifie peut être que l’interface est hors service.
    -Il y a un trou plus grand à côté du petit trou avec un bouton rouge au fond. Est-ce un reset ou un bouton pour inclure le matériel ? Si c’est ça, comment fait on l’inclusion ? Dans le plugin il y a un mode inclusion, c’est pour inclure quoi ? les appareils In One ou l’interface ?
  • comment peut on trouver une notice ?

Si quelqu’un peut m’aider à sortir de cette impasse, ce serait très sympa.

Bonjour à tous,
Je reviens vers vous car je n’arrive pas à faire fonctionner cette interface Legrand 88213 et je ne sais plus quoi essayer.
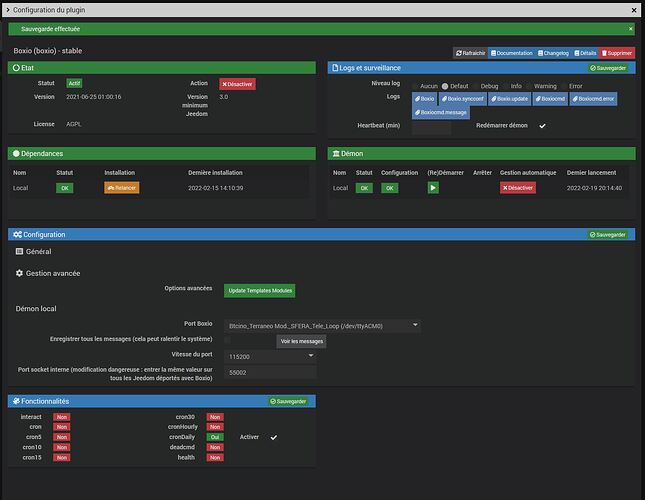
Je ne sais pas si elle est hors service ou si j’ai mal utilisé le plugin Boxio. La documentation est pourtant claire. Je joints une capture d’écran de la configuration de l’interface.
Je n’ai aucun module « In one » de détecté. D’après la documentation, cette capture est partiellement automatique mais je n’ai rien d’affiché à gauche de la page du plugin Boxio comme l’indique la documentation.
Y a t-il quelque chose qui m’a échappé? Comment peut on voir si l’interface fonctionne ou pas ?
Sur la page d’accueil du plugin Boxio, il y a un mode inclusion. C’est pour inclure quoi, les appareils "In One "?

Bonsoir, c’est encore moi :grinning_face_with_smiling_eyes:
J’ai branché l’interface sur mon PC Windows qui a détecté la présence d’un appareil USB, non pas dans le gestionnaire de fichier mais dans les paramètres. Ceci semble montrer, à priori, que l’interface 88213 fonctionne. Il s’agit donc peut être d’un problème de configuration du Plugin.
J’ai noté que, quand je quitte le plugin, je perd souvent le port saisi, le champs de saisi est vide et je n’ai plus dans la liste le port dev/ttyACMO conseillé dans la documentation. Quelques temps après , je le retrouve dans la liste. C’est bizarre…
Depuis la dernière capture d’écran, j’ai relancé les dépendances.
Si quelqu’un de la communauté peut m’aider, je suis preneur.

Bonjour Antom,
Ci-dessous ma config :

Bonjour FL54,
Je te remercie pour ta réponse. Tu me donne un peu d’espoir. Pourquoi tu n’as pas de valeur dans Port socket interne … ? Il y a une raison ou pas ?
La doc conseille pourtant de mettre la valeur 55002 alors que je suppose que ton interface fonctionne bien. C’est la différence la plus importante que je vois entre ta config et la mienne.

J’ai essayé en enlevant cette valeur de 55002 dans port socket interne …mais ça ne fonctionne pas mieux, Il ne détecte rien apparemment. Que doit on voir lorsque ça fonctionne correctement ?
Voici ma config.

Re,
Attention : Brancher le boitier sur une prise indépendante, pas à travers un onduleur ! pas sur une multiprise !

Ensuite :


Passer en mode inclusion

Complément :

Merci pour ces infos. L’interface est branchée sur une prise indépendante.
Mon interface est branchée comme sur la doc sauf que c’est sur ma box Jeedom et que je n’ai pas le câble RS232. Je pense que le câble USB suffit, non ? D’autre part , je n’ai pas le CD, j’ai acheté l’interface d’occasion sans CD mais ça devrait fonctionner avec Jeedom…
Je sais maintenant à quoi sert ce bouton rouge.Ce n’est qu’un indicateur de communication.
C’est lorsqu’on passe en mode inclusion que l’interface détecte les appareil alors ? Je viens de le faire mais je détecte rien.
Il y a 5 mn, j’ai cru avoir trouvé l’explication. IN ONE Céliane est installé à l’étage. Je suis en triphasé. Pour IN ONE, il faut donc des filtres mais surtout un coupleur de phase Lorsque j’ai eu des problèmes avec Sagane In One au RDC, j’ai enlever les appareils ainsi que les filtres et le coupleur de phase. Je viens de penser que l’interface devait être branchée sur une autre phase que l’éclairage de l’étage. Ceci pouvant expliquer que les informations ne pouvaient pas passer des appareils à l’interface. Malheureusement, ils sont sur la même phase. Me voilà revenu au point de départ.

Je mets le log Boxiocmd pour ceux qui savent le lire. Pour moi, c’est du chinois.
boxiocmd.txt (3,7 Ko)

Le câble USB suffit, sur le CD il n’y a que de la doc et un driver Usb
U3838B_Software.pdf (204,7 Ko)
U3925A.pdf (335,1 Ko)

Apres des débranchement de l’interface j’ai remarqué que je perdais le port Boxio, par defaut je mettais → voir si dessous


et je redemarrais le Demon

Je te remercie beaucoup pour les notices, c’est important de les avoir et je n’ai pas réussi à les trouver sur internet.
Moi aussi, je perd parfois le port Boxio ./dev/tty/ACM0.

En tout cas C’EST GENIAL. J’ai couper le disjoncteur différentiel 30mA de la phase 3 pour voir si l’interface était bien sur la même phase que l’éclairage de l’étage. Du coup j’ai relancé Jeedom et dans Boxio, j’ai 5 modules détectés. Bon, j’ai 23 appareils IN ONE à l’étage mais c’est un bon début. Au moins, je suis certain que mon interface fonctionne.
Je pense que c’est le fait d’avoir sélectionné 'Inclusion". Je ne savais pas qu’il fallait faire ça puisque je n’avais pas la doc. Je n’ai rien eu dans l’immédiat mais elle a dû détecter les 5 modules qui sont apparus lorsque j’ai relancé l’interface et la box.
Elle en a détecté que 5 en raison peut être d’un problème de flitre que je n’ai plus.
Merci FL54 de ton aide car j’étais bloqué avec ce problème depuis 2 semaines.
Comment sais tu à quel appareils le module correspond par qu’il y a l’ID mais pas ce que c’est comme appareil. Il préviennent d’ailleurs de ça dans la doc. il faut démonter tous les appareils pour noter leur ID ?

Tu es sur la bonne voie !
Si tous les appareils ne sont pas inclus en Auto, il faut les inclure manuellement avec l’ID inscris sur tes appareils de télécommandes de volets. Je pense que le coupleur de phase est utile pour que le CPL fonctionne en triphasé.
Bonne soirée et bon courage.

Merci encore pour ton aide et bonne soirée

Pour inter simple :


Pour inter centralisé :

Pour intersénario :

Oui, j’en ai un qui a été reconnu comme inter simple et il fonctionne en plus. Les autres n’ont rien d’écrit dans le champ Template. Je crois que je vais devoir tous les démonter pour les entrer en manuel mais c’est pas grave, ça fonctionne et c’est génial.
Merci encore