Réseau Z-Wave H.S depuis redémarrage

Bonjour à tous,

Je constatais des lenteurs d’exécution de scénario depuis plus d’une semaine

J’ai donc décidé de redémarrer mon RPi 4 et quelle « erreur »
Depuis, j’ai le fameux message « Le driver Z-Wave n'est pas initialisé »

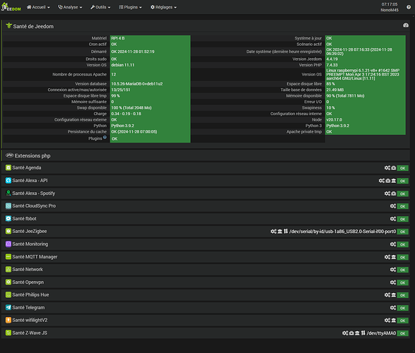
Et pourtant tout est OK niveau santé

Du côté du plugin

Pas de log dans zwavejs
J’ai lancé la réinstallation des dépendances, toujours le même problème

Je ne vous raconte pas, heureusement que le soleil revient par chez moi, sinon sans chauffage d’activé ce serait la galère :cold_face: :cold_face:

Nota : mon contrôleur est une RazBerry de première génération

Je pars travaillé, mais si quelqu’un à une idée de ce qu’il faut faire pour résoudre mon souci :thinking: je lui en serais très reconnaissant :pray:

Bonjour,

Redémarrer et vérifier l’activation du bluetooth

1 « J'aime »

Bonjour,

Sachant que le plugin est un frontend et que tout semble OK, j’irai voir directement sur l’interface zwavejs ui

Je vois mal le BT en cause si cela fonctionnait avant.

Bonjour @SWR :wink:

J’ai désactivé le Bluetooth depuis le début à cause des incompatibilités

Est-ce qu’il a pu se réactiver tout seul :thinking:

Je vérifierai ce soir

Merci

Bonjour @lperenna

Comment faire pour aller voir sur l’interface, désolé mais je suis un vrai noob dans le domaine :face_with_hand_over_mouth:

Edit : trouvé en allant dans l’interface réseau Z-Wave JS
A+

Bonjour,
Qu’avez vous d’autre dans la liste des ports du contrôleur?

Salut Nicoca-ine

Voilà ce que j’ai

mais je n’ai rien touché ici depuis mon installation qui fonctionnait jusqu’à présent :wink:

Re,

Voici le message que j’ai dans z-wave JS UI

Failed to initialize the driver: ZWaveError: Your hardware does not support the GetSerialApiInitData function (ZW0105) at Driver.sendMessage(/var/www/html/plugins/zwavejs/resources/zwave-js-ui/node_modules/zwave-js/src/lib/driver/Driver.ts:5772:10) at ZWaveController.getSerialApiInitData (/var/www/html/plugins/zwavejs/resources/zwave-js-ui/node_modules/zwave-js/src/lib/controller/Controller.ts:6906:38) at ZWaveController.queryCapabilities (/var/www/html/plugins/zwavejs/resources/zwave-js-ui/node_modules/zwave-js/src/lib/controller/Controller.ts:1161:31) at Driver.initializeControllerAndNodes (/var/www/html/plugins/zwavejs/resources/zwave-js-ui/node_modules/zwave-js/src/lib/driver/Driver.ts:1523:24) at Immediate.<anonymous> (/var/www/html/plugins/zwavejs/resources/zwave-js
                                  -ui/node_modules/zwave-js/src/lib/driver/Driver.ts:1324:5)

Ca ne sent pas bon :frowning: :frowning: :thinking:

Bonsoir,

Peut-être en prenant la ligne Raspberry pi (/dev/ttyAMA0) même si cela semble être la même que celle choisie actuellement.
Ne sait-on jamais, au cas où.
Bon courage tout de même.

Cordialement.

Bonsoir Marupaix et merci, mais non :frowning:

En revanche, je me suis dis ce soir, perdu pour perdu… :roll_eyes:
Mon RPi 4 étant alimenté, j’ai carrément débranché ma RaZberry de mon port GPIO, puis rebranché… juste pour voir

Et bien je vous le donne en 1000 :crazy_face:
Mon voyant de connectivité c’est mis à clignoté vert… et mon réseau c’est remis à fonctionner :thinking: :face_with_peeking_eye:

Alors là, je n’ai rien compris… mais le principal est que tout est revenu dans l’ordre… OUF :ok_hand:

Merci pour toutes vos réponses

1 « J'aime »

Bonjour,

C’est pour ce genre de cas que si la configuration hardware le permet il faut laisser cocher Soft Reset.
Ta clé était en soft lock (= elle ne savait plus où elle habitait), ce qui arrive parfois en série 500.

2 « J'aime »

Le Razberry sur le gpio c’est du costaud :muscle:

1 « J'aime »

Bonsoir et merci Madcow :wink:

J’ai coché « Soft reset » même si je ne sais pas vraiment à quoi ça sert :face_with_hand_over_mouth:

A+

1 « J'aime »

Ça sert à réinitialiser automatiquement le contrôleur avant certaines opérations pour éviter qu’il ne soit parfois dans un « état indéterminé » ce qui peut engendrer des problèmes du même genre que celui que tu as rencontré.
C’est totalement transparent pour toi.

Ce sujet a été automatiquement fermé après 24 heures suivant le dernier commentaire. Aucune réponse n’est permise dorénavant.