Bonjour, après mise à jour de tout mes plugin et jeedom sur ma SmartJeedom
J’utilise une clé usb Combee2, Phoscon-GW Elle reconnait le module nativement aqara opple l’image représente exactement le module.
Par contre avec le plugin decomz pas de visuel représentant ce module et mauvaise intégration du module commandes inexistante…
Est-ce juste sur mon installation ou vous arrive t’il le même problème ?
Une mise à jour future est elle en cours pour intégrer ces nouveau module.
Merci je n’arrive pas à trouver des réponses ailleurs.
Bonsoir.
Avec le plugin Deconz, il est souvent représenté une image générique, pas forcément celle du module apairé.
En revanche, le plugin zigbee incorpore les images.
Non, il y a 2 plugins, Deconz qui est stable et tourne depuis longtemps, et un nouveau plugin, Zigbee, encore en bêta, qui se veut universel et permettra de gérer toutes les clés.
Les 2 plugins étant incompatibles, tu ne peux installer que l’un OU l’autre.
c’est fou je n’arrive pas à le trouver sur le store ?
après plusieurs lecture en effet il semble exister mais ou, je le trouve pas mon store jeedom.
Il faut que tu actives l’accès au plugin en bêta sur ton profil Market
ok, j’ai changer le profil market j’ai accès à plus de plugin et en effet Zigbee apparaît 6 euro pas la mort mais un peut dégouté d’avoir installé Deconz et de ne pas trouver tous les réglage possible pour utiliser des nouveau capteur aqara.
Donc tu me conseilles de désinstaller deconz car risque de conflit ?
Non, pas du tout, c’est pas parce que l’image n’est pas la bonne que les infos remontées ne le sont pas.
J’utilise Deconz en prod et Zigbee en test.
Je n’ai aucun problème avec Deconz depuis un moment déjà…
D’ailleurs, su tu dois inclure des modules sous Deconz, je te conseille de le faire depuis Phoscon puis de lancer la synchro dans le plugin Deconz sous Jeedom.
oui moi aussi ça fonctionne bien pour tout ce qui est sonde (température, détection eau, lumière et présence …) par contre tous les actionneur type interrupteur ancienne et nouvelle génération les information pour configurer chaque voie des bouton est incorrectement remonté avec 3 interrupteurs double(semblable) je me retrouve avec des tableaux de configuration complètement différent .
Ça me surend mais c’est possible, je n’utilise pas ces modules.
En interrupteur, je n’utilise que des Legrand et j’élimine progressivement tous les Aqara de mon installation, trop de problèmes avec.
Interroges @Yves19, il pourra peut-être te renseigner.
Bonne soirée
c’est comme cela que je procède, Phoscon à déjà intégré le nouveau aqara opple il est bien reconnu tel quel (module avec 6 boutons poussoir ) avec l’icon qui le represent. mais ensuite sur décomb c’est la cata … lorsque je fais la synchro.
merci mich0111 bonne fin d’année et meilleur voeux. je vais texter le nouveau plugin.
Dans ce cas n’oublie pas de désactiver Deconz.
Meilleurs voeux aussi
Bon, retour d’expérience, j’ai installer le plugin zigbee, désactivé le plugin Deconz, activé le plugin zigbee, le lien pour la documentation du plugin zigbee est mort ! à tâtons j’ai tenté de faire reconnaitre ma clé décomb (pas de doc, pas possible pour moi de configurer) je sais par expérience et utilisation que le chemin de ma clé est l’ip de ma smartJeedoom : et le port 8484 pour le reste j’ai jamais pu faire fonctionner le plugin zigbee. (toujours un problème pour lancer le démon)
Je suis du coup revenu su le plugin Deconz car j’ai des scénario que je ne veux pas perdre (allumage automatique suite à détection de présence et sous la condition que la lumière existante est faible…)
J’ai remarque que décomb gère très bien les capteurs par contre j’ai de gros soucis avec les actionneurs, (inter…) les tableaux de configuration sont incomplet …
J’utilise depuis peu discord et je trouve ça plutôt interessant. Existe t’il un server discord qui rassemble la communauté Jeedom ?
Merci et meilleur voeux 2021 à vous et vos familles.
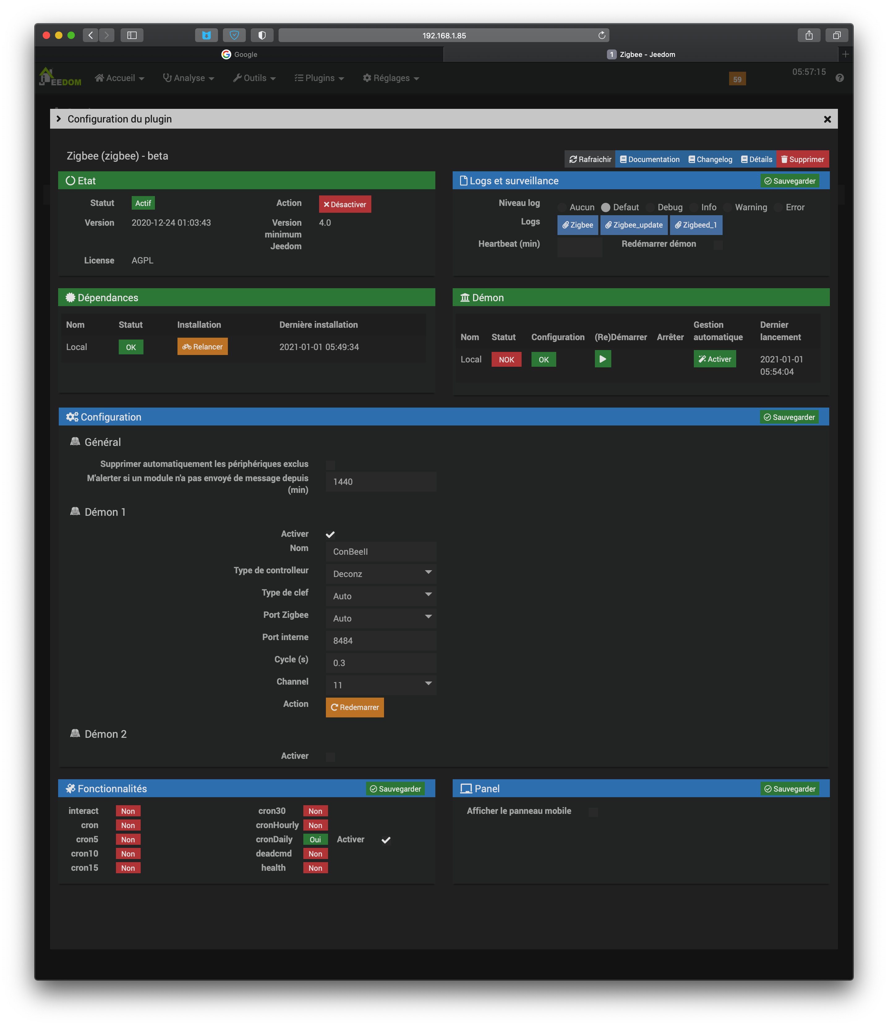
Juste au cas où tu voudrais réessayer, voici ma config zigbee opérationnelle :
Par ailleurs, le lien vers la doc n’est pas mort mais il n’y en a pas. Il me semble que tant que le plugin sera en stable, cette doc ne sera pas publiée.
Bonjour, et bonne année 2021,
Merci pour votre partage de configuration, j’ai un mieux depuis le Démon est passer au vert, mais son statut est toujours NOK en rouge, j’ai relancé les dépendances, cliqué sur redémarrer Démon 1 et aussi redémarrer la SmartJeedoom.
Comment je peux faire pour que le statut du Démon bascule sur OK.
Merci
Lorsque je clique sur Synchronisation, j’ai ce message « connection refused »
Mon channel est bien le 11, j’ai repris celui qui était configurer sur déconz.
J’aimerai pourvoir mettre le port Zigbee en manuel mais il faudrait que je connaisse le port USB utilisé par ma clé ConbeeII, je pense peut être à un conflit de port ?
Avec le plugin Déconz pas de soucis pour reconnaître la clé.
Je viens de faire la mise à jour qui viens de sortir (2021-01-01 01:03:31) je relance les dépendances et redémarre le Démon : le statut est toujours sur NOK
J’ai mis à jour par le terminal Jeedom en me connectant en ssh (5 paquets avait besoin d’être mis à jour)
Toujours pareil Statut démon NOK
Bon J’abandonne, je re-bascule sur plugin Deconz.
Si vous avez une solution à m’apporter je suis preneur.
En navigant dans le plugin j’ai trouver un petit fichier doc.
Pas suffisante pour me donner les clés pour avancer :
Elle pourrai vous intéressé.
Hello,
Je sait que le auto déconne de temps en temps.
Je te conseille de choisir toi même le port de ta clé.
Cordialement
Thibaut







