Bonjour a tous,
Merci pour ce retour Tonio16.
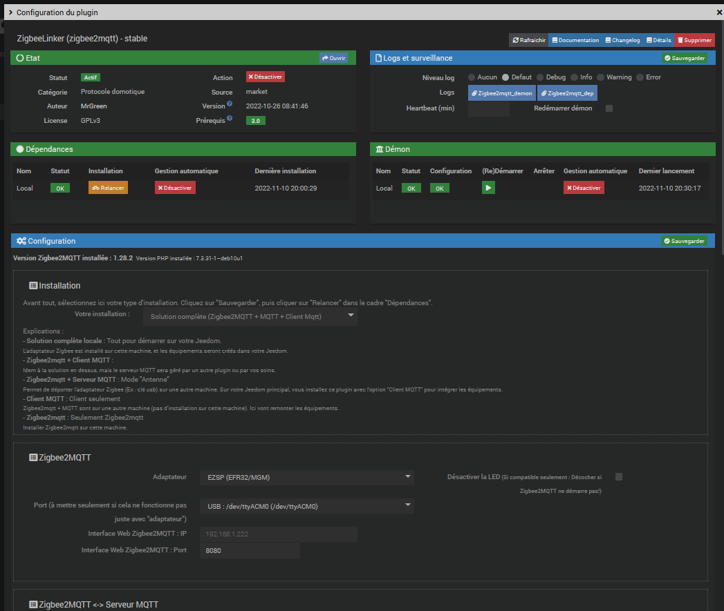
J’utilise deux clé Zigbee pour mes essais au départ Sonoff Zigbee 3 Version E et ensuite une Clé Popp Zigbee .
Je viens juste de basculer mes quelques modules sur le plugin Zigbee et la clé Popp (auparavant utilisation de la clé sonoff avec ces même équipements)
Et j’ai attribué la clé Sonoff (que j’ai flashé) au plugin Zigbee2mqtt
(pour être totalement clair en tout premier avant la passage sur le plugin Zigbee j’avais des essais avec Zigbee2mqqtt et la clé sonoff)
Et je dois toujours avoir une difficulté avec avec Zigbee2mqqtt ne pouvant y accéder.
Je viens de relancer une installation complète du plugin (a tout hasard) et je me retrouve de nouveau avec le message :
Zigbee2mqtt s’est arrêté
Et malgré a nouveau une relance

j’ai toujours l’information zigbee2mqtt s’est arrêté

Ci dessous le log suite utilisation de la fonction :

zigbee2mqtt@1.28.2 start
> node index.js
Zigbee2MQTT:debug 2022-11-11 14:37:10: Loaded state from file /var/www/html/plugins/zigbee2mqtt/data/zigbee2mqtt/state.json
Zigbee2MQTT:info 2022-11-11 14:37:10: Logging to console and directory: '/var/www/html/plugins/zigbee2mqtt/data/zigbee2mqtt/log/2022-11-11.14-37-10' filename: log.txt
Zigbee2MQTT:info 2022-11-11 14:37:11: Starting Zigbee2MQTT version 1.28.2 (commit #e66fe853)
Zigbee2MQTT:info 2022-11-11 14:37:11: Starting zigbee-herdsman (0.14.68)
Zigbee2MQTT:debug 2022-11-11 14:37:11: Using zigbee-herdsman with settings: '{"adapter":{"concurrent":null,"delay":null,"disableLED":false},"backupPath":"/var/www/html/plugins/zigbee2mqtt/data/zigbee2mqtt/coordinator_backup.json","databaseBackupPath":"/var/www/html/plugins/zigbee2mqtt/data/zigbee2mqtt/database.db.backup","databasePath":"/var/www/html/plugins/zigbee2mqtt/data/zigbee2mqtt/database.db","network":{"channelList":[20],"extendedPanID":[221,221,221,221,221,221,221,221],"networkKey":"HIDDEN","panID":23440},"serialPort":{"adapter":"ezsp","path":"/dev/ttyACM0"}}'
2022-11-11T14:37:11.823Z zigbee-herdsman:adapter Path '/dev/ttyACM0' is valid for 'EZSPAdapter'
2022-11-11T14:37:11.827Z zigbee-herdsman:controller:log Starting with options '{"network":{"networkKeyDistribute":false,"networkKey":[137,164,65,249,124,173,115,73,92,114,220,129,122,38,70,2],"panID":23440,"extendedPanID":[221,221,221,221,221,221,221,221],"channelList":[20]},"serialPort":{"path":"/dev/ttyACM0","adapter":"ezsp"},"databasePath":"/var/www/html/plugins/zigbee2mqtt/data/zigbee2mqtt/database.db","databaseBackupPath":"/var/www/html/plugins/zigbee2mqtt/data/zigbee2mqtt/database.db.backup","backupPath":"/var/www/html/plugins/zigbee2mqtt/data/zigbee2mqtt/coordinator_backup.json","adapter":{"disableLED":false,"concurrent":null,"delay":null}}'
2022-11-11T14:37:11.832Z zigbee-herdsman:adapter:ezsp:uart Opening SerialPort with /dev/ttyACM0 and {"baudRate":115200,"rtscts":false,"autoOpen":false}
2022-11-11T14:37:11.845Z zigbee-herdsman:adapter:ezsp:uart Serialport opened
2022-11-11T14:37:11.846Z zigbee-herdsman:adapter:ezsp:uart Uart reseting
2022-11-11T14:37:11.846Z zigbee-herdsman:adapter:ezsp:uart --> Write reset
2022-11-11T14:37:11.849Z zigbee-herdsman:adapter:ezsp:uart --> [1ac038bc7e]
2022-11-11T14:37:12.840Z zigbee-herdsman:adapter:ezsp:uart <-- [290d0a5374656572696e673a2069737375696e67207363616e206f6e207365636f6e64617279206368616e6e656c7320286d61736b20307830344537333030302c20343939390d0a4e574b205374656572696e67207363616e20636f6d706c6574652e20426561636f6e732068656172643a20300d0a4e574b20537465657269]
2022-11-11T14:37:12.844Z zigbee-herdsman:adapter:ezsp:uart <-- [6e672053746f702e2020436c65616e696e672075702e0d0a4a6f696e206e6574776f726b20636f6d706c6574653a20307841420d0a0d0a3e206170704e776b4a6f696e4f7252656a6f696e5768656e506f7765724f6e205b3239315d3a200d0a204e574b20617474656d7074206a6f696e204556454e542c206e776b5f7374617465203d20307830302c20617070446576486164417474656d70744e776b4a6f696e54696d6573203d20370d0a4e574b205374656572696e673a206973737569290d0a]
2022-11-11T14:37:14.709Z zigbee-herdsman:adapter:ezsp:uart <-- [4572726f723a205363616e20636f6d706c6574652068616e646c65722072657475726e656420307830310d0a4e574b205374656572696e673a2069737375696e67207363616e206f6e207365636f6e64617279206368616e6e656c7320286d61736b2030783034453733303030290d0a4e574b205374656572696e6720736361]
2022-11-11T14:37:14.716Z zigbee-herdsman:adapter:ezsp:uart <-- [6e20636f6d706c6574652e20426561636f6e732068656172643a20300d0a4e574b205374656572696e672053746f702e2020436c65616e696e672075702e0d0a4a6f696e206e6574776f726b20636f6d706c6574653a20307841420d0a]
2022-11-11T14:37:14.805Z zigbee-herdsman:adapter:ezsp:uart <-- [0d0a3e206170704e776b4a6f696e4f7252656a6f696e5768656e506f7765724f6e205b3239315d3a200d0a204e574b20617474656d7074206a6f696e204556454e542c206e776b5f7374617465203d20307830302c20617070446576486164417474656d70744e776b4a6f696e54696d6573203d203134340d0a4e574b205374]
2022-11-11T14:37:14.815Z zigbee-herdsman:adapter:ezsp:uart <-- [656572696e673a2069737375696e67207363616e206f6e207072696d617279206368616e6e656c7320286d61736b2030783033313843383030290d0a4e574b205374656572696e673a2053746172743a20307830300d0a0d0a3e206170704e776b4a6f696e4f7252656a6f696e5768656e506f7765724f6e205b3332385d3a20]
2022-11-11T14:37:14.819Z zigbee-herdsman:adapter:ezsp:uart <-- [0d0a207374617274206e776b206a6f696e204556454e542c737461203d20307830300d0a]
2022-11-11T14:37:16.674Z zigbee-herdsman:adapter:ezsp:uart <-- [4e574b205374656572696e67207363616e20636f6d706c6574652e20426561636f6e732068656172643a20300d0a4e574b205374656572696e673a2069737375696e67207363616e206f6e207365636f6e64617279206368616e6e656c7320286d61736b2030783034453733303030290d0a]
2022-11-11T14:37:18.907Z zigbee-herdsman:adapter:ezsp:uart <-- [0d0a3e206170704e776b4a6f696e4f7252656a6f696e5768656e506f7765724f6e205b3239315d3a200d0a204e574b20617474656d7074206a6f696e204556454e542c206e776b5f7374617465203d20307830302c20617070446576486164417474656d70744e776b4a6f696e54696d6573203d203134350d0a4e574b205374]
2022-11-11T14:37:18.914Z zigbee-herdsman:adapter:ezsp:uart <-- [656572696e673a2053746172743a20307837300d0a0d0a3e206170704e776b4a6f696e4f7252656a6f696e5768656e506f7765724f6e205b3332385d3a200d0a207374617274206e776b206a6f696e204556454e542c737461203d20307837300d0a]
2022-11-11T14:37:19.065Z zigbee-herdsman:adapter:ezsp:uart <-- [4e574b205374656572696e67207363616e20636f6d706c6574652e20426561636f6e732068656172643a20300d0a4e574b205374656572696e672053746f702e2020436c65616e696e672075702e0d0a4a6f696e206e6574776f726b20636f6d706c6574653a20307841420d0a]
2022-11-11T14:37:22.999Z zigbee-herdsman:adapter:ezsp:uart <-- [0d0a3e206170704e776b4a6f696e4f7252656a6f696e5768656e506f7765724f6e205b3239315d3a200d0a204e574b20617474656d7074206a6f696e204556454e542c206e776b5f7374617465203d20307830302c20617070446576486164417474656d70744e776b4a6f696e54696d6573203d203134360d0a4e574b205374]
2022-11-11T14:37:23.010Z zigbee-herdsman:adapter:ezsp:uart <-- [656572696e673a2069737375696e67207363616e206f6e207072696d617279206368616e6e656c7320286d61736b2030783033313843383030290d0a4e574b205374656572696e673a2053746172743a20307830300d0a0d0a3e206170704e776b4a6f696e4f7252656a6f696e5768656e506f7765724f6e205b3332385d3a20]
2022-11-11T14:37:23.013Z zigbee-herdsman:adapter:ezsp:uart <-- [0d0a207374617274206e776b206a6f696e204556454e542c737461203d20307830300d0a]
2022-11-11T14:37:24.869Z zigbee-herdsman:adapter:ezsp:uart <-- [4e574b205374656572696e67207363616e20636f6d706c6574652e20426561636f6e732068656172643a20300d0a4e574b205374656572696e673a2069737375696e67207363616e206f6e207365636f6e64617279206368616e6e656c7320286d61736b2030783034453733303030290d0a]
2022-11-11T14:37:27.098Z zigbee-herdsman:adapter:ezsp:uart <-- [0d0a3e206170704e776b4a6f696e4f7252656a6f696e5768656e506f7765724f6e205b3239315d3a200d0a204e574b20617474656d7074206a6f696e204556454e542c206e776b5f7374617465203d20307830302c20617070446576486164417474656d70744e776b4a6f696e54696d6573203d203134370d0a4e574b205374]
2022-11-11T14:37:27.108Z zigbee-herdsman:adapter:ezsp:uart <-- [656572696e673a2053746172743a20307837300d0a0d0a3e206170704e776b4a6f696e4f7252656a6f696e5768656e506f7765724f6e205b3332385d3a200d0a207374617274206e776b206a6f696e204556454e542c737461203d20307837300d0a]
2022-11-11T14:37:27.257Z zigbee-herdsman:adapter:ezsp:uart <-- [4e574b205374656572696e67207363616e20636f6d706c6574652e20426561636f6e732068656172643a20300d0a4e574b205374656572696e672053746f702e2020436c65616e696e672075702e0d0a4a6f696e206e6574776f726b20636f6d706c6574653a20307841420d0a]
2022-11-11T14:37:31.194Z zigbee-herdsman:adapter:ezsp:uart <-- [0d0a3e206170704e776b4a6f696e4f7252656a6f696e5768656e506f7765724f6e205b3239315d3a200d0a204e574b20617474656d7074206a6f696e204556454e542c206e776b5f7374617465203d20307830302c20617070446576486164417474656d70744e776b4a6f696e54696d6573203d203134380d0a4e574b205374]
2022-11-11T14:37:31.205Z zigbee-herdsman:adapter:ezsp:uart <-- [656572696e673a2069737375696e67207363616e206f6e207072696d617279206368616e6e656c7320286d61736b2030783033313843383030290d0a4e574b205374656572696e673a2053746172743a20307830300d0a0d0a3e206170704e776b4a6f696e4f7252656a6f696e5768656e506f7765724f6e205b3332385d3a20]
2022-11-11T14:37:31.207Z zigbee-herdsman:adapter:ezsp:uart <-- [0d0a207374617274206e776b206a6f696e204556454e542c737461203d20307830300d0a]
2022-11-11T14:37:33.062Z zigbee-herdsman:adapter:ezsp:uart <-- [4e574b205374656572696e67207363616e20636f6d706c6574652e20426561636f6e732068656172643a20300d0a4e574b205374656572696e673a2069737375696e67207363616e206f6e207365636f6e64617279206368616e6e656c7320286d61736b2030783034453733303030290d0a]
2022-11-11T14:37:35.294Z zigbee-herdsman:adapter:ezsp:uart <-- [0d0a3e206170704e776b4a6f696e4f7252656a6f696e5768656e506f7765724f6e205b3239315d3a200d0a204e574b20617474656d7074206a6f696e204556454e542c206e776b5f7374617465203d20307830302c20617070446576486164417474656d70744e776b4a6f696e54696d6573203d203134390d0a4e574b205374]
2022-11-11T14:37:35.302Z zigbee-herdsman:adapter:ezsp:uart <-- [656572696e673a2053746172743a20307837300d0a0d0a3e206170704e776b4a6f696e4f7252656a6f696e5768656e506f7765724f6e205b3332385d3a200d0a207374617274206e776b206a6f696e204556454e542c737461203d20307837300d0a]
2022-11-11T14:37:35.447Z zigbee-herdsman:adapter:ezsp:uart <-- [4e574b205374656572696e67207363616e20636f6d706c6574652e20426561636f6e732068656172643a20300d0a4e574b205374656572696e672053746f702e2020436c65616e696e672075702e0d0a4a6f696e206e6574776f726b20636f6d706c6574653a20307841420d0a]
2022-11-11T14:37:39.388Z zigbee-herdsman:adapter:ezsp:uart <-- [0d0a3e206170704e776b4a6f696e4f7252656a6f696e5768656e506f7765724f6e205b3239315d3a200d0a204e574b20617474656d7074206a6f696e204556454e542c206e776b5f7374617465203d20307830302c20617070446576486164417474656d70744e776b4a6f696e54696d6573203d203135300d0a4e574b205374]
2022-11-11T14:37:39.399Z zigbee-herdsman:adapter:ezsp:uart <-- [656572696e673a2069737375696e67207363616e206f6e207072696d617279206368616e6e656c7320286d61736b2030783033313843383030290d0a4e574b205374656572696e673a2053746172743a20307830300d0a0d0a3e206170704e776b4a6f696e4f7252656a6f696e5768656e506f7765724f6e205b3332385d3a20]
2022-11-11T14:37:39.402Z zigbee-herdsman:adapter:ezsp:uart <-- [0d0a207374617274206e776b206a6f696e204556454e542c737461203d20307830300d0a]
2022-11-11T14:37:41.257Z zigbee-herdsman:adapter:ezsp:uart <-- [4e574b205374656572696e67207363616e20636f6d706c6574652e20426561636f6e732068656172643a20300d0a4e574b205374656572696e673a2069737375696e67207363616e206f6e207365636f6e64617279206368616e6e656c7320286d61736b2030783034453733303030290d0a]
2022-11-11T14:37:43.488Z zigbee-herdsman:adapter:ezsp:uart <-- [0d0a3e206170704e776b4a6f696e4f7252656a6f696e5768656e506f7765724f6e205b3239315d3a200d0a204e574b20617474656d7074206a6f696e204556454e542c206e776b5f7374617465203d20307830302c20617070446576486164417474656d70744e776b4a6f696e54696d6573203d203135310d0a4e574b205374]
2022-11-11T14:37:43.497Z zigbee-herdsman:adapter:ezsp:uart <-- [656572696e673a2053746172743a20307837300d0a0d0a3e206170704e776b4a6f696e4f7252656a6f696e5768656e506f7765724f6e205b3332385d3a200d0a207374617274206e776b206a6f696e204556454e542c737461203d20307837300d0a]
2022-11-11T14:37:43.640Z zigbee-herdsman:adapter:ezsp:uart <-- [4e574b205374656572696e67207363616e20636f6d706c6574652e20426561636f6e732068656172643a20300d0a4e574b205374656572696e672053746f702e2020436c65616e696e672075702e0d0a4a6f696e206e6574776f726b20636f6d706c6574653a20307841420d0a]
2022-11-11T14:37:47.582Z zigbee-herdsman:adapter:ezsp:uart <-- [0d0a3e206170704e776b4a6f696e4f7252656a6f696e5768656e506f7765724f6e205b3239315d3a200d0a204e574b20617474656d7074206a6f696e204556454e542c206e776b5f7374617465203d20307830302c20617070446576486164417474656d70744e776b4a6f696e54696d6573203d203135320d0a4e574b205374]
2022-11-11T14:37:47.593Z zigbee-herdsman:adapter:ezsp:uart <-- [656572696e673a2069737375696e67207363616e206f6e207072696d617279206368616e6e656c7320286d61736b2030783033313843383030290d0a4e574b205374656572696e673a2053746172743a20307830300d0a0d0a3e206170704e776b4a6f696e4f7252656a6f696e5768656e506f7765724f6e205b3332385d3a20]
2022-11-11T14:37:47.595Z zigbee-herdsman:adapter:ezsp:uart <-- [0d0a207374617274206e776b206a6f696e204556454e542c737461203d20307830300d0a]
2022-11-11T14:37:49.447Z zigbee-herdsman:adapter:ezsp:uart <-- [4e574b205374656572696e67207363616e20636f6d706c6574652e20426561636f6e732068656172643a20300d0a4e574b205374656572696e673a2069737375696e67207363616e206f6e207365636f6e64617279206368616e6e656c7320286d61736b2030783034453733303030290d0a]
2022-11-11T14:37:51.682Z zigbee-herdsman:adapter:ezsp:uart <-- [0d0a3e206170704e776b4a6f696e4f7252656a6f696e5768656e506f7765724f6e205b3239315d3a200d0a204e574b20617474656d7074206a6f696e204556454e542c206e776b5f7374617465203d20307830302c20617070446576486164417474656d70744e776b4a6f696e54696d6573203d203135330d0a4e574b205374]
2022-11-11T14:37:51.691Z zigbee-herdsman:adapter:ezsp:uart <-- [656572696e673a2053746172743a20307837300d0a0d0a3e206170704e776b4a6f696e4f7252656a6f696e5768656e506f7765724f6e205b3332385d3a200d0a207374617274206e776b206a6f696e204556454e542c737461203d20307837300d0a]
2022-11-11T14:37:51.833Z zigbee-herdsman:adapter:ezsp:uart <-- [4e574b205374656572696e67207363616e20636f6d706c6574652e20426561636f6e732068656172643a20300d0a4e574b205374656572696e672053746f702e2020436c65616e696e672075702e0d0a4a6f696e206e6574776f726b20636f6d706c6574653a20307841420d0a]
2022-11-11T14:37:55.776Z zigbee-herdsman:adapter:ezsp:uart <-- [0d0a3e206170704e776b4a6f696e4f7252656a6f696e5768656e506f7765724f6e205b3239315d3a200d0a204e574b20617474656d7074206a6f696e204556454e542c206e776b5f7374617465203d20307830302c20617070446576486164417474656d70744e776b4a6f696e54696d6573203d203135340d0a4e574b205374]
2022-11-11T14:37:55.786Z zigbee-herdsman:adapter:ezsp:uart <-- [656572696e673a2069737375696e67207363616e206f6e207072696d617279206368616e6e656c73202
Et cela ne me parle par du tout
Désolé si je ne suis pas suffisamment clair 