Panne totale

Bonsoir vous,

Je viens vers vous car je suis désespéré, fatigué mentalement à me retourner le cerveau.
Après un gros bug avec mon réseau zigbee, et essayé en vain de le résoudre; j’ai pris la décision de repartir de zéro.
J’ai réinstaller une image complète debian + jeedom, et suis reparti de zero; le problème c’est que je n’arrive plus à faire d’inclusion, que ce soit avec zigbee ou zigbeelinker.
Je précise que j’ai 2 clé conbee 2 dont une neuve de ce matin.

Si vous pouvez m’aider, je vous attends avec impatience !!!

Est ce que tu peux partager des logs, page santé, etat des deamon concernés.

1 « J'aime »

Bonsoir,

Je peux comprendre l’exaspération mais comment pourrait-on t’aider sans plus d’informations que « ça ne marche pas ».

C’est impossible :confused:.

Il faut donc ajouter à ton post ce que tu aimerais voir pour aider quelqu’un à ton tour.

Des captures d’écran de configuration, de choses qui ne marche pas, des logs d’installation des dépendances du plugin, des logs de fonctionnement, etc…

3 « J'aime »

Je n’ai malheureusement pas grand chose a montrer puisque je suis reparti de zéro, et de plus je ne suis pas un très grand expert dans le domaine, je ne sais pas trop ce qui pourrait aider!
Voici déjà l’onglet santé

Le réel problème que je rencontre c’est l’inclusion, je ne peux plus rien appairer!

Pour le problème d’inclusion, comment est branché exactement ta clé, le directement sur le port USB ou avec une ralonge, hub alimenté, etc.

Antoine

A mon avis, la première chose à faire :

  • passer le log Zigbee ou Zigbeelinker en mode debug
  • lancer le mode inclusion
  • tenter d’inclure le module
  • poster les logs ici

On en saura plus

elle est branchée avec rallonge usb sur port usb2.

Voici les logs

[2022-06-09 22:18:54][DEBUG] : [Aucun][Client MQTT Local] : Jeedom-->MQTT, topic=zigbee2mqtt/bridge/request/permit_join, json={"value":true,"device":"Coordinator","time":300}
[2022-06-09 22:18:54][INFO] : ##### Demande d'activation de l'inclusion sur : zigbee2mqtt/Coordinator
[2022-06-09 22:24:01][DEBUG] : [Aucun][Client MQTT Local] : Jeedom-->MQTT, topic=zigbee2mqtt/bridge/request/permit_join, json={"value":false}
[2022-06-09 22:24:01][INFO] : ##### Demande de désactivation de l'inclusion sur : zigbee2mqtt
#######################################################
#    INSTALL : Zigbee2mqtt                            #
#######################################################
#######################################################
##### apt-get update in progress
Hit:1 http://raspbian.raspberrypi.org/raspbian buster InRelease
Hit:2 http://archive.raspberrypi.org/debian buster InRelease
Hit:3 https://deb.nodesource.com/node_16.x buster InRelease
Reading package lists...
#######################################################
##### Install or update Git
Reading package lists...
Building dependency tree...
Reading state information...
g++ is already the newest version (4:8.3.0-1+rpi2).
gcc is already the newest version (4:8.3.0-1+rpi2).
git is already the newest version (1:2.20.1-2+deb10u3).
make is already the newest version (4.2.1-1.2).
0 upgraded, 0 newly installed, 0 to remove and 1 not upgraded.
#######################################################
##### Install or update NodeJs
NodeJs 16 already installed : Nothing to do !
#######################################################
#    INSTALLING : Mosquitto (server)                  #
#######################################################
Reading package lists...
Building dependency tree...
Reading state information...
mosquitto is already the newest version (1.5.7-1+deb10u1).
0 upgraded, 0 newly installed, 0 to remove and 1 not upgraded.
#######################################################
#    INSTALLING : Mosquitto for Php                   #
#######################################################
Mosquitto for Php is already installed, nothing to do
#######################################################
##### Install Socat
Socat is already installed, nothing to do
#######################################################
##### Install yaml php and restart apache
Yaml is already installed, nothing to do
#######################################################
#####    Stopping Zigbee2mqtt deamon                  #
#######################################################
##### Update : Download update from Zigbee2mqtt git
##### NodeJS version changing from 14 to 16
##### Updating...
Already up to date.
##### Repare Zigbee2MQTT
npm WARN using --force Recommended protections disabled.
    ## Remove /opt/zigbee2mqtt/dist/.hash
    ## Remove /opt/zigbee2mqtt/node_modules
Force install Zigbee2MQTT, please wait ...

added 816 packages, and audited 817 packages in 1m

77 packages are looking for funding
  run `npm fund` for details

found 0 vulnerabilities
#######################################################
##### Configure deamon and start it
Created symlink /etc/systemd/system/multi-user.target.wants/zigbee2mqtt.service -> /etc/systemd/system/zigbee2mqtt.service.
#######################################################
#                         END                         #
#######################################################

Ok donc le réseau ne vois rien.
Tu as tenté d’inclure quoi comme module ?

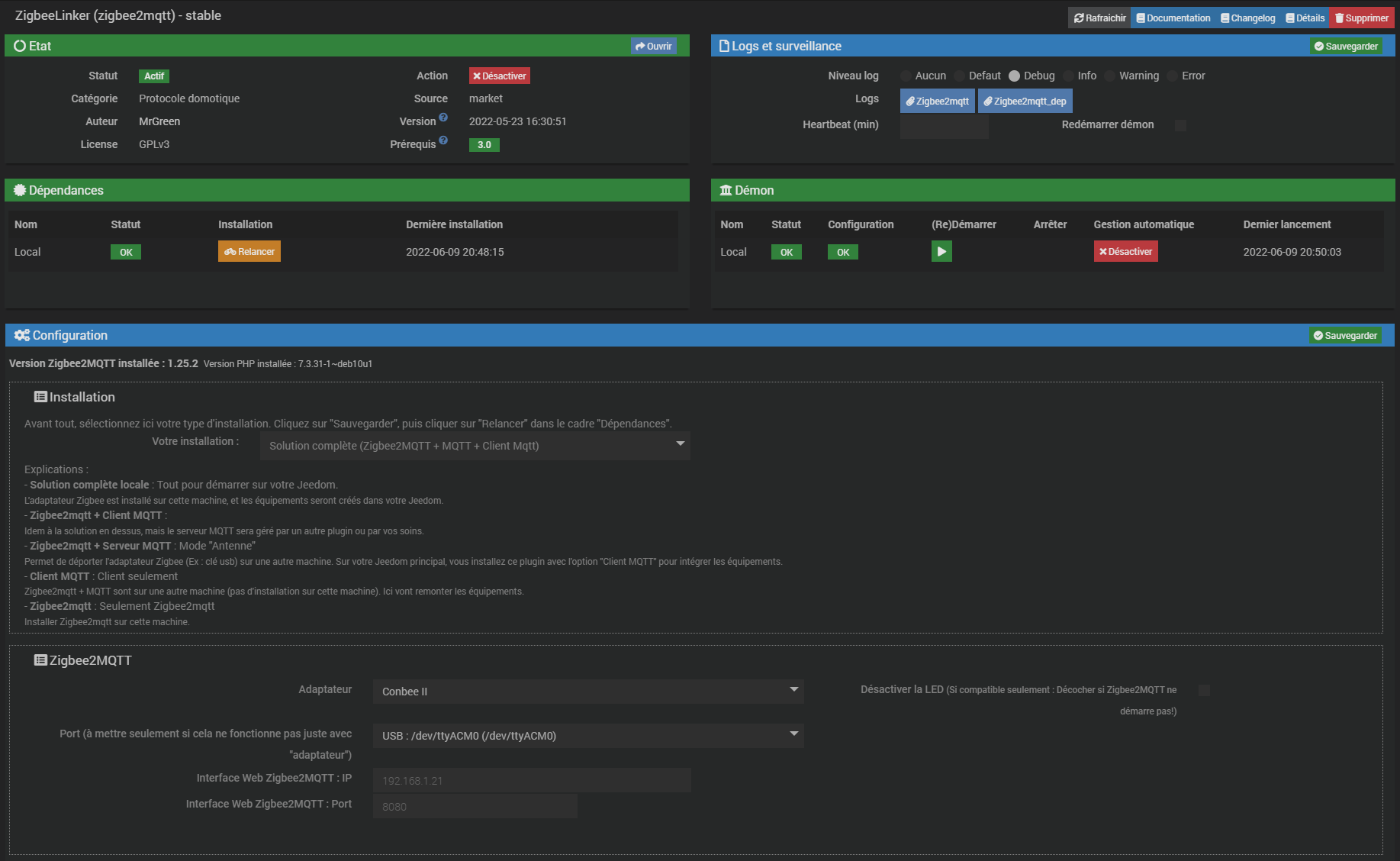
Peux tu mettre une copie de la page de configuration du plugin ?

J’ai tenté d’inclure une prise Ikea

Voici des captures d’écran de la page de configuration



Tu es sur pour ton port USB de Zigbee2mqtt ?
Tu as quoi dans la liste déroulante ?

Capture d’écran 2022-06-09 225703

Même lorsque je mets mes conbee 2 sur mon pc, et que je vais sur la page de phoscon, elles n’apparaissent pas. Par contre, elles sont bien reconnu par le logiciel Deconz.
Je suis totalement perdu et je ne comprends plus rien !

Elle n’apparaissent pas où ? Elle sont reconnues par deconz c’est a dire ?
Parce que si tu as un deconz qui tourne sur la même machine que celle où tu tente de faire tourner zigbee c’est pas possible. Il faut l’arrêter et passer sur zigbee. Ou alors et c’est pas une mauvaise idée, rester sur deconz.

Je me suis mal exprimé, je parle d’un branchement directement sur PC

OK. Quand la clef est sur la machine où est jeedom (c’est quoi comme machine d’ailleurs ?) est ce que la clef est vue par debian (un lsusb en ssh donne quoi ?)

Jeedom est sur un PI4, oui la clé est bien vue par debian lorsque je tape la ligne de commande:

Bus 002 Device 002: ID 174c:55aa ASMedia Technology Inc. Name: ASM1051E SATA 6Gb/s bridge, ASM1053E SATA 6Gb/s bridge, ASM1153 SATA 3Gb/s bridge, ASM1153E SATA 6Gb/s bridge
Bus 002 Device 001: ID 1d6b:0003 Linux Foundation 3.0 root hub
Bus 001 Device 003: ID 1cf1:0030 Dresden Elektronik
Bus 001 Device 002: ID 2109:3431 VIA Labs, Inc. Hub
Bus 001 Device 001: ID 1d6b:0002 Linux Foundation 2.0 root hub

LA je peux pas te dire plus. Je connais pas ces deux plugins je tourne sous deconz.

1 « J'aime »

C’est gentil quand même! :wink:

Tu a deux clés combee que tu veux mettre sur rpi ? Tu n’a pas configurer la meme clé sur les 2 plugins ?

1 « J'aime »