Bonsoir,
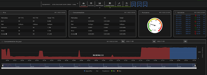
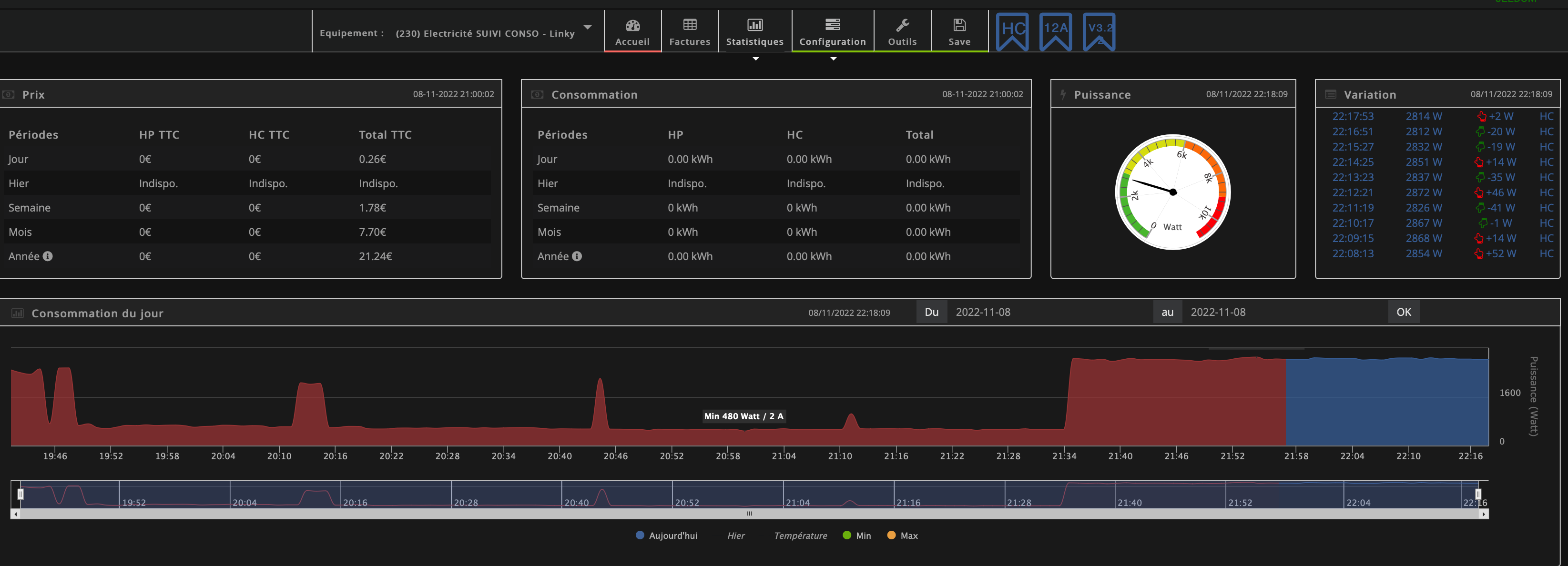
J’ai configuré le plugin suivi conso, je vois des variations de consommations depuis le graphique par contre aucune donnée s’affiche depuis les deux tableaux Prix et Consommations,
Voici quelques screenshots pour illustrer le problème rencontré :
J’ai renseigné les différentes données demandées depuis le panel puis configurations
J’ai un module Zlinky TIC à jour :
Pour la bascule heure pleine, heure creuse j’ai fait un virtuel puis un scénario pour basculer les deux tranches tarifaires,
Les informations remontent depuis le plugin JMQTT
Version Jeedom : 4.3.10
Version plugin suivi conso :
Version plugin JMQTT :
Page santé :
Merci pour vos retours,
Au plaisir, bonne soirée,






