Salut,
Ayant installé pas mal de volets récemment, je cherche à mettre en place le plugin (très complet) de mika-nt28.
J’ai écarté le plugin officiel, vu que mes volets n’ont pas de gestion proportionnelle.
Uniquement : « je suis fermé » et donc « je ne suis pas fermé (mais en aucun cas je suis ouvert totalement) ».
Dis autrement, je n’ai qu’un capteur en bas quand le volet est complétement fermé.
Je bute déjà sur plusieurs points :
-
la documentation indique la création d’une API pour Bings Maps ; mais cela est obsolète. J’ai voulu créer une clé API sur Azure Maps (qui est proposé par Microsoft), et je suis bloqué quand je veux créer une ressource. J’ai vu que ce n’était pas nécessaire. Effectivement, j’ai bien la carte et j’ai pu positionner mon volet. On vit sans donc ?
-
Je ne comprends pas la logique de l’état réel. J’ai tenté de configurer un premier volet.
Le volet est ouvert en réel (=1) donc :
#[Capteurs et Actionneurs][Volet Cuisine][Ouvert]#
donne 1 si le volet est ouvert.

Mais malgré ça le plugin le voit fermé (état du volet) :

Comment le configurer du coup ?
Par défaut, la doc indique que le plugin a une logique 100% ouverture.
J’ai donc mis :
Ce qui est censé donné 100% quand le volet est ouvert et 0% quand le volet est fermé.
- Pour « tester » le plugin sur des choses que je faisais par scénario, j’ai tenté de le configurer.
Pour commencer, j’aimerai faire une gestion :
- par azimut
- quand on n’est pas là
- que la météo est bonne
- que la fermeture des volets forcée n’est pas activée
On va commencer par l’hiver pour faire simple :-). Je ne vais pas mettre de température pour l’instant.
Du coup, je veux pouvoir faire de l’azimut et de la gestion de météo.
J’ai mis dans conditions pour ouverture & fermeture que personne ne doit être là, que le forçage n’est pas actif.
Ensuite pour gérer la météo défavorable, j’ai une longue condition qui marche plutôt bien quand égal 1 veut dire qu’il fait beau ; 0 moche …
(#[Extérieur][MétéoFull][Condition actuelle]# matches "/Nuit/") OU !((#[Extérieur][MétéoFull][Condition actuelle]# matches "/Ensoleillé/") OU (#[Extérieur][MétéoFull][Condition actuelle]# matches "/Ciel voilé/") OU (#[Extérieur][MétéoFull][Condition actuelle]# matches "/Faibles passages nuageux/") OU (#[Extérieur][MétéoFull][Condition actuelle]# matches "/Stratus/") OU (#[Extérieur][MétéoFull][Condition actuelle]# matches "/Stratus se dissipant/") OU (#[Extérieur][MétéoFull][Condition actuelle]# matches "/Eclaircies/") OU (#[Extérieur][MétéoFull][Condition actuelle]# matches "/Faiblement nuageux/") OU (#[Extérieur][MétéoFull][Condition actuelle]# matches "/Fortement nuageux/"))
Ce qui donne ouverture quand météo = 0 ; fermeture quand météo = 1
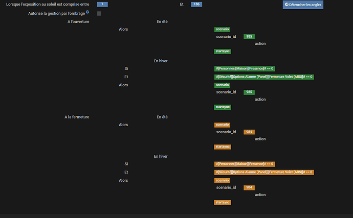
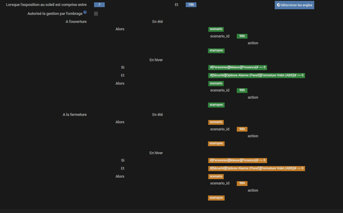
Et pour finir, j’ai mis une gestion azimut qui doit gérer le volet entre 7 et 186.
Les conditions semblent bonnes pour ouverture/fermeture :
Sauf qu’actuellement on est à 195° le soleil est « out » et le volet n’est pas fermé.


EDIT : j’ai remplacé le scénario d’action par un télégram et du coup, je reçois un télégram toutes les minutes… qui veut ouvrir le volet. Donc il ne tient pas compte de l’azimut visiblement (heure dépassée) et ne voit pas que le volet est ouvert.
Comment avoir le mode hiver et azimut vu que événement est prioritaire sur azimut (cf doc) ?
Comment paramétrer le plugin correctement pour qu’il tienne compte de l’état du volet ?
- dernière question : j’avais pour habitude de gérer la fermeture par rapport à un coucher de soleil. Mais entre été et hiver, les tendances sont différentes. On va fermer plus tard l’été ; plus tôt l’hiver. Pour bien pousser le truc, cela dépend même de la période de la saison. Début printemps on a tendance à fermer tôt, fin printemps on va commencer à fermer bien plus tard que le soleil.
Le mode nuit permet de gérer un délai en minute. Je ne vois que la possibilité de gérer par une variable qui change en fonction du mois. Ou alors y a t’il un autre méthode ?
PS : la documentation ne semble pas à jour, j’ai compris en lisant d’autres posts que conditionnel ne marchait plus et qu’il fallait utiliser événement.



