Bonjour,
j’ai depuis pas mal de temps des difficultés pour installer mqtt.
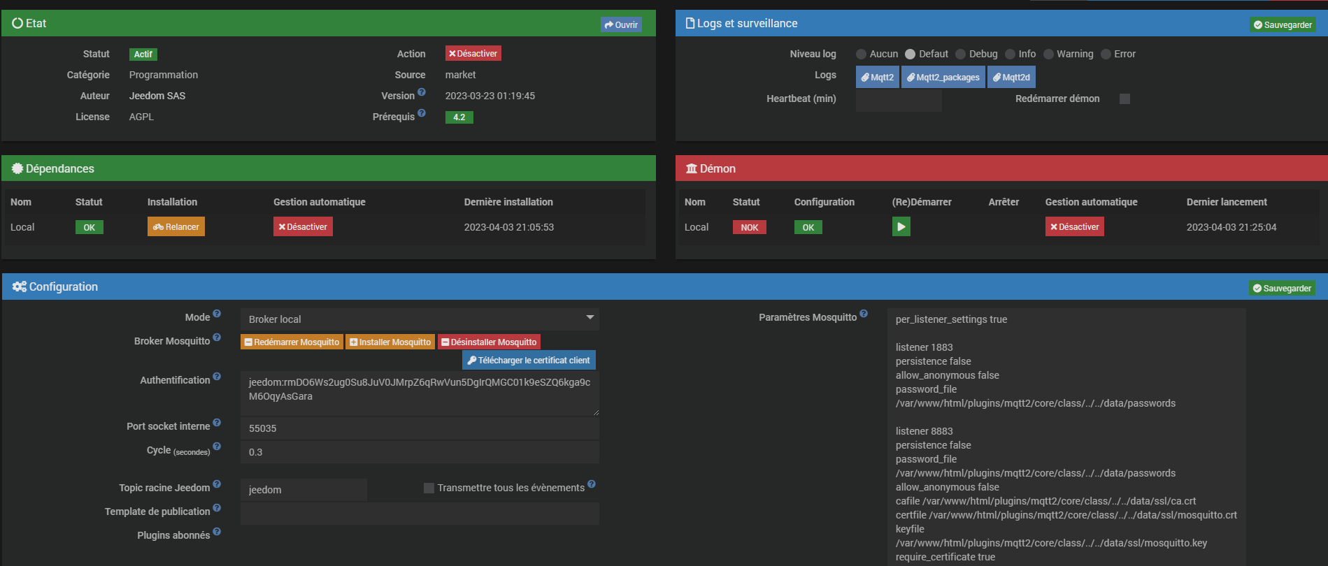
voici la configuration
et les log retourné lors du démarrage du démon
Mon, 03 Apr 2023 19:23:36 GMT body-parser deprecated undefined extended: provide extended option at jeedom/jeedom.js:165:31
[2023-04-03 19:23:36][ERROR] : Callback error.Please check your network configuration page : {"reason":"IP: 127.0.0.1 is not in the cert's list: ","host":"127.0.0.1","cert":{"subject":{"CN":""monurl"},"issuer":{"C":"US","O":"Let's Encrypt","CN":"R3"},"subjectaltname":"DNS:monURL,"infoAccess":{"OCSP - URI":["http://r3.o.lencr.org"],"CA Issuers - URI":["http://r3.i.lencr.org/"]},"modulus":"B3039C4DA1D5F349F8EAAB74A9E61230765655786CAA34963F9A799A7FC49B945552B051A466F635997074AA48A058C5FCB852F7F6388BB3D55632F0640348FDCE030115B73FE7339E8098F9D351C7045D384B84DAE7A3731AE3567752636CEDADC98E47AAD3DE464F23AA85DAC8E35EFCD4ED60B4224FB18DDB3C8539C5ADD97851E7D87AA706BAE0BB8AC5C03C1C0B09BBC98AF3A0DC4B3EAB016AA9FC08D2D90FCAE48208A47F7F30DB37C0FEA8B3FCF457A0697A9884EDAEB587A11C373561BF2FABB31E5C897E24167FE79542A39A1AE04012B89B5CEC0E5BEAD051C9B4D15D1C9014A7A6A80509D05642ED1EB0543010E43B7DE6CE3D348D82E6BA8CD5","bits":2048,"exponent":"0x10001","pubkey":{"type":"Buffer","data":[48,130,1,34,48,13,6,9,42,134,72,134,247,13,1,1,1,5,0,3,130,1,15,0,48,130,1,10,2,130,1,1,0,179,3,156,77,161,213,243,73,248,234,171,116,169,230,18,48,118,86,85,120,108,170,52,150,63,154,121,154,127,196,155,148,85,82,176,81,164,102,246,53,153,112,116,170,72,160,88,197,252,184,82,247,246,56,139,179,213,86,50,240,100,3,72,253,206,3,1,21,183,63,231,51,158,128,152,249,211,81,199,4,93,56,75,132,218,231,163,115,26,227,86,119,82,99,108,237,173,201,142,71,170,211,222,70,79,35,170,133,218,200,227,94,252,212,237,96,180,34,79,177,141,219,60,133,57,197,173,217,120,81,231,216,122,167,6,186,224,187,138,197,192,60,28,11,9,187,201,138,243,160,220,75,62,171,1,106,169,252,8,210,217,15,202,228,130,8,164,127,127,48,219,55,192,254,168,179,252,244,87,160,105,122,152,132,237,174,181,135,161,28,55,53,97,191,47,171,179,30,92,137,126,36,22,127,231,149,66,163,154,26,224,64,18,184,155,92,236,14,91,234,208,81,201,180,209,93,28,144,20,167,166,168,5,9,208,86,66,237,30,176,84,48,16,228,59,125,230,206,61,52,141,130,230,186,140,213,2,3,1,0,1]},"valid_from":"Jan 4 16:59:39 2023 GMT","valid_to":"Apr 4 16:59:38 2023 GMT","fingerprint":"32:5B:92:61:58:AA:DD:A3:2E:31:0C:1D:BA:F6:D2:6F:E8:D2:61:7B","fingerprint256":"6C:69:9A:EE:AD:6F:ED:A7:94:C4:9D:61:D5:60:38:42:A8:ED:D3:C7:DF:61:37:D4:D1:BD:C9:3C:0D:1F:1F:00","ext_key_usage":["1.3.6.1.5.5.7.3.1","1.3.6.1.5.5.7.3.2"],"serialNumber":"04AE931E8F0AFF078844369092F633EFB330","raw":{"type":"Buffer","data":[48,130,5,48,48,130,4,24,160,3,2,1,2,2,18,4,174,147,30,143,10,255,7,136,68,54,144,146,246,51,239,179,48,48,13,6,9,42,134,72,134,247,13,1,1,11,5,0,48,50,49,11,48,9,6,3,85,4,6,19,2,85,83,49,22,48,20,6,3,85,4,10,19,13,76,101,116,39,115,32,69,110,99,114,121,112,116,49,11,48,9,6,3,85,4,3,19,2,82,51,48,30,23,13,50,51,48,49,48,52,49,54,53,57,51,57,90,23,13,50,51,48,52,48,52,49,54,53,57,51,56,90,48,32,49,30,48,28,6,3,85,4,3,19,21,98,111,117,98,104,111,109,101,46,102,114,101,101,98,111,120,111,115,46,102,114,48,130,1,34,48,13,6,9,42,134,72,134,247,13,1,1,1,5,0,3,130,1,15,0,48,130,1,10,2,130,1,1,0,179,3,156,77,161,213,243,73,248,234,171,116,169,230,18,48,118,86,85,120,108,170,52,150,63,154,121,154,127,196,155,148,85,82,176,81,164,102,246,53,153,112,116,170,72,160,88,197,252,184,82,247,246,56,139,179,213,86,50,240,100,3,72,253,206,3,1,21,183,63,231,51,158,128,152,249,211,81,199,4,93,56,75,132,218,231,163,115,26,227,86,119,82,99,108,237,173,201,142,71,170,211,222,70,79,35,170,133,218,200,227,94,252,212,237,96,180,34,79,177,141,219,60,133,57,197,173,217,120,81,231,216,122,167,6,186,224,187,138,197,192,60,28,11,9,187,201,138,243,160,220,75,62,171,1,106,169,252,8,210,217,15,202,228,130,8,164,127,127,48,219,55,192,254,168,179,252,244,87,160,105,122,152,132,237,174,181,135,161,28,55,53,97,191,47,171,179,30,92,137,126,36,22,127,231,149,66,163,154,26,224,64,18,184,155,92,236,14,91,234,208,81,201,180,209,93,28,144,20,167,166,168,5,9,208,86,66,237,30,176,84,48,16,228,59,125,230,206,61,52,141,130,230,186,140,213,2,3,1,0,1,163,130,2,80,48,130,2,76,48,14,6,3,85,29,15,1,1,255,4,4,3,2,5,160,48,29,6,3,85,29,37,4,22,48,20,6,8,43,6,1,5,5,7,3,1,6,8,43,6,1,5,5,7,3,2,48,12,6,3,85,29,19,1,1,255,4,2,48,0,48,29,6,3,85,29,14,4,22,4,20,140,161,147,157,137,5,95,254,180,62,151,182,239,222,113,128,207,175,10,190,48,31,6,3,85,29,35,4,24,48,22,128,20,20,46,179,23,183,88,86,203,174,80,9,64,230,31,175,157,139,20,194,198,48,85,6,8,43,6,1,5,5,7,1,1,4,73,48,71,48,33,6,8,43,6,1,5,5,7,48,1,134,21,104,116,116,112,58,47,47,114,51,46,111,46,108,101,110,99,114,46,111,114,103,48,34,6,8,43,6,1,5,5,7,48,2,134,22,104,116,116,112,58,47,47,114,51,46,105,46,108,101,110,99,114,46,111,114,103,47,48,32,6,3,85,29,17,4,25,48,23,130,21,98,111,117,98,104,111,109,101,46,102,114,101,101,98,111,120,111,115,46,102,114,48,76,6,3,85,29,32,4,69,48,67,48,8,6,6,103,129,12,1,2,1,48,55,6,11,43,6,1,4,1,130,223,19,1,1,1,48,40,48,38,6,8,43,6,1,5,5,7,2,1,22,26,104,116,116,112,58,47,47,99,112,115,46,108,101,116,115,101,110,99,114,121,112,116,46,111,114,103,48,130,1,4,6,10,43,6,1,4,1,214,121,2,4,2,4,129,245,4,129,242,0,240,0,118,0,122,50,140,84,216,183,45,182,32,234,56,224,82,30,233,132,22,112,50,19,133,77,59,210,43,193,58,87,163,82,235,82,0,0,1,133,125,240,82,116,0,0,4,3,0,71,48,69,2,33,0,162,158,137,5,106,29,123,90,32,115,168,156,99,159,167,236,255,60,231,211,252,139,138,6,151,53,174,33,188,66,170,111,2,32,78,249,197,170,86,162,123,75,136,71,84,206,66,105,36,79,204,151,24,149,241,111,74,227,20,82,215,19,88,11,24,198,0,118,0,232,62,208,218,62,245,6,53,50,231,87,40,188,137,107,201,3,211,203,209,17,107,236,235,105,225,119,125,109,6,189,110,0,0,1,133,125,240,84,77,0,0,4,3,0,71,48,69,2,32,53,9,243,202,217,62,14,89,212,174,54,226,47,15,6,78,108,250,182,47,64,114,159,109,121,4,250,4,54,244,213,251,2,33,0,159,157,159,213,100,14,151,18,46,219,208,98,15,59,151,139,101,37,170,87,181,231,212,152,87,212,191,155,239,89,111,39,48,13,6,9,42,134,72,134,247,13,1,1,11,5,0,3,130,1,1,0,131,193,67,53,35,210,212,211,164,227,217,137,56,24,66,80,13,207,222,239,245,219,62,188,103,47,138,230,173,181,41,203,201,118,101,167,117,169,183,207,97,212,206,50,84,127,45,179,149,1,101,183,34,174,168,29,6,200,70,65,149,113,31,156,79,24,145,200,79,7,68,148,197,113,231,211,123,207,126,138,226,252,30,24,114,107,70,41,114,48,218,246,197,190,13,42,95,206,162,143,64,254,54,5,188,255,139,47,25,34,163,248,100,55,191,175,144,29,136,63,59,110,176,198,140,83,192,220,184,127,22,61,253,39,250,191,219,8,220,226,22,13,117,39,229,145,60,9,185,102,146,207,198,172,232,85,149,160,163,144,226,109,83,115,248,218,247,138,33,230,23,169,67,166,3,198,66,175,152,21,37,139,164,8,87,142,143,17,93,186,41,32,249,215,32,109,114,44,95,122,108,238,173,198,99,136,128,24,122,234,55,220,195,28,106,140,178,202,237,166,187,139,66,131,80,112,159,226,145,63,47,221,156,72,131,200,37,66,4,202,184,98,97,223,49,233,239,168,232,173,185,17,12,123,16,11]},"issuerCertificate":{"subject":{"C":"US","O":"Let's Encrypt","CN":"R3"},"issuer":{"C":"US","O":"Internet Security Research Group","CN":"ISRG Root X1"},"infoAccess":{"CA Issuers - URI":["http://x1.i.lencr.org/"]},"modulus":"BB021528CCF6A094D30F12EC8D5592C3F882F199A67A4288A75D26AAB52BB9C54CB1AF8E6BF975C8A3D70F4794145535578C9EA8A23919F5823C42A94E6EF53BC32EDB8DC0B05CF35938E7EDCF69F05A0B1BBEC094242587FA3771B313E71CACE19BEFDBE43B45524596A9C153CE34C852EEB5AEED8FDE6070E2A554ABB66D0E97A540346B2BD3BC66EB66347CFA6B8B8F572999F830175DBA726FFB81C5ADD286583D17C7E709BBF12BF786DCC1DA715DD446E3CCAD25C188BC60677566B3F118F7A25CE653FF3A88B647A5FF1318EA9809773F9D53F9CF01E5F5A6701714AF63A4FF99B3939DDC53A706FE48851DA169AE2575BB13CC5203F5ED51A18BDB15","bits":2048,"exponent":"0x10001","pubkey":{"type":"Buffer","data":[48,130,1,34,48,13,6,9,42,134,72,134,247,13,1,1,1,5,0,3,130,1,15,0,48,130,1,10,2,130,1,1,0,187,2,21,40,204,246,160,148,211,15,18,236,141,85,146,195,248,130,241,153,166,122,66,136,167,93,38,170,181,43,185,197,76,177,175,142,107,249,117,200,163,215,15,71,148,20,85,53,87,140,158,168,162,57,25,245,130,60,66,169,78,110,245,59,195,46,219,141,192,176,92,243,89,56,231,237,207,105,240,90,11,27,190,192,148,36,37,135,250,55,113,179,19,231,28,172,225,155,239,219,228,59,69,82,69,150,169,193,83,206,52,200,82,238,181,174,237,143,222,96,112,226,165,84,171,182,109,14,151,165,64,52,107,43,211,188,102,235,102,52,124,250,107,139,143,87,41,153,248,48,23,93,186,114,111,251,129,197,173,210,134,88,61,23,199,231,9,187,241,43,247,134,220,193,218,113,93,212,70,227,204,173,37,193,136,188,96,103,117,102,179,241,24,247,162,92,230,83,255,58,136,182,71,165,255,19,24,234,152,9,119,63,157,83,249,207,1,229,245,166,112,23,20,175,99,164,255,153,179,147,157,220,83,167,6,254,72,133,29,161,105,174,37,117,187,19,204,82,3,245,237,81,161,139,219,21,2,3,1,0,1]},"valid_from":"Sep 4 00:00:00 2020 GMT","valid_to":"Sep 15 16:00:00 2025 GMT","fingerprint":"A0:53:37:5B:FE:84:E8:B7:48:78:2C:7C:EE:15:82:7A:6A:F5:A4:05","fingerprint256":"67:AD:D1:16:6B:02:0A:E6:1B:8F:5F:C9:68:13:C0:4C:2A:A5:89:96:07:96:86:55:72:A3:C7:E7:37:61:3D:FD","ext_key_usage":["1.3.6.1.5.5.7.3.2","1.3.6.1.5.5.7.3.1"],"serialNumber":"912B084ACF0C18A753F6D62E25A75F5A","raw":{"type":"Buffer","data":[48,130,5,22,48,130,2,254,160,3,2,1,2,2,17,0,145,43,8,74,207,12,24,167,83,246,214,46,37,167,95,90,48,13,6,9,42,134,72,134,247,13,1,1,11,5,0,48,79,49,11,48,9,6,3,85,4,6,19,2,85,83,49,41,48,39,6,3,85,4,10,19,32,73,110,116,101,114,110,101,116,32,83,101,99,117,114,105,116,121,32,82,101,115,101,97,114,99,104,32,71,114,111,117,112,49,21,48,19,6,3,85,4,3,19,12,73,83,82,71,32,82,111,111,116,32,88,49,48,30,23,13,50,48,48,57,48,52,48,48,48,48,48,48,90,23,13,50,53,48,57,49,53,49,54,48,48,48,48,90,48,50,49,11,48,9,6,3,85,4,6,19,2,85,83,49,22,48,20,6,3,85,4,10,19,13,76,101,116,39,115,32,69,110,99,114,121,112,116,49,11,48,9,6,3,85,4,3,19,2,82,51,48,130,1,34,48,13,6,9,42,134,72,134,247,13,1,1,1,5,0,3,130,1,15,0,48,130,1,10,2,130,1,1,0,187,2,21,40,204,246,160,148,211,15,18,236,141,85,146,195,248,130,241,153,166,122,66,136,167,93,38,170,181,43,185,197,76,177,175,142,107,249,117,200,163,215,15,71,148,20,85,53,87,140,158,168,162,57,25,245,130,60,66,169,78,110,245,59,195,46,219,141,192,176,92,243,89,56,231,237,207,105,240,90,11,27,190,192,148,36,37,135,250,55,113,179,19,231,28,172,225,155,239,219,228,59,69,82,69,150,169,193,83,206,52,200,82,238,181,174,237,143,222,96,112,226,165,84,171,182,109,14,151,165,64,52,107,43,211,188,102,235,102,52,124,250,107,139,143,87,41,153,248,48,23,93,186,114,111,251,129,197,173,210,134,88,61,23,199,231,9,187,241,43,247,134,220,193,218,113,93,212,70,227,204,173,37,193,136,188,96,103,117,102,179,241,24,247,162,92,230,83,255,58,136,182,71,165,255,19,24,234,152,9,119,63,157,83,249,207,1,229,245,166,112,23,20,175,99,164,255,153,179,147,157,220,83,167,6,254,72,133,29,161,105,174,37,117,187,19,204,82,3,245,237,81,161,139,219,21,2,3,1,0,1,163,130,1,8,48,130,1,4,48,14,6,3,85,29,15,1,1,255,4,4,3,2,1,134,48,29,6,3,85,29,37,4,22,48,20,6,8,43,6,1,5,5,7,3,2,6,8,43,6,1,5,5,7,3,1,48,18,6,3,85,29,19,1,1,255,4,8,48,6,1,1,255,2,1,0,48,29,6,3,85,29,14,4,22,4,20,20,46,179,23,183,88,86,203,174,80,9,64,230,31,175,157,139,20,194,198,48,31,6,3,85,29,35,4,24,48,22,128,20,121,180,89,230,123,182,229,228,1,115,128,8,136,200,26,88,246,233,155,110,48,50,6,8,43,6,1,5,5,7,1,1,4,38,48,36,48,34,6,8,43,6,1,5,5,7,48,2,134,22,104,116,116,112,58,47,47,120,49,46,105,46,108,101,110,99,114,46,111,114,103,47,48,39,6,3,85,29,31,4,32,48,30,48,28,160,26,160,24,134,22,104,116,116,112,58,47,47,120,49,46,99,46,108,101,110,99,114,46,111,114,103,47,48,34,6,3,85,29,32,4,27,48,25,48,8,6,6,103,129,12,1,2,1,48,13,6,11,43,6,1,4,1,130,223,19,1,1,1,48,13,6,9,42,134,72,134,247,13,1,1,11,5,0,3,130,2,1,0,133,202,78,71,62,163,247,133,68,133,188,213,103,120,178,152,99,173,117,77,30,150,61,51,101,114,84,45,129,160,234,195,237,248,32,191,95,204,183,112,0,183,110,59,246,94,148,222,228,32,159,166,239,139,178,3,231,162,181,22,60,145,206,180,237,57,2,231,124,37,138,71,230,101,110,63,70,244,217,240,206,148,43,238,84,206,18,188,140,39,75,184,193,152,47,162,175,205,113,145,74,8,183,200,184,35,123,4,45,8,249,8,87,62,131,217,4,51,10,71,33,120,9,130,39,195,42,200,155,185,206,92,242,100,200,192,190,121,192,79,142,109,68,12,94,146,187,46,247,139,16,225,232,29,68,41,219,89,32,237,99,185,33,248,18,38,148,147,87,160,29,101,4,193,10,34,174,16,13,67,151,161,24,31,126,224,224,134,55,181,90,177,189,48,191,135,110,43,42,255,33,78,27,5,195,245,24,151,240,94,172,195,165,184,106,240,46,188,59,51,185,238,75,222,204,252,228,175,132,11,134,63,192,85,67,54,246,104,225,54,23,106,142,153,209,255,165,64,167,52,183,192,208,99,57,53,57,117,110,242,186,118,200,147,2,233,169,75,108,23,206,12,2,217,189,129,251,159,183,104,212,6,101,179,130,61,119,83,248,142,121,3,173,10,49,7,117,42,67,216,85,151,114,196,41,14,247,196,93,78,200,174,70,132,48,215,242,133,95,24,161,121,187,231,94,112,139,7,225,134,147,195,185,143,220,97,113,37,42,175,223,237,37,80,82,104,139,146,220,229,214,181,227,218,125,208,135,108,132,33,49,174,130,245,251,185,171,200,137,23,61,225,76,229,56,14,246,189,43,189,150,129,20,235,213,219,61,32,167,126,89,211,226,248,88,249,91,184,72,205,254,92,79,22,41,254,30,85,35,175,200,17,176,141,234,124,147,144,23,47,253,172,162,9,71,70,63,240,233,176,183,255,40,77,104,50,214,103,94,30,105,163,147,184,245,157,139,47,11,210,82,67,166,111,50,87,101,77,50,129,223,56,83,133,93,126,93,102,41,234,184,221,228,149,181,205,181,86,18,66,205,196,78,198,37,56,68,80,109,236,206,0,85,24,254,233,73,100,212,78,202,151,156,180,91,192,115,168,171,184,71,194]},"issuerCertificate":{"subject":{"C":"US","O":"Internet Security Research Group","CN":"ISRG Root X1"},"issuer":{"O":"Digital Signature Trust Co.","CN":"DST Root CA X3"},"infoAccess":{"CA Issuers - URI":["http://apps.identrust.com/roots/dstrootcax3.p7c"]},"modulus":"ADE82473F41437F39B9E2B57281C87BEDCB7DF38908C6E3CE657A078F775C2A2FEF56A6EF6004F28DBDE68866C4493B6B163FD14126BBF1FD2EA319B217ED1333CBA48F5DD79DFB3B8FF12F1219A4BC18A8671694A66666C8F7E3C70BFAD292206F3E4C0E680AEE24B8FB7997E94039FD347977C99482353E838AE4F0A6F832ED149578C8074B6DA2FD0388D7B0370211B75F2303CFA8FAEDDDA63ABEB164FC28E114B7ECF0BE8FFB5772EF4B27B4AE04C12250C708D0329A0E15324EC13D9EE19BF10B34A8C3F89A36151DEAC870794F46371EC2EE26F5B9881E1895C34796C76EF3B906279E6DBA49A2F26C5D010E10EDED9108E16FBB7F7A8F7C7E50207988F360895E7E237960D36759EFB0E72B11D9BBC03F94905D881DD05B42AD641E9AC0176950A0FD8DFD5BD121F352F28176CD298C1A80964776E4737BACEAC595E689D7F72D689C50641293E593EDD26F524C911A75AA34C401F46A199B5A73A516E863B9E7D72A712057859ED3E5178150B038F8DD02F05B23E7B4A1C4B730512FCC6EAE050137C439374B3CA74E78E1F0108D030D45B7136B407BAC130305C48B7823B98A67D608AA2A32982CCBABD83041BA2830341A1D605F11BC2B6F0A87C863B46A8482A88DC769A76BF1F6AA53D198FEB38F364DEC82B0D0A28FFF7DBE21542D422D0275DE179FE18E77088AD4EE6D98B3AC6DD27516EFFBC64F533434F","bits":4096,"exponent":"0x10001","pubkey":{"type":"Buffer","data":[48,130,2,34,48,13,6,9,42,134,72,134,247,13,1,1,1,5,0,3,130,2,15,0,48,130,2,10,2,130,2,1,0,173,232,36,115,244,20,55,243,155,158,43,87,40,28,135,190,220,183,223,56,144,140,110,60,230,87,160,120,247,117,194,162,254,245,106,110,246,0,79,40,219,222,104,134,108,68,147,182,177,99,253,20,18,107,191,31,210,234,49,155,33,126,209,51,60,186,72,245,221,121,223,179,184,255,18,241,33,154,75,193,138,134,113,105,74,102,102,108,143,126,60,112,191,173,41,34,6,243,228,192,230,128,174,226,75,143,183,153,126,148,3,159,211,71,151,124,153,72,35,83,232,56,174,79,10,111,131,46,209,73,87,140,128,116,182,218,47,208,56,141,123,3,112,33,27,117,242,48,60,250,143,174,221,218,99,171,235,22,79,194,142,17,75,126,207,11,232,255,181,119,46,244,178,123,74,224,76,18,37,12,112,141,3,41,160,225,83,36,236,19,217,238,25,191,16,179,74,140,63,137,163,97,81,222,172,135,7,148,244,99,113,236,46,226,111,91,152,129,225,137,92,52,121,108,118,239,59,144,98,121,230,219,164,154,47,38,197,208,16,225,14,222,217,16,142,22,251,183,247,168,247,199,229,2,7,152,143,54,8,149,231,226,55,150,13,54,117,158,251,14,114,177,29,155,188,3,249,73,5,216,129,221,5,180,42,214,65,233,172,1,118,149,10,15,216,223,213,189,18,31,53,47,40,23,108,210,152,193,168,9,100,119,110,71,55,186,206,172,89,94,104,157,127,114,214,137,197,6,65,41,62,89,62,221,38,245,36,201,17,167,90,163,76,64,31,70,161,153,181,167,58,81,110,134,59,158,125,114,167,18,5,120,89,237,62,81,120,21,11,3,143,141,208,47,5,178,62,123,74,28,75,115,5,18,252,198,234,224,80,19,124,67,147,116,179,202,116,231,142,31,1,8,208,48,212,91,113,54,180,7,186,193,48,48,92,72,183,130,59,152,166,125,96,138,162,163,41,130,204,186,189,131,4,27,162,131,3,65,161,214,5,241,27,194,182,240,168,124,134,59,70,168,72,42,136,220,118,154,118,191,31,106,165,61,25,143,235,56,243,100,222,200,43,13,10,40,255,247,219,226,21,66,212,34,208,39,93,225,121,254,24,231,112,136,173,78,230,217,139,58,198,221,39,81,110,255,188,100,245,51,67,79,2,3,1,0,1]},"valid_from":"Jan 20 19:14:03 2021 GMT","valid_to":"Sep 30 18:14:03 2024 GMT","fingerprint":"93:3C:6D:DE:E9:5C:9C:41:A4:0F:9F:50:49:3D:82:BE:03:AD:87:BF","fingerprint256":"6D:99:FB:26:5E:B1:C5:B3:74:47:65:FC:BC:64:8F:3C:D8:E1:BF:FA:FD:C4:C2:F9:9B:9D:47:CF:7F:F1:C2:4F","serialNumber":"4001772137D4E942B8EE76AA3C640AB7","raw":{"type":"Buffer","data":[48,130,5,96,48,130,4,72,160,3,2,1,2,2,16,64,1,119,33,55,212,233,66,184,238,118,170,60,100,10,183,48,13,6,9,42,134,72,134,247,13,1,1,11,5,0,48,63,49,36,48,34,6,3,85,4,10,19,27,68,105,103,105,116,97,108,32,83,105,103,110,97,116,117,114,101,32,84,114,117,115,116,32,67,111,46,49,23,48,21,6,3,85,4,3,19,14,68,83,84,32,82,111,111,116,32,67,65,32,88,51,48,30,23,13,50,49,48,49,50,48,49,57,49,52,48,51,90,23,13,50,52,48,57,51,48,49,56,49,52,48,51,90,48,79,49,11,48,9,6,3,85,4,6,19,2,85,83,49,41,48,39,6,3,85,4,10,19,32,73,110,116,101,114,110,101,116,32,83,101,99,117,114,105,116,121,32,82,101,115,101,97,114,99,104,32,71,114,111,117,112,49,21,48,19,6,3,85,4,3,19,12,73,83,82,71,32,82,111,111,116,32,88,49,48,130,2,34,48,13,6,9,42,134,72,134,247,13,1,1,1,5,0,3,130,2,15,0,48,130,2,10,2,130,2,1,0,173,232,36,115,244,20,55,243,155,158,43,87,40,28,135,190,220,183,223,56,144,140,110,60,230,87,160,120,247,117,194,162,254,245,106,110,246,0,79,40,219,222,104,134,108,68,147,182,177,99,253,20,18,107,191,31,210,234,49,155,33,126,209,51,60,186,72,245,221,121,223,179,184,255,18,241,33,154,75,193,138,134,113,105,74,102,102,108,143,126,60,112,191,173,41,34,6,243,228,192,230,128,174,226,75,143,183,153,126,148,3,159,211,71,151,124,153,72,35,83,232,56,174,79,10,111,131,46,209,73,87,140,128,116,182,218,47,208,56,141,123,3,112,33,27,117,242,48,60,250,143,174,221,218,99,171,235,22,79,194,142,17,75,126,207,11,232,255,181,119,46,244,178,123,74,224,76,18,37,12,112,141,3,41,160,225,83,36,236,19,217,238,25,191,16,179,74,140,63,137,163,97,81,222,172,135,7,148,244,99,113,236,46,226,111,91,152,129,225,137,92,52,121,108,118,239,59,144,98,121,230,219,164,154,47,38,197,208,16,225,14,222,217,16,142,22,251,183,247,168,247,199,229,2,7,152,143,54,8,149,231,226,55,150,13,54,117,158,251,14,114,177,29,155,188,3,249,73,5,216,129,221,5,180,42,214,65,233,172,1,118,149,10,15,216,223,213,189,18,31,53,47,40,23,108,210,152,193,168,9,100,119,110,71,55,186,206,172,89,94,104,157,127,114,214,137,197,6,65,41,62,89,62,221,38,245,36,201,17,167,90,163,76,64,31,70,161,153,181,167,58,81,110,134,59,158,125,114,167,18,5,120,89,237,62,81,120,21,11,3,143,141,208,47,5,178,62,123,74,28,75,115,5,18,252,198,234,224,80,19,124,67,147,116,179,202,116,231,142,31,1,8,208,48,212,91,113,54,180,7,186,193,48,48,92,72,183,130,59,152,166,125,96,138,162,163,41,130,204,186,189,131,4,27,162,131,3,65,161,214,5,241,27,194,182,240,168,124,134,59,70,168,72,42,136,220,118,154,118,191,31,106,165,61,25,143,235,56,243,100,222,200,43,13,10,40,255,247,219,226,21,66,212,34,208,39,93,225,121,254,24,231,112,136,173,78,230,217,139,58,198,221,39,81,110,255,188,100,245,51,67,79,2,3,1,0,1,163,130,1,70,48,130,1,66,48,15,6,3,85,29,19,1,1,255,4,5,48,3,1,1,255,48,14,6,3,85,29,15,1,1,255,4,4,3,2,1,6,48,75,6,8,43,6,1,5,5,7,1,1,4,63,48,61,48,59,6,8,43,6,1,5,5,7,48,2,134,47,104,116,116,112,58,47,47,97,112,112,115,46,105,100,101,110,116,114,117,115,116,46,99,111,109,47,114,111,111,116,115,47,100,115,116,114,111,111,116,99,97,120,51,46,112,55,99,48,31,6,3,85,29,35,4,24,48,22,128,20,196,167,177,164,123,44,113,250,219,225,75,144,117,255,196,21,96,133,137,16,48,84,6,3,85,29,32,4,77,48,75,48,8,6,6,103,129,12,1,2,1,48,63,6,11,43,6,1,4,1,130,223,19,1,1,1,48,48,48,46,6,8,43,6,1,5,5,7,2,1,22,34,104,116,116,112,58,47,47,99,112,115,46,114,111,111,116,45,120,49,46,108,101,116,115,101,110,99,114,121,112,116,46,111,114,103,48,60,6,3,85,29,31,4,53,48,51,48,49,160,47,160,45,134,43,104,116,116,112,58,47,47,99,114,108,46,105,100,101,110,116,114,117,115,116,46,99,111,109,47,68,83,84,82,79,79,84,67,65,88,51,67,82,76,46,99,114,108,48,29,6,3,85,29,14,4,22,4,20,121,180,89,230,123,182,229,228,1,115,128,8,136,200,26,88,246,233,155,110,48,13,6,9,42,134,72,134,247,13,1,1,11,5,0,3,130,1,1,0,10,115,0,108,150,110,255,14,82,208,174,221,140,231,90,6,173,47,168,227,143,191,201,10,3,21,80,194,229,108,66,187,111,155,244,180,79,194,68,136,8,117,204,235,7,155,20,98,110,120,222,236,39,186,57,92,245,162,161,110,86,148,112,16,83,177,187,228,175,208,162,195,43,1,212,150,244,197,32,53,51,249,216,97,54,224,113,141,180,184,181,170,130,69,149,192,242,169,35,40,231,214,161,203,103,8,218,160,67,44,170,27,147,31,201,222,245,171,105,93,19,245,91,134,88,34,202,77,85,228,112,103,109,194,87,197,70,57,65,207,138,88,131,88,109,153,254,87,232,54,14,240,14,35,170,253,136,151,208,227,92,14,148,73,181,181,23,53,210,46,191,78,133,239,24,224,133,146,235,6,59,108,41,35,9,96,220,69,2,76,18,24,59,233,251,14,222,220,68,248,88,152,174,234,189,69,69,161,136,93,102,202,254,16,233,111,130,200,17,66,13,251,233,236,227,134,0,222,157,16,227,56,250,164,125,177,216,232,73,130,132,6,155,43,232,107,79,1,12,56,119,46,249,221,231,57]}}}},"code":"ERR_TLS_CERT_ALTNAME_INVALID"}
Mon, 03 Apr 2023 19:25:05 GMT body-parser deprecated undefined extended: provide extended option at jeedom/jeedom.js:165:31```
Merci d’avance de votre aide
anthony
