Impossible d'envoyer un ordre

Désolé de ré-ouvrir le sujet…
Après la mise à jour du plugin, il démarre bien en mode KNXd mais le driver ne permet seulement QUE d’envoyer les télégrammes. Aucune réception n’est possible (vérifié avec le moniteur de bus de Jeedom (4.0.51) avec EIBD stable 2020-04-15 18:10:07 et ETS 5.7.4 (build 1093).

Le passage en interface EIBD rend de nouveau la capacité de réception.

Ton titre ne correspond pas à ton problème
Peux tu l’editer

Comment a tu configuré les paramètre avancé car c’est tees certainement le problème.
Bien avoir un nombre de connexions supérieurs à 2
L’adresse physique de la connexion doit être libre
L’idéal est de laisser les paramètres par défaut

Bonjour à tous

Problème un peu similaire quoique mon moniteur de bus fonctionne mais je n’arrive pas a envoyer…

Tout à changer ici … Pas si facile que cela pour s’y retrouver …

J’ai commencé à utiliser Jeedom en 2014 avec mon installation KNX ce qui marchait très bien un problème de foudre avec la perte de ma passerelle m’a privé de ce bel outil pendant 2 ans.

Je reviens avec un passerelle IP Tunneling Siemens et la version 4.0.51 de Jeedom, en installant le dernier plugin Knx du 15/04/20, cela semble communiquer entre Jeedom et l’installation le moniteur de bus m’indiquant ce qui se passe sur le bus et pas de message d’erreur… JE configure un équipement avec l’adresse de groupe qui va bien une commande Etat et un On et un OFF … Mais je n’arrive pas à faire allumer cette satanée lampe.

Je sais pas trop par où chercher… Est ce que ma configuration est utilisée sur une installation qui fonctionne? Si oui que dois je contrôler en premier…

Merci de vos conseils…

@GrandPa
J’ai mise à jours le titre

@AlainB07
Ce forum est différent mais beaucoup plus souple.
Plutôt que d’avoir 100 page à lire pour trouver une solution ou non ici on doit avoir un sujet par problème.

La plupart du temps avec ce type de problème est que knxd n’arrive pas prendre 2 connexion
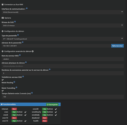
Poste la configuration avancé du plugin

J’ai mis normalement une image de la configuration avancée du plug in…
J’en remets une ici.

j’ai essayé de mettre 3 sur le nombre de connexions mais pas mieux

Pourquoi adress physique et nombre de connexion est vide
Faut laisser 0.0.0 (sauf si deja utilisé) et 3 est normalement parfait

Knxd a parfois des soucis avec certaine passerelle, tu peux essayer avec eibd pour le moment il doit etre toujours foncitonnelle

J’avais rien mis parce que c’est ce que tu préconisais il me semble …
Là j’ai juste mis 5 pour le nombre de connexions et ça fonctionne…
mais pourquoi?

Les nouveaux utilisateurs ont le droit à 3 réponses pasr sujet… pas facile alors

J4ai remis adresse 0.0.0 pour adresse et 3 pour nombres de connexion et ça fonctionne Merci beaucoup encore une fois pour l’aide …

A bientôt

Heu non ce qui est préconisée sont les valeur par défaut

Si rien de saisi le démon ne peux pas démarrer