Bonjour,
J’essaie d’installer Jeedom sur un NAS Synology. J’ai installé une clef zwave Zooz800 sur le port USB. L’installation de Jeedom semble être OK, et j’essaie d’installer ZwaveJS.
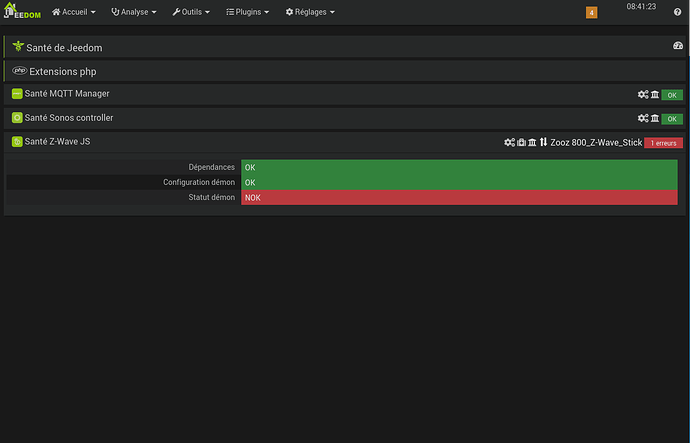
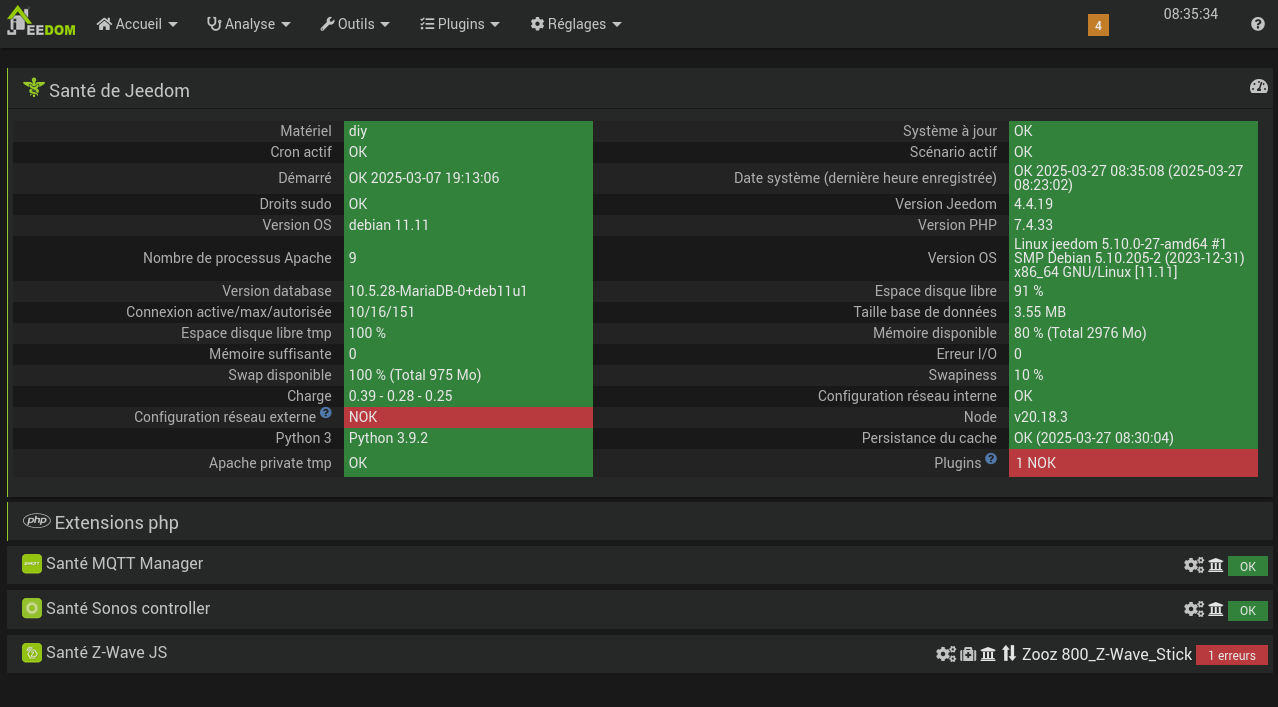
J’ai bien compris qu’il fallait MQTT pour faire fonctionner ZwaveJS. L’installation semble OK et le Démon de MQTT semble OK (cf capture)
Le Démon de ZwaveJS reste NOK. J’ai vu plusieurs posts qui demandaient de relancer les dépendances, j’ai donc essayé plusieurs fois de relancer les dépendances de MQTT et de Zwave JS.
Le Démon de ZwaveJS reste toujours NOK…
J’ai regardé sur le forum, il y a pas mal de sujets avec des symptômes qui ressemblent mais à chaque fois la solution proposée était différente (et souvent je ne la comprends pas ^^)
Voici les Log que j’ai trouvé :
Cron_execution :
0051|PHP Warning: Module 'mosquitto' already loaded in Unknown on line 0
0052|PHP Warning: Module 'mosquitto' already loaded in Unknown on line 0
0053|PHP Warning: Module 'mosquitto' already loaded in Unknown on line 0
0054|PHP Warning: Module 'mosquitto' already loaded in Unknown on line 0
Et
Zwave JS :
0007|[2025-03-26 19:50:03] ERROR : Attention je pense qu'il y a un soucis avec le démon que j'ai relancé plus de 3 fois consécutivement
0008|[2025-03-26 19:50:14] ERROR : Impossible de démarrer le démon ZwaveJS, consultez les logs
Et
Zwavejsd :
0000|> zwave-js-ui@9.20.0 start
0001|> node --preserve-symlinks server/bin/www.js
0002|node:internal/modules/cjs/loader:1228
0003|throw err;
0004|^
0005|Error: Cannot find module '/var/www/html/plugins/zwavejs/resources/zwave-js-ui/server/bin/www.js'
0006|at Module._resolveFilename (node:internal/modules/cjs/loader:1225:15)
0007|at Module._load (node:internal/modules/cjs/loader:1051:27)
0008|at Function.executeUserEntryPoint [as runMain] (node:internal/modules/run_main:173:12)
0009|at node:internal/main/run_main_module:28:49 {
0010|code: 'MODULE_NOT_FOUND',
0011|requireStack: []
0012|}
0013|Node.js v20.18.3
0014|> zwave-js-ui@9.20.0 start
0015|> node --preserve-symlinks server/bin/www.js
0016|node:internal/modules/cjs/loader:1228
0017|throw err;
0018|^
0019|Error: Cannot find module '/var/www/html/plugins/zwavejs/resources/zwave-js-ui/server/bin/www.js'
0020|at Module._resolveFilename (node:internal/modules/cjs/loader:1225:15)
0021|at Module._load (node:internal/modules/cjs/loader:1051:27)
0022|at Function.executeUserEntryPoint [as runMain] (node:internal/modules/run_main:173:12)
0023|at node:internal/main/run_main_module:28:49 {
0024|code: 'MODULE_NOT_FOUND',
0025|requireStack: []
0026|}
0027|Node.js v20.18.3
0028|> zwave-js-ui@9.20.0 start
0029|> node --preserve-symlinks server/bin/www.js
0030|node:internal/modules/cjs/loader:1228
0031|throw err;
0032|^
0033|Error: Cannot find module '/var/www/html/plugins/zwavejs/resources/zwave-js-ui/server/bin/www.js'
0034|at Module._resolveFilename (node:internal/modules/cjs/loader:1225:15)
0035|at Module._load (node:internal/modules/cjs/loader:1051:27)
0036|at Function.executeUserEntryPoint [as runMain] (node:internal/modules/run_main:173:12)
0037|at node:internal/main/run_main_module:28:49 {
0038|code: 'MODULE_NOT_FOUND',
0039|requireStack: []
0040|}
0041|Node.js v20.18.3
0042|> zwave-js-ui@9.20.0 start
0043|> node --preserve-symlinks server/bin/www.js
0044|node:internal/modules/cjs/loader:1228
0045|throw err;
0046|^
0047|Error: Cannot find module '/var/www/html/plugins/zwavejs/resources/zwave-js-ui/server/bin/www.js'
0048|at Module._resolveFilename (node:internal/modules/cjs/loader:1225:15)
0049|at Module._load (node:internal/modules/cjs/loader:1051:27)
0050|at Function.executeUserEntryPoint [as runMain] (node:internal/modules/run_main:173:12)
0051|at node:internal/main/run_main_module:28:49 {
0052|code: 'MODULE_NOT_FOUND',
0053|requireStack: []
0054|}
0055|Node.js v20.18.3
N’hésitez pas à me dire où je dois regarder et les infos que je peux vous transmettre pour aider à comprendre le problème, je débute vraiment sous Jeedom et j’ai vraiment besoin d’être guidé pour comprendre ce qui se passe (même si certaines choses vous semblent évidentes, pour l’instant je nage complétement !)
Merci beaucoup pour votre aide !
[EDIT] : j’ai essayé pas mal de choses, la capture a été réalisé lorsque la gestion automatique de la dépendance ZwaveJS était désactivée mais je l’ai réactivée depuis, le résultat est le même.
Informations Jeedom
Core : 4.4.19 (master)
DNS Jeedom : non
Plugin : Z-Wave JS
Version : 2024-11-16 01:03:20 (stable)
Statut Démon : Stoppé - (2025-03-08 10:40:40)







