Bonjour,
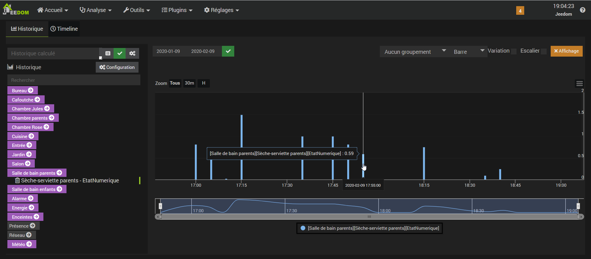
J’ai une info virtuel qui peut prendre les valeurs 0, 1 ou 2.
J’ai historisé cette info, mais à la visualisation du graphique, les valeurs numériques ne sont pas valides, je trouve des 0.5, 1.5… au lieu de 0, 1 ou 2.
Quelqu’un saurait-il pourquoi?
Cordialement.
Louis

