Historique décalé d'une heure

Bonjour,

je viens de remarquer dans mon historique que les valeurs sont décalé d’une heure…
Ce dans l’affichage sur le Dashboard et dans l’historique
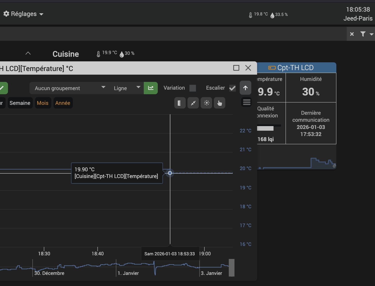
Il est actuellement 17h52, mais j’ai des températures / humidité mesurées à 18h25.
ça parle à quelqu’un ?
Historique


Dashboard


Par contre, si je fais un export (Plugin Data Export) :
Les heures dans le fichier CSV sont ok

Bonjour,

restauration Jeedom d’une Smart sur une Atlas … (ou l’inverse ?)

akenad :slight_smile:

Bonjour
Pire…
J’ai restauré (il y a des années) une Smart, vers une Atlas.
L’atlas est toujours en route, sans aucun souci
Pour faire des tests, il y a des mois, j’ai installé une Smart en repartant de ma dernière sauvegarde faite sur l’Atlas…

Vous pensez que c’est l’histoire de l’horloge RTC présente dans l’Atlas ?
Le fameux
sudo fdtput -t s /media/boot/multiboot/meson64_odroidc2.dtb.linux /i2c@c1108500/pcf8563@51 status “false”

à faire quand on mets une nouvelle EMMC
J’aurais du le refaire apres ma restauration ? (honètement je ne sais plus, si fait ou non…?)


J’ai eu un cas similaire il y a qq jours.

Mon chauffe eau qui suit habituellement les horaires 23h30->7h30 était indiqué comme 0h30->8h30 sur le graphique.
J’ai même cru sur le coup que ENEDIS avait changé mes horaires :smiley:

Comme toi, c’était OK dans l’export et de mon côté, c’était OK en bdd.
Même l’historique (genre il y a 2 mois) était décalé.
De mémoire, même les widgets (valueDate/collectDate) affichait des horaires décalé.

Puis le lendemain, c’est revenu à la normal.
Du coup, j’ai pas cherché plus loin.

Bonjour à tous, et bonne année
J’ai également ce problème depuis quelques jours.
Pour calculer ma consommation électrique journalière, hebdo, etc… je récupère l’index de consommation tous les jours à minuit. Or maintenant, c’est l’index à 1h du matin qui est récupéré. Pourtant le scénario à l’air de se lancer à minuit.
En conséquence, je me retrouve avec une consommation journalière qui repart à 0 à 1h au lieu de minuit, pareil pour ma commande de consommation hebdo qui est revenue à 0 le lundi à 1h.

Et comme mentionné précédemment, j’ai une heure d’avance sur l’historique… je vois 8h25 alors qu’il est 7h25.

Avez vous une explication ?

Cyril

Bonjour à tous,
Pareil ici, un décalage d’une heure depuis quelques jours…
Merci d’avance pour l’aide qui nous sera apportée!

1 « J'aime »

Je viens d’avoir de nouveau le souci.

Je m’en suis aperçu en essayant de supprimer une valeur dans l’historique (en éditant et laissant vide).
J’avais une erreur « aucun point ne correspond pour l’historique ».
En creusant, j’ai compris que l’heure affiché avait +1h et l’éditeur de valeur envoyait donc la mauvaise heure dans html/core/ajax/cmd.ajax.php

En faisant CTRL+F5, tout est rentré dans l’ordre.

Ca ne marche pas pour moi.
J’ai vidé le cache et même essayé un autre navigateur mais sans succès.

Salut,

Je pense à un truc, je sais pas si ça peut coller avec ce problème mais est-ce que ça ne pourrait pas être causé par un plugin ?

Par exemple avec suivi-conso quand on va sur le panel puis ensuite que l’on ouvre la page de mise à jour, on garde un affichage de la forme des tableaux de suivi-conso.

Peut-être qu’un plugin surcharge les graphiques et provoque ce décalage ?

1 « J'aime »

Bonjour Bison
Alors je ne sais pas mais…
Il est vrai…
Que j’ai activé ce plugin quelque jour avant !
Je vais le désactiver, redémarrer, et je vous tiens au courant.
@bodbod @cyrstr @Canari44 : vous avez également ce plugin ?
Même si… sur la box sur laquelle j’ai le souci, il y a 3 fois rien dessus (voir capture santé avec un taux de charge à 0.18), et puis les graphiques montent super vite, donc surcharge je sais pas, comme si le fuseau horaire etait dévier par quelque chose, quelque part
(Oui, oui, ça, ça fait vraiment pro de la programmation :rofl:)

Je n’ai pas le plugin suivi-conso de mon côté.

Je suis en debian11 jeedom 4.5.2

Bonjour,
Idem, pas le plugin suivi-conso et historique décalé de +1h

Debian 12
Jeedom 4.5.2

@Henri @bodbod @rhoazon il y a une mauvaise compréhension de ce que j’ai dis.

J’ai mentionné suivi-conso pour l’exemple de ce qu’un plugin pouvait avoir comme conséquence, j’ai pas dit que c’était lui le problème :sweat_smile:

Mais si vous avez installé ou mis a jour un plugin il y a peu de temps, ça vaudrait le coup de vérifier en le désactivant.

Vous avez le même problème depuis un autre navigateur je présume ?

1 « J'aime »

Ha oui, effectivement, j’avais pas bien compris

Heu…. :thinking::face_holding_back_tears::pensive:
C’est un peu couillon mais… j’y avais pas pensé !!!
Oui, ça peut être pas mal d’essayer en rentrant…

Pour les plugin, je n’est rien de plus que sur un autre Jeedom (en Atlas et qui est bien plus chargé) où je n’ai pas ce soucis d’affichage…

Oui j’ai le soucis sur iPad, Mac avec safari et pc Windows avec edge…malheureusement je ne sais pas dire depuis quand j’ai le pb pour pouvoir le lier à une maj de plugins, du core,….

Tu peux ouvrir analyse > historique puis les outils de développement et te positionner sur network ?

Ensuite ouvrir une des commandes pour voir l’historique

Filtrer sur cmd.ajax.php, te mettre dans Response et regarder « dateEnd » ?

« dateEnd »: « 2026-01-14 20:34:09 » , l’horodatage est bon

OK … et que donne date('Y-m-d H:i:s') dans le testeur d’expression ?

Je vais évaluer : « 2026-01-14 21:24:26 »
Résultat : 2026-01-14 21:24:26

Je n’ai aucun pb d’horodatage dans les logs temps réel , scénarios… je n’ai constaté ce pb de +1h uniquement que dans l’historique pour l’instant