Bonjour à tous,
je n’arrive pas à passer en OK le demon MQTT MANAGER…
J’ai besoin de ce plugin pour valider le plugin Jeezigbee…
Merci par avance pour votre aide
Bonjour à tous,
je n’arrive pas à passer en OK le demon MQTT MANAGER…
J’ai besoin de ce plugin pour valider le plugin Jeezigbee…
Merci par avance pour votre aide
Bonjour
Texte préformaté via </> (pas de capture d’écranAvez-vous installé mosquitto?
Bonjour Mips,
pour mosquito jel’ai depuis le plugin dans la config. Pour les log je ne sais pas faire le texte préformé ![]()
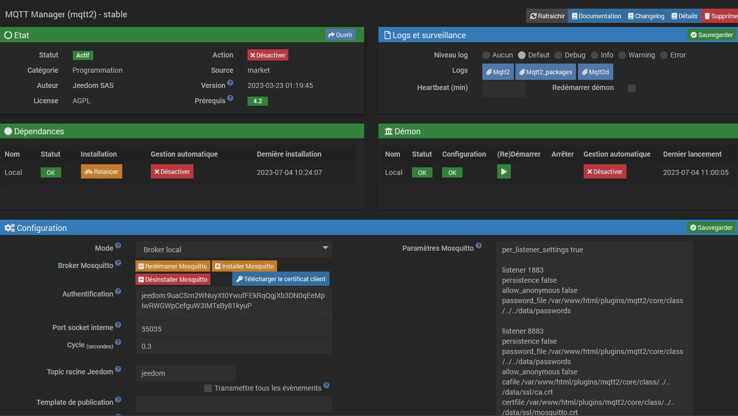
voici les captures :
Vouliez-vous bien écrire « je l’ai installé… » ? si oui alors ok
il faudrait les logs, surtout les deux que vous n’avez pas donné.
Pour le Texte préformaté, il faut cliquer sur le bouton </> lors de la rédaction du message:

Et ensuite suivre les indications pour coller le texte:
saisissez ou collez du code ici
Re !
pour mosquito oui, installé dans la config… (Désolé pour la frappe)
Pour les logs, voici les deux que j’espère vous me demandez…
0000|[2023-07-04 09:03:24]ERROR : Impossible de démarrer le démon MQTT Manager, vérifiez les logs
0001|[2023-07-04 09:04:56]ERROR : Impossible de démarrer le démon MQTT Manager, vérifiez les logs
0002|[2023-07-04 09:06:03]ERROR : Impossible de démarrer le démon MQTT Manager, vérifiez les logs
0003|[2023-07-04 09:08:13]ERROR : Impossible de démarrer le démon MQTT Manager, vérifiez les logs
0004|[2023-07-04 09:10:40]ERROR : Impossible de démarrer le démon MQTT Manager, vérifiez les logs
0005|[2023-07-04 09:11:48]ERROR : Impossible de démarrer le démon MQTT Manager, vérifiez les logs
0006|[2023-07-04 09:14:54]ERROR : Impossible de démarrer le démon MQTT Manager, vérifiez les logs
0007|[2023-07-04 09:21:17]ERROR : Erreur sur la fonction deamon_start du plugin : Vous devez attendre au moins 45 secondes entre deux lancements du démon. Dernier lancement : 2023-07-04 09:21:14
0008|[2023-07-04 09:22:36]ERROR : Impossible de démarrer le démon MQTT Manager, vérifiez les logs
0009|[2023-07-04 09:25:33]ERROR : Impossible de démarrer le démon MQTT Manager, vérifiez les logs
0010|[2023-07-04 09:30:03]ERROR : Attention je pense qu'il y a un soucis avec le démon que j'ai relancé plus de 3 fois consécutivement
0011|[2023-07-04 09:30:34]ERROR : Impossible de démarrer le démon MQTT Manager, vérifiez les logs
0012|[2023-07-04 09:35:03]ERROR : Attention je pense qu'il y a un soucis avec le démon que j'ai relancé plus de 3 fois consécutivement
0013|[2023-07-04 09:35:34]ERROR : Impossible de démarrer le démon MQTT Manager, vérifiez les logs
0014|[2023-07-04 09:40:03]ERROR : Attention je pense qu'il y a un soucis avec le démon que j'ai relancé plus de 3 fois consécutivement
0015|[2023-07-04 09:40:34]ERROR : Impossible de démarrer le démon MQTT Manager, vérifiez les logs
0016|[2023-07-04 09:45:02]ERROR : Attention je pense qu'il y a un soucis avec le démon que j'ai relancé plus de 3 fois consécutivement
0017|[2023-07-04 09:45:34]ERROR : Impossible de démarrer le démon MQTT Manager, vérifiez les logs
0018|[2023-07-04 09:50:03]ERROR : Attention je pense qu'il y a un soucis avec le démon que j'ai relancé plus de 3 fois consécutivement
0019|[2023-07-04 09:50:34]ERROR : Impossible de démarrer le démon MQTT Manager, vérifiez les logs
0020|[2023-07-04 09:55:03]ERROR : Attention je pense qu'il y a un soucis avec le démon que j'ai relancé plus de 3 fois consécutivement
0021|[2023-07-04 09:55:34]ERROR : Impossible de démarrer le démon MQTT Manager, vérifiez les logs
0022|[2023-07-04 10:00:04]ERROR : Attention je pense qu'il y a un soucis avec le démon que j'ai relancé plus de 3 fois consécutivement
0023|[2023-07-04 10:00:35]ERROR : Impossible de démarrer le démon MQTT Manager, vérifiez les logs
0024|[2023-07-04 10:05:03]ERROR : Attention je pense qu'il y a un soucis avec le démon que j'ai relancé plus de 3 fois consécutivement
0025|[2023-07-04 10:05:34]ERROR : Impossible de démarrer le démon MQTT Manager, vérifiez les logs
0026|[2023-07-04 10:10:03]ERROR : Attention je pense qu'il y a un soucis avec le démon que j'ai relancé plus de 3 fois consécutivement
0027|[2023-07-04 10:10:34]ERROR : Impossible de démarrer le démon MQTT Manager, vérifiez les logs
0028|[2023-07-04 10:15:03]ERROR : Attention je pense qu'il y a un soucis avec le démon que j'ai relancé plus de 3 fois consécutivement
0029|[2023-07-04 10:15:34]ERROR : Impossible de démarrer le démon MQTT Manager, vérifiez les logs
0030|[2023-07-04 10:18:09]ERROR : Attention je pense qu'il y a un soucis avec le démon que j'ai relancé plus de 3 fois consécutivement
0031|[2023-07-04 10:18:39]ERROR : Impossible de démarrer le démon MQTT Manager, vérifiez les logs
0032|[2023-07-04 10:18:56]ERROR : Attention je pense qu'il y a un soucis avec le démon que j'ai relancé plus de 3 fois consécutivement
0033|[2023-07-04 10:19:26]ERROR : Impossible de démarrer le démon MQTT Manager, vérifiez les logs
0034|[2023-07-04 10:20:02]ERROR : Attention je pense qu'il y a un soucis avec le démon que j'ai relancé plus de 3 fois consécutivement
0035|[2023-07-04 10:20:33]ERROR : Impossible de démarrer le démon MQTT Manager, vérifiez les logs
0036|[2023-07-04 10:22:17]ERROR : Attention je pense qu'il y a un soucis avec le démon que j'ai relancé plus de 3 fois consécutivement
0037|[2023-07-04 10:22:48]ERROR : Impossible de démarrer le démon MQTT Manager, vérifiez les logs
0038|[2023-07-04 10:22:59]ERROR : Erreur sur la fonction deamon_start du plugin : Vous devez attendre au moins 45 secondes entre deux lancements du démon. Dernier lancement : 2023-07-04 10:22:17
0039|[2023-07-04 10:23:28]ERROR : Attention je pense qu'il y a un soucis avec le démon que j'ai relancé plus de 3 fois consécutivement
0040|[2023-07-04 10:24:00]ERROR : Impossible de démarrer le démon MQTT Manager, vérifiez les logs
0041|[2023-07-04 10:24:17]ERROR : Attention je pense qu'il y a un soucis avec le démon que j'ai relancé plus de 3 fois consécutivement
0042|[2023-07-04 10:24:48]ERROR : Impossible de démarrer le démon MQTT Manager, vérifiez les logs
0043|[2023-07-04 10:25:03]ERROR : Attention je pense qu'il y a un soucis avec le démon que j'ai relancé plus de 3 fois consécutivement
0044|[2023-07-04 10:25:34]ERROR : Impossible de démarrer le démon MQTT Manager, vérifiez les logs
0045|[2023-07-04 10:30:03]ERROR : Attention je pense qu'il y a un soucis avec le démon que j'ai relancé plus de 3 fois consécutivement
0046|[2023-07-04 10:30:35]ERROR : Impossible de démarrer le démon MQTT Manager, vérifiez les logs
0047|[2023-07-04 10:35:03]ERROR : Attention je pense qu'il y a un soucis avec le démon que j'ai relancé plus de 3 fois consécutivement
0048|[2023-07-04 10:35:34]ERROR : Impossible de démarrer le démon MQTT Manager, vérifiez les logs
0049|[2023-07-04 10:40:03]ERROR : Attention je pense qu'il y a un soucis avec le démon que j'ai relancé plus de 3 fois consécutivement
0050|[2023-07-04 10:40:34]ERROR : Impossible de démarrer le démon MQTT Manager, vérifiez les logs
0051|[2023-07-04 10:45:03]ERROR : Attention je pense qu'il y a un soucis avec le démon que j'ai relancé plus de 3 fois consécutivement
0052|[2023-07-04 10:45:35]ERROR : Impossible de démarrer le démon MQTT Manager, vérifiez les logs
0000|Tue, 04 Jul 2023 07:02:54 GMT body-parser deprecated undefined extended: provide extended option at jeedom/jeedom.js:165:31 0001|[2023-07-04 07:02:55]ERROR : Error on connection to mqtt server : Error: Connection refused: Not authorized 0002|Tue, 04 Jul 2023 07:04:26 GMT body-parser deprecated undefined extended: provide extended option at jeedom/jeedom.js:165:31 0003|[2023-07-04 07:04:26]ERROR : Error on connection to mqtt server : Error: Connection refused: Not authorized 0004|Tue, 04 Jul 2023 07:05:33 GMT body-parser deprecated undefined extended: provide extended option at jeedom/jeedom.js:165:31 0005|[2023-07-04 07:05:33]ERROR : Error on connection to mqtt server : Error: Connection refused: Not authorized 0006|Tue, 04 Jul 2023 07:07:43 GMT body-parser deprecated undefined extended: provide extended option at jeedom/jeedom.js:165:31 0007|[2023-07-04 07:07:43]ERROR : Error on connection to mqtt server : Error: Connection refused: Not authorized 0008|Tue, 04 Jul 2023 07:10:11 GMT body-parser deprecated undefined extended: provide extended option at jeedom/jeedom.js:165:31 0009|[2023-07-04 07:10:11]ERROR : Error on connection to mqtt server : Error: Connection refused: Not authorized 0010|Tue, 04 Jul 2023 07:11:18 GMT body-parser deprecated undefined extended: provide extended option at jeedom/jeedom.js:165:31 0011|[2023-07-04 07:11:18]ERROR : Error on connection to mqtt server : Error: Connection refused: Not authorized 0012|Tue, 04 Jul 2023 07:14:25 GMT body-parser deprecated undefined extended: provide extended option at jeedom/jeedom.js:165:31 0013|[2023-07-04 07:14:25]ERROR : Error on connection to mqtt server : Error: Connection refused: Not authorized 0014|Tue, 04 Jul 2023 07:21:17 GMT body-parser deprecated undefined extended: provide extended option at jeedom/jeedom.js:165:31 0015|[2023-07-04 07:21:17]ERROR : Error on connection to mqtt server : Error: Connection refused: Not authorized 0016|Tue, 04 Jul 2023 07:22:06 GMT body-parser deprecated undefined extended: provide extended option at jeedom/jeedom.js:165:31 0017|[2023-07-04 07:22:06]ERROR : Error on connection to mqtt server : Error: Connection refused: Not authorized 0018|Tue, 04 Jul 2023 07:25:04 GMT body-parser deprecated undefined extended: provide extended option at jeedom/jeedom.js:165:31 0019|[2023-07-04 07:25:04]ERROR : Error on connection to mqtt server : Error: Connection refused: Not authorized 0020|Tue, 04 Jul 2023 07:30:04 GMT body-parser deprecated undefined extended: provide extended option at jeedom/jeedom.js:165:31 0021|[2023-07-04 07:30:04]ERROR : Error on connection to mqtt server : Error: Connection refused: Not authorized 0022|Tue, 04 Jul 2023 07:35:04 GMT body-parser deprecated undefined extended: provide extended option at jeedom/jeedom.js:165:31 0023|[2023-07-04 07:35:05]ERROR : Error on connection to mqtt server : Error: Connection refused: Not authorized 0024|Tue, 04 Jul 2023 07:40:05 GMT body-parser deprecated undefined extended: provide extended option at jeedom/jeedom.js:165:31 0025|[2023-07-04 07:40:05]ERROR : Error on connection to mqtt server : Error: Connection refused: Not authorized 0026|Tue, 04 Jul 2023 07:45:04 GMT body-parser deprecated undefined extended: provide extended option at jeedom/jeedom.js:165:31 0027|[2023-07-04 07:45:04]ERROR : Error on connection to mqtt server : Error: Connection refused: Not authorized 0028|Tue, 04 Jul 2023 07:50:04 GMT body-parser deprecated undefined extended: provide extended option at jeedom/jeedom.js:165:31 0029|[2023-07-04 07:50:04]ERROR : Error on connection to mqtt server : Error: Connection refused: Not authorized 0030|Tue, 04 Jul 2023 07:55:04 GMT body-parser deprecated undefined extended: provide extended option at jeedom/jeedom.js:165:31 0031|[2023-07-04 07:55:04]ERROR : Error on connection to mqtt server : Error: Connection refused: Not authorized 0032|Tue, 04 Jul 2023 08:00:05 GMT body-parser deprecated undefined extended: provide extended option at jeedom/jeedom.js:165:31 0033|[2023-07-04 08:00:05]ERROR : Error on connection to mqtt server : Error: Connection refused: Not authorized 0034|Tue, 04 Jul 2023 08:05:04 GMT body-parser deprecated undefined extended: provide extended option at jeedom/jeedom.js:165:31 0035|[2023-07-04 08:05:04]ERROR : Error on connection to mqtt server : Error: Connection refused: Not authorized 0036|Tue, 04 Jul 2023 08:10:05 GMT body-parser deprecated undefined extended: provide extended option at jeedom/jeedom.js:165:31 0037|[2023-07-04 08:10:05]ERROR : Error on connection to mqtt server : Error: Connection refused: Not authorized 0038|Tue, 04 Jul 2023 08:15:05 GMT body-parser deprecated undefined extended: provide extended option at jeedom/jeedom.js:165:31 0039|[2023-07-04 08:15:05]ERROR : Error on connection to mqtt server : Error: Connection refused: Not authorized 0040|Tue, 04 Jul 2023 08:18:10 GMT body-parser deprecated undefined extended: provide extended option at jeedom/jeedom.js:165:31 0041|[2023-07-04 08:18:10]ERROR : Error on connection to mqtt server : Error: Connection refused: Not authorized 0042|Tue, 04 Jul 2023 08:18:57 GMT body-parser deprecated undefined extended: provide extended option at jeedom/jeedom.js:165:31 0043|[2023-07-04 08:18:57]ERROR : Error on connection to mqtt server : Error: Connection refused: Not authorized 0044|Tue, 04 Jul 2023 08:20:04 GMT body-parser deprecated undefined extended: provide extended option at jeedom/jeedom.js:165:31 0045|[2023-07-04 08:20:04]ERROR : Error on connection to mqtt server : Error: Connection refused: Not authorized 0046|Tue, 04 Jul 2023 08:22:18 GMT body-parser deprecated undefined extended: provide extended option at jeedom/jeedom.js:165:31 0047|[2023-07-04 08:22:18]ERROR : Error on connection to mqtt server : Error: Connection refused: Not authorized 0048|Tue, 04 Jul 2023 08:23:30 GMT body-parser deprecated undefined extended: provide extended option at jeedom/jeedom.js:165:31 0049|[2023-07-04 08:23:30]ERROR : Error on connection to mqtt server : Error: Connection refused: Not authorized 0050|Tue, 04 Jul 2023 08:24:18 GMT body-parser deprecated undefined extended: provide extended option at jeedom/jeedom.js:165:31 0051|[2023-07-04 08:24:18]ERROR : Error on connection to mqtt server : Error: Connection refused: Not authorized 0052|Tue, 04 Jul 2023 08:25:04 GMT body-parser deprecated undefined extended: provide extended option at jeedom/jeedom.js:165:31 0053|[2023-07-04 08:25:04]ERROR : Error on connection to mqtt server : Error: Connection refused: Not authorized 0054|Tue, 04 Jul 2023 08:30:05 GMT body-parser deprecated undefined extended: provide extended option at jeedom/jeedom.js:165:31 0055|[2023-07-04 08:30:05]ERROR : Error on connection to mqtt server : Error: Connection refused: Not authorized 0056|Tue, 04 Jul 2023 08:35:04 GMT body-parser deprecated undefined extended: provide extended option at jeedom/jeedom.js:165:31 0057|[2023-07-04 08:35:04]ERROR : Error on connection to mqtt server : Error: Connection refused: Not authorized 0058|Tue, 04 Jul 2023 08:40:04 GMT body-parser deprecated undefined extended: provide extended option at jeedom/jeedom.js:165:31 0059|[2023-07-04 08:40:05]ERROR : Error on connection to mqtt server : Error: Connection refused: Not authorized 0060|Tue, 04 Jul 2023 08:45:05 GMT body-parser deprecated undefined extended: provide extended option at jeedom/jeedom.js:165:31 0061|[2023-07-04 08:45:05]ERROR : Error on connection to mqtt server : Error: Connection refused: Not authorized 0062|Tue, 04 Jul 2023 08:50:04 GMT body-parser deprecated undefined extended: provide extended option at jeedom/jeedom.js:165:31 0063|[2023-07-04 08:50:04]ERROR : Error on connection to mqtt server : Error: Connection refused: Not authorizedsez ou collez du code ici
0000|Tue, 04 Jul 2023 07:02:54 GMT body-parser deprecated undefined extended: provide extended option at jeedom/jeedom.js:165:31
0001|[2023-07-04 07:02:55]ERROR : Error on connection to mqtt server : Error: Connection refused: Not authorized
0002|Tue, 04 Jul 2023 07:04:26 GMT body-parser deprecated undefined extended: provide extended option at jeedom/jeedom.js:165:31
0003|[2023-07-04 07:04:26]ERROR : Error on connection to mqtt server : Error: Connection refused: Not authorized
0004|Tue, 04 Jul 2023 07:05:33 GMT body-parser deprecated undefined extended: provide extended option at jeedom/jeedom.js:165:31
0005|[2023-07-04 07:05:33]ERROR : Error on connection to mqtt server : Error: Connection refused: Not authorized
0006|Tue, 04 Jul 2023 07:07:43 GMT body-parser deprecated undefined extended: provide extended option at jeedom/jeedom.js:165:31
0007|[2023-07-04 07:07:43]ERROR : Error on connection to mqtt server : Error: Connection refused: Not authorized
0008|Tue, 04 Jul 2023 07:10:11 GMT body-parser deprecated undefined extended: provide extended option at jeedom/jeedom.js:165:31
0009|[2023-07-04 07:10:11]ERROR : Error on connection to mqtt server : Error: Connection refused: Not authorized
0010|Tue, 04 Jul 2023 07:11:18 GMT body-parser deprecated undefined extended: provide extended option at jeedom/jeedom.js:165:31
0011|[2023-07-04 07:11:18]ERROR : Error on connection to mqtt server : Error: Connection refused: Not authorized
0012|Tue, 04 Jul 2023 07:14:25 GMT body-parser deprecated undefined extended: provide extended option at jeedom/jeedom.js:165:31
0013|[2023-07-04 07:14:25]ERROR : Error on connection to mqtt server : Error: Connection refused: Not authorized
0014|Tue, 04 Jul 2023 07:21:17 GMT body-parser deprecated undefined extended: provide extended option at jeedom/jeedom.js:165:31
0015|[2023-07-04 07:21:17]ERROR : Error on connection to mqtt server : Error: Connection refused: Not authorized
0016|Tue, 04 Jul 2023 07:22:06 GMT body-parser deprecated undefined extended: provide extended option at jeedom/jeedom.js:165:31
0017|[2023-07-04 07:22:06]ERROR : Error on connection to mqtt server : Error: Connection refused: Not authorized
0018|Tue, 04 Jul 2023 07:25:04 GMT body-parser deprecated undefined extended: provide extended option at jeedom/jeedom.js:165:31
0019|[2023-07-04 07:25:04]ERROR : Error on connection to mqtt server : Error: Connection refused: Not authorized
0020|Tue, 04 Jul 2023 07:30:04 GMT body-parser deprecated undefined extended: provide extended option at jeedom/jeedom.js:165:31
0021|[2023-07-04 07:30:04]ERROR : Error on connection to mqtt server : Error: Connection refused: Not authorized
0022|Tue, 04 Jul 2023 07:35:04 GMT body-parser deprecated undefined extended: provide extended option at jeedom/jeedom.js:165:31
0023|[2023-07-04 07:35:05]ERROR : Error on connection to mqtt server : Error: Connection refused: Not authorized
0024|Tue, 04 Jul 2023 07:40:05 GMT body-parser deprecated undefined extended: provide extended option at jeedom/jeedom.js:165:31
0025|[2023-07-04 07:40:05]ERROR : Error on connection to mqtt server : Error: Connection refused: Not authorized
0026|Tue, 04 Jul 2023 07:45:04 GMT body-parser deprecated undefined extended: provide extended option at jeedom/jeedom.js:165:31
0027|[2023-07-04 07:45:04]ERROR : Error on connection to mqtt server : Error: Connection refused: Not authorized
0028|Tue, 04 Jul 2023 07:50:04 GMT body-parser deprecated undefined extended: provide extended option at jeedom/jeedom.js:165:31
0029|[2023-07-04 07:50:04]ERROR : Error on connection to mqtt server : Error: Connection refused: Not authorized
0030|Tue, 04 Jul 2023 07:55:04 GMT body-parser deprecated undefined extended: provide extended option at jeedom/jeedom.js:165:31
0031|[2023-07-04 07:55:04]ERROR : Error on connection to mqtt server : Error: Connection refused: Not authorized
0032|Tue, 04 Jul 2023 08:00:05 GMT body-parser deprecated undefined extended: provide extended option at jeedom/jeedom.js:165:31
0033|[2023-07-04 08:00:05]ERROR : Error on connection to mqtt server : Error: Connection refused: Not authorized
0034|Tue, 04 Jul 2023 08:05:04 GMT body-parser deprecated undefined extended: provide extended option at jeedom/jeedom.js:165:31
0035|[2023-07-04 08:05:04]ERROR : Error on connection to mqtt server : Error: Connection refused: Not authorized
0036|Tue, 04 Jul 2023 08:10:05 GMT body-parser deprecated undefined extended: provide extended option at jeedom/jeedom.js:165:31
0037|[2023-07-04 08:10:05]ERROR : Error on connection to mqtt server : Error: Connection refused: Not authorized
0038|Tue, 04 Jul 2023 08:15:05 GMT body-parser deprecated undefined extended: provide extended option at jeedom/jeedom.js:165:31
0039|[2023-07-04 08:15:05]ERROR : Error on connection to mqtt server : Error: Connection refused: Not authorized
0040|Tue, 04 Jul 2023 08:18:10 GMT body-parser deprecated undefined extended: provide extended option at jeedom/jeedom.js:165:31
0041|[2023-07-04 08:18:10]ERROR : Error on connection to mqtt server : Error: Connection refused: Not authorized
0042|Tue, 04 Jul 2023 08:18:57 GMT body-parser deprecated undefined extended: provide extended option at jeedom/jeedom.js:165:31
0043|[2023-07-04 08:18:57]ERROR : Error on connection to mqtt server : Error: Connection refused: Not authorized
0044|Tue, 04 Jul 2023 08:20:04 GMT body-parser deprecated undefined extended: provide extended option at jeedom/jeedom.js:165:31
0045|[2023-07-04 08:20:04]ERROR : Error on connection to mqtt server : Error: Connection refused: Not authorized
0046|Tue, 04 Jul 2023 08:22:18 GMT body-parser deprecated undefined extended: provide extended option at jeedom/jeedom.js:165:31
0047|[2023-07-04 08:22:18]ERROR : Error on connection to mqtt server : Error: Connection refused: Not authorized
0048|Tue, 04 Jul 2023 08:23:30 GMT body-parser deprecated undefined extended: provide extended option at jeedom/jeedom.js:165:31
0049|[2023-07-04 08:23:30]ERROR : Error on connection to mqtt server : Error: Connection refused: Not authorized
0050|Tue, 04 Jul 2023 08:24:18 GMT body-parser deprecated undefined extended: provide extended option at jeedom/jeedom.js:165:31
0051|[2023-07-04 08:24:18]ERROR : Error on connection to mqtt server : Error: Connection refused: Not authorized
0052|Tue, 04 Jul 2023 08:25:04 GMT body-parser deprecated undefined extended: provide extended option at jeedom/jeedom.js:165:31
0053|[2023-07-04 08:25:04]ERROR : Error on connection to mqtt server : Error: Connection refused: Not authorized
0054|Tue, 04 Jul 2023 08:30:05 GMT body-parser deprecated undefined extended: provide extended option at jeedom/jeedom.js:165:31
0055|[2023-07-04 08:30:05]ERROR : Error on connection to mqtt server : Error: Connection refused: Not authorized
0056|Tue, 04 Jul 2023 08:35:04 GMT body-parser deprecated undefined extended: provide extended option at jeedom/jeedom.js:165:31
0057|[2023-07-04 08:35:04]ERROR : Error on connection to mqtt server : Error: Connection refused: Not authorized
0058|Tue, 04 Jul 2023 08:40:04 GMT body-parser deprecated undefined extended: provide extended option at jeedom/jeedom.js:165:31
0059|[2023-07-04 08:40:05]ERROR : Error on connection to mqtt server : Error: Connection refused: Not authorized
0060|Tue, 04 Jul 2023 08:45:05 GMT body-parser deprecated undefined extended: provide extended option at jeedom/jeedom.js:165:31
0061|[2023-07-04 08:45:05]ERROR : Error on connection to mqtt server : Error: Connection refused: Not authorized
0062|Tue, 04 Jul 2023 08:50:04 GMT body-parser deprecated undefined extended: provide extended option at jeedom/jeedom.js:165:31
0063|[2023-07-04 08:50:04]ERROR : Error on connection to mqtt server : Error: Connection refused: Not authorized
Ie log mqtt2 c’est celui du plugin, vous aviez déjà donné la capture et il n’est pas vraiment utile ici
le log mqtt2d, c’est celui du démon, ok vous l’avez donné, on dirait qu’il y a une lib qui n’est pas à jour
le log mqtt_packages c’est pour les dépendances, c’est celui qui manque => dans le doute, donnez toujours tous les logs 
Avant de copier le log coté jeedom, il faut cliquer sur « pause »
Bonjour
Vous pouvez essayer en supprimant les espaces dans authentification? admin:Nolan2304?
Ok merci je le saurais 
0000|+ echo '*******************Begin of package installation******************'
0001|*******************Begin of package installation******************
0002|+ touch /tmp/jeedom_install_in_progress_mqtt2
0003|+ echo 1
0004|+ echo 2
0005|+ sudo chmod +x /var/www/html/core/class/../../resources/install_nodejs.sh
0006|+ sudo /var/www/html/core/class/../../resources/install_nodejs.sh
0007|Hit:1 http://archive.raspberrypi.org/debian buster InRelease
0008|Hit:2 https://deb.nodesource.com/node_16.x buster InRelease
0009|Hit:3 http://raspbian.raspberrypi.org/raspbian buster InRelease
0010|Reading package lists...
0011|Reading package lists...
0012|Building dependency tree...
0013|Reading state information...
0014|apt-utils is already the newest version (1.8.2.3).
0015|build-essential is already the newest version (12.6).
0016|git is already the newest version (1:2.20.1-2+deb10u8).
0017|lsb-release is already the newest version (10.2019051400+rpi1).
0018|0 upgraded, 0 newly installed, 0 to remove and 10 not upgraded.
0019|[Check Version NodeJS actuelle : v16.20.1 : [ OK ]
0020|[Check Prefix : /usr and sudo prefix : /usr and www-data prefix : /usr : [ OK ]
0021|+ echo 3
0022|+ sudo chmod +x /var/www/html/core/class/../../resources/install_nodejs.sh
0023|+ sudo /var/www/html/core/class/../../resources/install_nodejs.sh
0024|Hit:1 http://archive.raspberrypi.org/debian buster InRelease
0025|Hit:2 https://deb.nodesource.com/node_16.x buster InRelease
0026|Hit:3 http://raspbian.raspberrypi.org/raspbian buster InRelease
0027|Reading package lists...
0028|Reading package lists...
0029|Building dependency tree...
0030|Reading state information...
0031|apt-utils is already the newest version (1.8.2.3).
0032|build-essential is already the newest version (12.6).
0033|git is already the newest version (1:2.20.1-2+deb10u8).
0034|lsb-release is already the newest version (10.2019051400+rpi1).
0035|0 upgraded, 0 newly installed, 0 to remove and 10 not upgraded.
0036|[Check Version NodeJS actuelle : v16.20.1 : [ OK ]
0037|[Check Prefix : /usr and sudo prefix : /usr and www-data prefix : /usr : [ OK ]
0038|+ echo 4
0039|+ cd /var/www/html/core/class/../../plugins/mqtt2/resources/mqtt2d
0040|+ rm -rf node_modules
0041|+ sudo npm install
0042|npm WARN deprecated har-validator@5.1.5: this library is no longer supported
0043|npm WARN deprecated uuid@3.4.0: Please upgrade to version 7 or higher. Older versions may use Math.random() in certain circumstances, which is known to be problematic. See https://v8.dev/blog/math-random for details.
0044|npm WARN deprecated request@2.88.2: request has been deprecated, see https://github.com/request/request/issues/3142
0045|added 148 packages, and audited 149 packages in 22s
0046|15 packages are looking for funding
0047|run `npm fund` for details
0048|1 moderate severity vulnerability
0049|Some issues need review, and may require choosing
0050|a different dependency.
0051|Run `npm audit` for details.
0052|+ chown -R www-data:www-data jeedom mqtt2d.js node_modules package-lock.json package.json
0053|+ echo 5
0054|+ php /var/www/html/core/class/../php/jeecli.php plugin dependancy_end mqtt2
0055|WARNING: apt does not have a stable CLI interface. Use with caution in scripts.
0056|WARNING: apt does not have a stable CLI interface. Use with caution in scripts.
0057|debconf: unable to initialize frontend: Dialog
0058|debconf: (Dialog frontend will not work on a dumb terminal, an emacs shell buffer, or without a controlling terminal.)
0059|debconf: falling back to frontend: Readline
0060|debconf: unable to initialize frontend: Readline
0061|debconf: (This frontend requires a controlling tty.)
0062|debconf: falling back to frontend: Teletype
0063|dpkg-preconfigure: unable to re-open stdin:
0064|Generating RSA private key, 2048 bit long modulus (2 primes)
0065|.....................+++++
0066|..............................................+++++
0067|e is 65537 (0x010001)
0068|Generating RSA private key, 2048 bit long modulus (2 primes)
0069|.................+++++
0070|................................................................................................+++++
0071|e is 65537 (0x010001)
0072|Signature ok
0073|subject=C = FR, ST = Paris, L = Paris, O = jeedom, CN = jeedom-mosquitto
0074|Getting CA Private Key
0075|Synchronizing state of mosquitto.service with SysV service script with /lib/systemd/systemd-sysv-install.
0076|Executing: /lib/systemd/systemd-sysv-install enable mosquitto
0077|+ rm /tmp/jeedom_install_in_progress_mqtt2
0078|+ echo '*******************End of package installation******************'
0079|*******************End of package installation******************
merci Dams
je viens d’essayer mais rien de nouveau !!
c’est vous qui avez tapé cette valeurs dans « authentification »? car en mode automatique le plugin en génère d’autre avec un secret beaucoup plus complexe normalement et le login est par défaut jeedom
log mqtt_packages :
0000|+ echo '*******************Begin of package installation******************'
0001|*******************Begin of package installation******************
0002|+ touch /tmp/jeedom_install_in_progress_mqtt2
0003|+ echo 1
0004|+ echo 2
0005|+ sudo chmod +x /var/www/html/core/class/../../resources/install_nodejs.sh
0006|+ sudo /var/www/html/core/class/../../resources/install_nodejs.sh
0007|Hit:1 http://archive.raspberrypi.org/debian buster InRelease
0008|Hit:2 https://deb.nodesource.com/node_16.x buster InRelease
0009|Hit:3 http://raspbian.raspberrypi.org/raspbian buster InRelease
0010|Reading package lists...
0011|Reading package lists...
0012|Building dependency tree...
0013|Reading state information...
0014|apt-utils is already the newest version (1.8.2.3).
0015|build-essential is already the newest version (12.6).
0016|git is already the newest version (1:2.20.1-2+deb10u8).
0017|lsb-release is already the newest version (10.2019051400+rpi1).
0018|0 upgraded, 0 newly installed, 0 to remove and 10 not upgraded.
0019|[Check Version NodeJS actuelle : v16.20.1 : [ OK ]
0020|[Check Prefix : /usr and sudo prefix : /usr and www-data prefix : /usr : [ OK ]
0021|+ echo 3
0022|+ sudo chmod +x /var/www/html/core/class/../../resources/install_nodejs.sh
0023|+ sudo /var/www/html/core/class/../../resources/install_nodejs.sh
0024|Hit:1 http://archive.raspberrypi.org/debian buster InRelease
0025|Hit:2 https://deb.nodesource.com/node_16.x buster InRelease
0026|Hit:3 http://raspbian.raspberrypi.org/raspbian buster InRelease
0027|Reading package lists...
0028|Reading package lists...
0029|Building dependency tree...
0030|Reading state information...
0031|apt-utils is already the newest version (1.8.2.3).
0032|build-essential is already the newest version (12.6).
0033|git is already the newest version (1:2.20.1-2+deb10u8).
0034|lsb-release is already the newest version (10.2019051400+rpi1).
0035|0 upgraded, 0 newly installed, 0 to remove and 10 not upgraded.
0036|[Check Version NodeJS actuelle : v16.20.1 : [ OK ]
0037|[Check Prefix : /usr and sudo prefix : /usr and www-data prefix : /usr : [ OK ]
0038|+ echo 4
0039|+ cd /var/www/html/core/class/../../plugins/mqtt2/resources/mqtt2d
0040|+ rm -rf node_modules
0041|+ sudo npm install
0042|npm WARN deprecated har-validator@5.1.5: this library is no longer supported
0043|npm WARN deprecated uuid@3.4.0: Please upgrade to version 7 or higher. Older versions may use Math.random() in certain circumstances, which is known to be problematic. See https://v8.dev/blog/math-random for details.
0044|npm WARN deprecated request@2.88.2: request has been deprecated, see https://github.com/request/request/issues/3142
0045|added 148 packages, and audited 149 packages in 22s
0046|15 packages are looking for funding
0047|run `npm fund` for details
0048|1 moderate severity vulnerability
0049|Some issues need review, and may require choosing
0050|a different dependency.
0051|Run `npm audit` for details.
0052|+ chown -R www-data:www-data jeedom mqtt2d.js node_modules package-lock.json package.json
0053|+ echo 5
0054|+ php /var/www/html/core/class/../php/jeecli.php plugin dependancy_end mqtt2
0055|WARNING: apt does not have a stable CLI interface. Use with caution in scripts.
0056|WARNING: apt does not have a stable CLI interface. Use with caution in scripts.
0057|debconf: unable to initialize frontend: Dialog
0058|debconf: (Dialog frontend will not work on a dumb terminal, an emacs shell buffer, or without a controlling terminal.)
0059|debconf: falling back to frontend: Readline
0060|debconf: unable to initialize frontend: Readline
0061|debconf: (This frontend requires a controlling tty.)
0062|debconf: falling back to frontend: Teletype
0063|dpkg-preconfigure: unable to re-open stdin:
0064|Generating RSA private key, 2048 bit long modulus (2 primes)
0065|.....................+++++
0066|..............................................+++++
0067|e is 65537 (0x010001)
0068|Generating RSA private key, 2048 bit long modulus (2 primes)
0069|.................+++++
0070|................................................................................................+++++
0071|e is 65537 (0x010001)
0072|Signature ok
0073|subject=C = FR, ST = Paris, L = Paris, O = jeedom, CN = jeedom-mosquitto
0074|Getting CA Private Key
0075|Synchronizing state of mosquitto.service with SysV service script with /lib/systemd/systemd-sysv-install.
0076|Executing: /lib/systemd/systemd-sysv-install enable mosquitto
0077|+ rm /tmp/jeedom_install_in_progress_mqtt2
0078|+ echo '*******************End of package installation******************'
0079|*******************End of package installation******************
oui c’est moi car il n’a rien mis en automatique…
alors c’est ca le problème, lors de l’installation il y a eu une valeur sauvée mais elle n’est pas visible tant que vous ne rafraichissez pas la page
recliquez sur « installer mosquitto », ca va peut-être régler le problème mais ensuite surtout ne sauvez rien et ne modifiez plus la config, faite juste un refresh de la page lorsque l’installation est finie
C’est résolu !!
j’ai supprimé mon authentification et installé Mosquito il en mis une en auto…
J’ai du mal faire la première foi…
Un trés grand merci pour le soutien
Merci Beaucoup Mips
excellente journée
Jeedomement 
@Mips J’en avais pas non plus lors de l’installation et j’en ai entré un moi même.
Effectivement il est moins complexe.
J’ai déjà paramétré z2m et inclus mes modules.
Puis-je réinstallé mosquito sans risque de tout cassé en laissant le mdp se créer?
Je ne connais pas z2m donc je ne peux pas être sur mais à priori je ne pense pas que ca posera un problème.
Le choix du tag jeezigbee, z2m par le responsable, est maladroit. Quand quelqu’un utilise z2m maintenant, on ne sait pas si il parle de jeezigbee, zigbee2mqtt, voir zwavejsui2mqtt.
Antoine
En fait c’est jeezigbee qui utilise zigbee to mqtt pour récupéréer les info de ma clé zigbee