Configuration du plugin suivi conso

Bonjour tout le monde,

J’ai récemment changé d’abonnement auprès de mon fournisseur d’électricité,
J’ai souscrit à l’offre Zen Week-end Plus avec l’option Heures Creuses + WE + Mercredi,

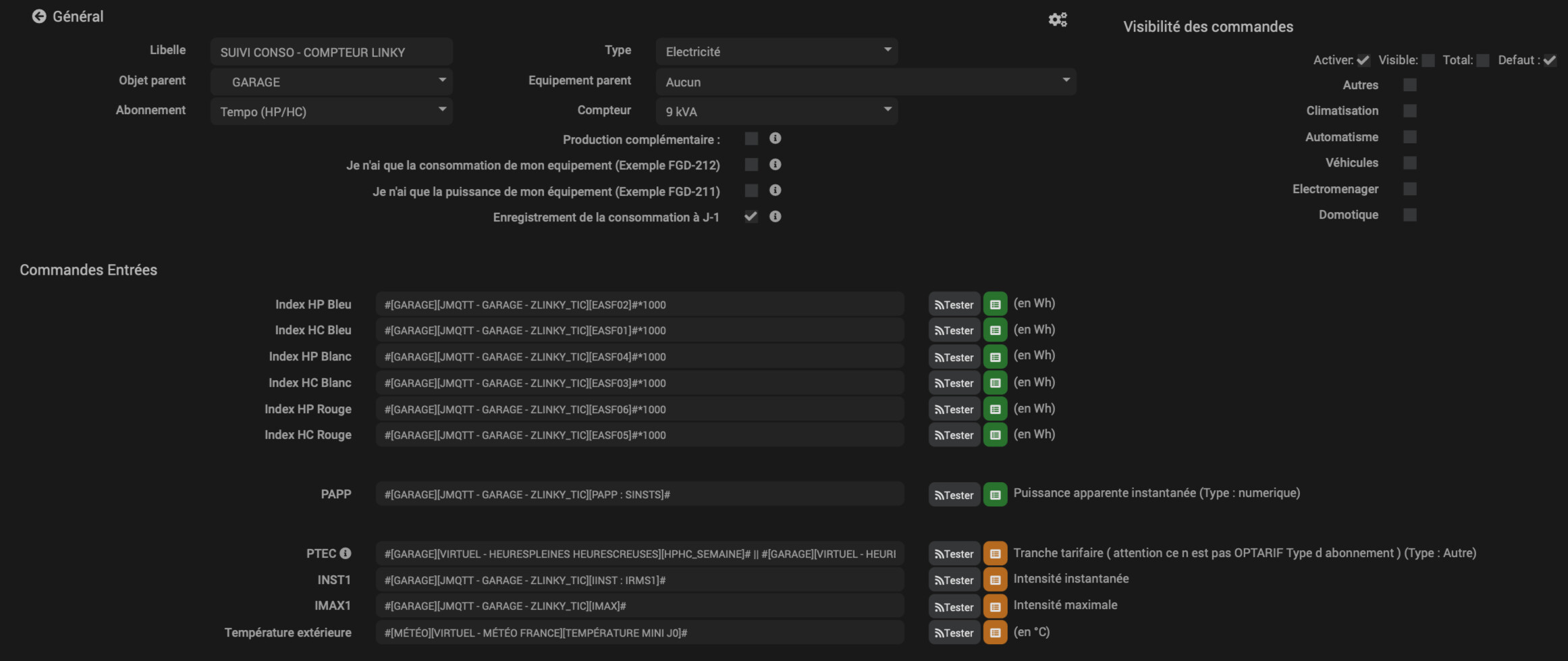
Pour la configuration du plugin j’ai opté pour l’abonnement Tempo HP/HC. J’ai donc six commandes à renseigner : Index HP Bleu, Index HC Bleu, erc … cf screen ci-dessous:

J’ai le module Zlinky_TIC Firmware ID 4000-0016 ces informations:


Je voudrais savoir quelles informations je dois indiquer devant chaque index HP Bleu, …, HP Blanc, …, HP Rouge, …, ? Est-ce que je dois renseigner ma consommation totale HP devant Index HP Bleu et ma conso totale HC devant Index HC Bleu ? Et par conséquent, pour les quatre index suivants, je dois sélectionner ma conso du mercredi pour les index Blanc et le week-end pour les index Rouge ?

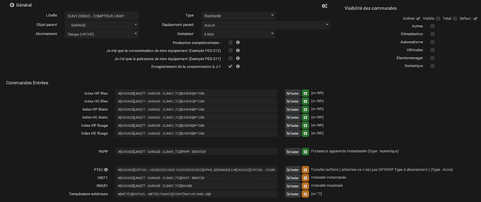
Voici un screen de ma page santé:


Puis un autre du plugin suivi conso:

Merci pour votre aide et vos conseils bienveillants !!
Bonne journée,

En fait ça dépend du nombre d’index qui évolue sur ton module Zlinky. Avec un abonnement Zen Week-end Plus il semble que tu as effectivement 6 index
image
Donc il faudrait faire comme tu as dit. Ce qui semble bon
Toutefois comme le tarif HC est le même pour les week-end et le jour choisi, est ce que Edf ne regroupe par les consommations sur un seul Index? Si c’était le cas, tu n’aurais alors que 2 index et donc l’option HP/HC dans SuiviConso suffirait

PS Par contre pourquoi tu as coché J-1 si tu remontes les infos au fil de l’eau?

Bonjour SuperBricolo,

Merci pour ton retour et tes précisions, effectivement le tarif heures creuses est le même pour chaque plage horaire en semaine, le mercredi et le week-end, Mes heures creuses correspondent à EASF01 et EASF 02 pour les heures pleines,

J’ai une question qui en découle: Pour renseigner la commande PTEC j’ai créé un virtuel avec deux actions HP_Semaine / HC_semaine puis deux actions HP_Mercredi / HC_Mercredi et enfin HP_WeekEnd / HC_WeekEnd. Par exemple le week-end mon linky passe des heures pleines aux heures creuses aux heures indiquées par le screen suivant:
Pour autant, le montant du kWh reste identique que je sois en HP ou en HC puisque je suis en week-end. Est-ce que mon virtuel te semble correct ou bien faut-il que je simplifie avec deux actions HP et HC puis l’info virtuel en info/autre ?

En fait la commande PTEC est vraiment lié au nombre d’index que tu gères. Si il y en a 6 alors je pense que ce que tu as fait est bon. Il faut envoyer:
image
Après pour être sûr, il faudrait que je voie ton virtuel

Sinon comme je disais précédemment si au final tu n’as que 2 index qui évoluent autant repasser en tarif HP/HC et gérer le PTEC en conséquence.
Par contre j’ai une question. Dans ton Zlinky, tu dois avoir une info qui te donne le PTEC? Elle donne quoi cette info en fonction des différents cas? J’ai vu HP SEMAINE dans la commande LTARF). De base, moi j’aurais fait une condition dans le champs PTEC de suivi conso pour coller à ce que le plugin attend et donc pas de virtuel. Exemple:

(LTARF == 'HP SEMAINE')?'HPJB':((LTARF == 'HC SEMAINE')?'HCJB':((LTARF == 'HP JOUR')?'HPJW':((LTARF == 'HC JOUR')?'HCJW':((LTARF = 'HP WEEKEND')?:'HPJR':'HCJR'))))

Bonjour Superbricolo,

Voici ce que me donne la commande LTARF à l’instant t par exemple:

LTARF -> "current_price": "HC SEMAINE",

J’ai donc six LTARF par semaine:
HP Semaine, HC Semaine
0.2225 HT pour les HP et 0.1665 HT pour les HC,
HP Mercredi, HC Mercredi
0.1665 HT autant pour les HP et les HC,
HP Week-End, HC Week-End
0.1665 HT autant pour les HP et les HC également,

Pour le coup j’ai renseigné dans le champs PTEC: J’ai adapté avec ma commande LTARF
(#[GARAGE][JMQTT - GARAGE - ZLINKY_TIC][LTARF]# == 'HP SEMAINE')?'HPJB':((#[GARAGE][JMQTT - GARAGE - ZLINKY_TIC][LTARF]# == 'HC SEMAINE')?'HCJB':((#[GARAGE][JMQTT - GARAGE - ZLINKY_TIC][LTARF]# == 'HP JOUR')?'HPJW':((#[GARAGE][JMQTT - GARAGE - ZLINKY_TIC][LTARF]# == 'HC JOUR')?'HCJW':((#[GARAGE][JMQTT - GARAGE - ZLINKY_TIC][LTARF]# = 'HP WEEKEND')?:'HPJR':'HCJR'))))

Merci ton aide,
Bonne journée

Du coup dans ta condition, tu dois remplacer HP JOUR par HP MERCREDI et idem pour les HC, et aussi HP WEEKEND par HP WEEK-END

Les valeurs HP JOUR et HP WEEKEND, … étaient des exemples à titre indicatif. Je ne savais pas ce que donne le LTARF

Merci superbricolo pour ton aide et ta bienveillance,
Bon week-end,

1 « J'aime »

Ce sujet a été automatiquement fermé après 24 heures suivant le dernier commentaire. Aucune réponse n’est permise dorénavant.