Comment supprimer un pic eau

Bonjour,

La remontée « eau » est bien paramétrée et fonctionne :

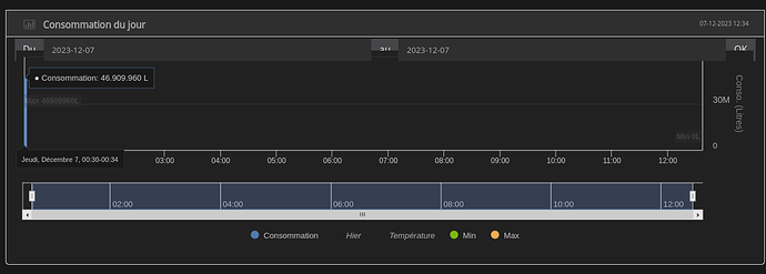
Par contre, elle est masquée par un gros pic (à cause de mes manips de tests) :

Si je comprends bien, il faut passer Imax1 à 0, mais je n’ai pas la main sur cette colonne :

J’ai peut-être mal compris. Comment faire pour nettoyer ce pic ?

Merci !

Non, il faut corriger hchp.
Mais ce qui compte c’est le max - le min de la journée qui fait ta consommation quotidienne. Il vaudrait mieux je pense supprimer toutes les lignes dont hchp est < 46909960 (toutes celles avant 00h32:32) sur la journée du 7. Mais je ne suis pas sûr, ne voyant pas l’ensemble des données de la journée.
Sur ton graphe 7 derniers jour du dois avoir cette énorme consommation pour la journée du 7.
Et ensuite tu fais synchroniser tout

Un autre moyen de le faire est d’exécuter une requête: (remplacer nnn par ton numéro d’équipement)

delete from conso_teleinfo where id_equipement = nnn and rec_date = '2023-12-07' and rec_time < '00:32:32'

C’est OK, j’ai pu nettoyer.
Merci pour tes précisions :+1:

Ce sujet a été automatiquement fermé après 24 heures suivant le dernier commentaire. Aucune réponse n’est permise dorénavant.