Class 'wifilightV2' not found

Bonjour, après multiple lecture de la doc je décide de demander votre aide.
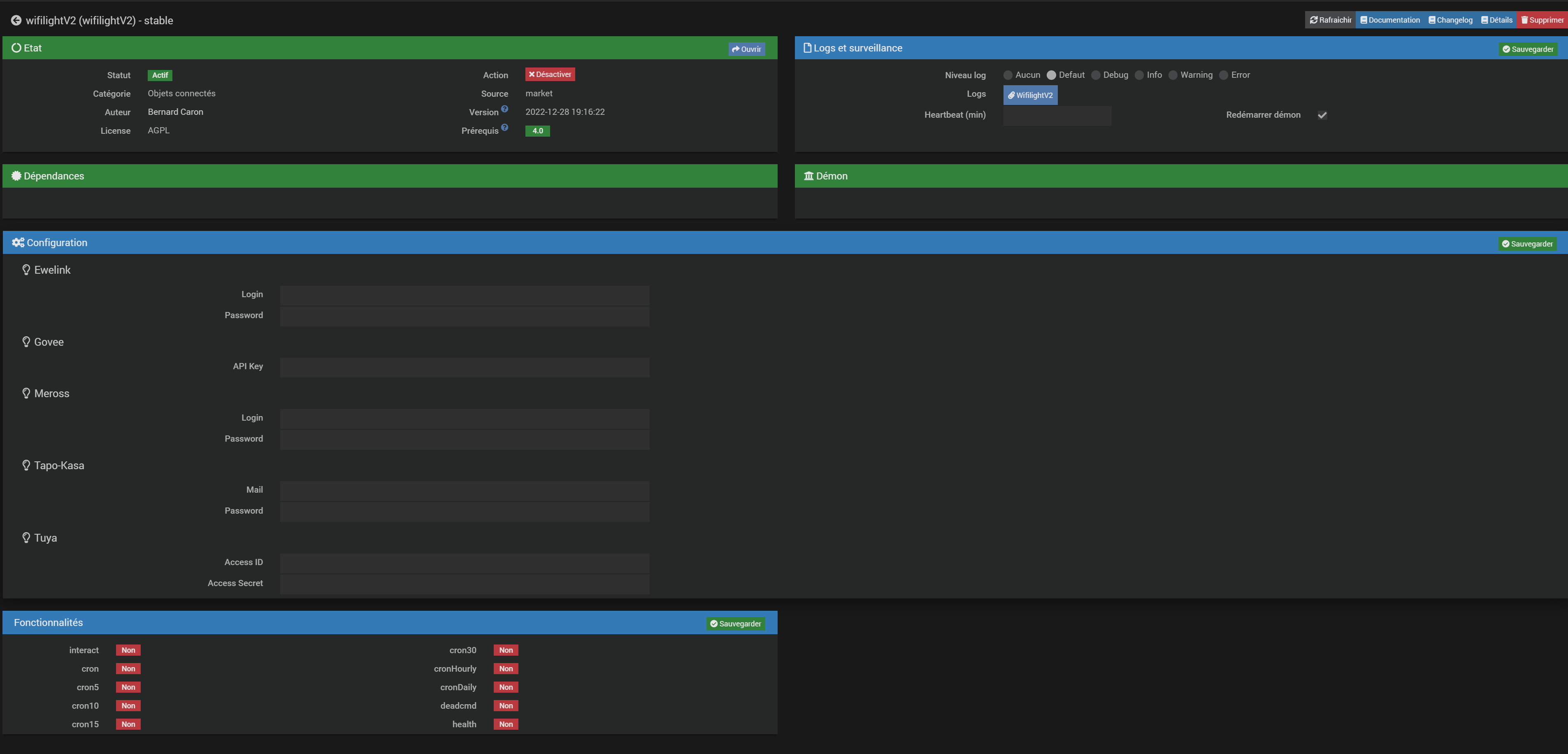
En effet après l’installation du plugin Wifilight, au moment de vouloir ajouter mes contrôleurs Wifi Arilux RGBW le message « Class 'wifilightV2’ not found » m’empêche d’avancer plus loin.

-Aucune info dans les logs
-Aucun autre plugin actif
-Linux Jeedup avec Jeedom 4.3.14 (stable)

Merci d’avance pour vos réponses.


Ce n’est pas la plugin.
aller voir la page santé Jeedom s’il y a du rouge

Je viens de voir que mon Linux est légèrement pas a jour, cela viens très probablement de la ?

Ok.
bon c’est forcément du au linux/php/mariadb
mais ça devrait être en rouge.
Je ne sais pas du tout sinon il y aurait des milliers de retours négatifs sur le plugin.
éventuellement des erreurs http.error dans les logs ?

Non rien de se coté…

Problème résolu : Retour de la Jeedup chez l’expéditeur et commande d’une Jeedom Atlas et tout rentre dans l’ordre !

mmm pas la première fois que je me dis qu’on devrait pas supporter la Jeedup…

Je me suis vite rendu compte qu’elle avait des mauvais avis après l’avoir commandé… Mon RPI3 ma lâchée subitement et j’ai voulu me dépanner avec une jeedup… Mauvaise idée ! En tout cas je regrette pas la Atlas pour le moment ! Elle est vraiment top. :ok_hand:

1 « J'aime »