Bug suite changement heure?

Bonjour,

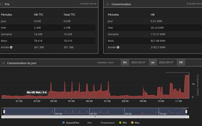
j’ai mon suivit conso qui ne me calcul plus ma consommation aujourd’hui.

il a du ce bloquer a 2h du matin lors du changement d’heure.

je suis a 0.37Kwh alors que je devrais être a plus de 10Kwh a cette heure si.

y a t-il une manip a faire ? j’ai tenté de faire la synchronisations ça bouge pas

Merci

1 « J'aime »

même soucis ce matin, j’ai recherché les MAJ et je l’ai faite, nickel depuis

merci je viens de voir la maj, effectivement ça a réglé le problème après une synchro!

Bon Week

1 « J'aime »

Bonjour , le meme probleme mais pas de mise a jour, je l’avais fait hier soir.
Synchro jour ne change rien

ca fonctionne apres avoir fait tout synchroniser

Ce sujet a été automatiquement fermé après 24 heures suivant le dernier commentaire. Aucune réponse n’est permise dorénavant.