Hello la commu,
Bon je galère a faire fonctionner le plugin sur un Nas Synology DS224+.
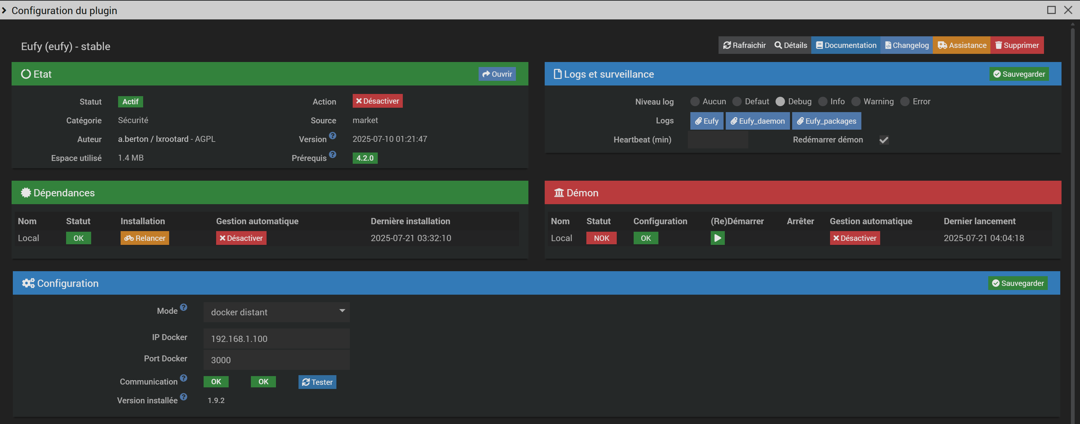
J’ai installé Jeedom et eufy-security en container. Les 2 sont en mode réseau bridge.
Que ca soit en docker local ou distant j’ai bien la OK en test de connexion sauf que le deamon lui ne veut pas se lancer. Il cherche sur le container Jeedom… Si je lui dis cherche sur l’adresse distante il se mets bien en marche mais avec des erreurs 405 et ma config reseau interne est KO
Merci d’avance pour votre aide
Informations Jeedom
Core : 4.4.19 (master)
DNS Jeedom : non
Plugin : Eufy
Version : 2025-07-10 01:21:47 (stable)
Statut Démon : Stoppé - (2025-07-21 01:28:09)



