Bonjour,
je ne suis pas certain du tag employé: Pb core ou Pb plugin?
Je viens de migrer sous debian 11. J’ai restauré mon backup précédemment effectué.
Depuis, impossible de faire démarrer zwavejs, ni mqtt manager. J’ai tenté des relances de dépendances, des réinstallations, mais sans succès.
Je tenterais bien une désinstallation, mais j’ai peur de faire plus de mal que de bien.
Sur la page Santé, je constate une anomalie: pas de version de Python, alors qu’apparemment, 2 versions sont présentes.
Voici quelques copies d’écran en attendant vos suggestions.
Merci pour l’aide que vous pourrez m’apporter.
Bonjour,
Il faut déjà se concentrer sur MQTT Manager car si lui ne démarre pas, ZWaveJS ne démarrera pas.
Pouvez vous poster le log de MQTT Manager ?
Bonjour,
Je me permet de préciser : les logs des dépendances de mqtt manager.
1 « J'aime »
Logs
[2024-05-13 15:40:26] ERROR : Attention je pense qu'il y a un soucis avec le démon que j'ai relancé plus de 3 fois consécutivement
[2024-05-13 15:40:26]WARNING : Service mosquitto non lancé, je lance une installation
[2024-05-13 15:40:29] INFO : Démarrage du démon MQTT Manager : sudo /usr/bin/node /var/www/html/plugins/mqtt2/resources/mqtt2d/mqtt2d.js --loglevel debug --socketport 55035 --mqtt_server mqtts://127.0.0.1:8883 --client_key /var/www/html/plugins/mqtt2/data/ssl/client.key --client_crt /var/www/html/plugins/mqtt2/data/ssl/client.crt --ca /var/www/html/plugins/mqtt2/data/ssl/ca.crt --username "jeedom" --password "t3T376Gx9G8AQKX8WJQqtHQpHsq5rUlJDF0itfms2fIFsQlrwkCH44XcRt9mkQaG" --callback http://127.0.0.1:80/plugins/mqtt2/core/php/jeeMqtt2.php --apikey BBFC2ZKhNsYRkCCdj29jafq0NhBDxq8C3UjJ0f4bCwHbtW6gH0NB7XA2TRBg6ZQV --cycle 0.3 --pid /tmp/jeedom/mqtt2/deamon.pid
[2024-05-13 15:40:59] ERROR : Impossible de démarrer le démon MQTT Manager, vérifiez les logs
[2024-05-13 15:45:25] ERROR : Attention je pense qu'il y a un soucis avec le démon que j'ai relancé plus de 3 fois consécutivement
[2024-05-13 15:45:25]WARNING : Service mosquitto non lancé, je lance une installation
[2024-05-13 15:45:29] INFO : Démarrage du démon MQTT Manager : sudo /usr/bin/node /var/www/html/plugins/mqtt2/resources/mqtt2d/mqtt2d.js --loglevel debug --socketport 55035 --mqtt_server mqtts://127.0.0.1:8883 --client_key /var/www/html/plugins/mqtt2/data/ssl/client.key --client_crt /var/www/html/plugins/mqtt2/data/ssl/client.crt --ca /var/www/html/plugins/mqtt2/data/ssl/ca.crt --username "jeedom" --password "t3T376Gx9G8AQKX8WJQqtHQpHsq5rUlJDF0itfms2fIFsQlrwkCH44XcRt9mkQaG" --callback http://127.0.0.1:80/plugins/mqtt2/core/php/jeeMqtt2.php --apikey BBFC2ZKhNsYRkCCdj29jafq0NhBDxq8C3UjJ0f4bCwHbtW6gH0NB7XA2TRBg6ZQV --cycle 0.3 --pid /tmp/jeedom/mqtt2/deamon.pid
[2024-05-13 15:45:59] ERROR : Impossible de démarrer le démon MQTT Manager, vérifiez les logs
Dépendances
*******************Begin of package installation******************
+ touch /tmp/jeedom_install_in_progress_mqtt2
+ echo 1
+ echo 2
+ sudo killall apt apt-get unattended-upgr
apt: no process found
apt-get: no process found
unattended-upgr: no process found
+ sudo rm /var/lib/apt/lists/lock
+ sudo rm /var/cache/apt/archives/lock
+ sudo rm /var/lib/dpkg/lock /var/lib/dpkg/lock-frontend
+ sudo sudo dpkg --configure -a --force-confdef
+ sudo apt update
WARNING: apt does not have a stable CLI interface. Use with caution in scripts.
Hit:1 http://security.debian.org/debian-security bullseye-security InRelease
Hit:2 http://ftp.fr.debian.org/debian bullseye InRelease
Hit:3 http://ftp.fr.debian.org/debian bullseye-updates InRelease
Hit:4 https://deb.nodesource.com/node_18.x nodistro InRelease
Reading package lists...
Building dependency tree...
Reading state information...
All packages are up to date.
+ echo 3
+ sudo chmod +x /var/www/html/core/class/../../resources/install_nodejs.sh
+ sudo /var/www/html/core/class/../../resources/install_nodejs.sh
Hit:1 http://ftp.fr.debian.org/debian bullseye InRelease
Hit:2 http://ftp.fr.debian.org/debian bullseye-updates InRelease
Hit:3 http://security.debian.org/debian-security bullseye-security InRelease
Hit:4 https://deb.nodesource.com/node_18.x nodistro InRelease
Reading package lists...
Reading package lists...
Building dependency tree...
Reading state information...
apt-utils is already the newest version (2.2.4).
build-essential is already the newest version (12.9).
git is already the newest version (1:2.30.2-1+deb11u2).
lsb-release is already the newest version (11.1.0).
0 upgraded, 0 newly installed, 0 to remove and 0 not upgraded.
[Check Version NodeJS actuelle : v18.20.2 : [ OK ]
[Check Prefix : /usr and sudo prefix : /usr and www-data prefix : /usr : [ OK ]
+ echo 4
+ sudo chmod +x /var/www/html/core/class/../../resources/install_nodejs.sh
+ sudo /var/www/html/core/class/../../resources/install_nodejs.sh
Hit:1 http://security.debian.org/debian-security bullseye-security InRelease
Hit:2 http://ftp.fr.debian.org/debian bullseye InRelease
Hit:3 http://ftp.fr.debian.org/debian bullseye-updates InRelease
Hit:4 https://deb.nodesource.com/node_18.x nodistro InRelease
Reading package lists...
Reading package lists...
Building dependency tree...
Reading state information...
apt-utils is already the newest version (2.2.4).
build-essential is already the newest version (12.9).
git is already the newest version (1:2.30.2-1+deb11u2).
lsb-release is already the newest version (11.1.0).
0 upgraded, 0 newly installed, 0 to remove and 0 not upgraded.
[Check Version NodeJS actuelle : v18.20.2 : [ OK ]
[Check Prefix : /usr and sudo prefix : /usr and www-data prefix : /usr : [ OK ]
+ echo 5
+ sudo chmod +x /var/www/html/core/class/../../resources/install_nodejs.sh
+ sudo /var/www/html/core/class/../../resources/install_nodejs.sh
Hit:1 http://security.debian.org/debian-security bullseye-security InRelease
Hit:2 http://ftp.fr.debian.org/debian bullseye InRelease
Hit:3 http://ftp.fr.debian.org/debian bullseye-updates InRelease
Hit:4 https://deb.nodesource.com/node_18.x nodistro InRelease
Reading package lists...
Reading package lists...
Building dependency tree...
Reading state information...
apt-utils is already the newest version (2.2.4).
build-essential is already the newest version (12.9).
git is already the newest version (1:2.30.2-1+deb11u2).
lsb-release is already the newest version (11.1.0).
0 upgraded, 0 newly installed, 0 to remove and 0 not upgraded.
[Check Version NodeJS actuelle : v18.20.2 : [ OK ]
[Check Prefix : /usr and sudo prefix : /usr and www-data prefix : /usr : [ OK ]
+ echo 6
+ sudo chmod +x /var/www/html/core/class/../../resources/install_composer.sh
+ sudo /var/www/html/core/class/../../resources/install_composer.sh
Begin installation of composer
--2024-05-13 14:05:18-- https://getcomposer.org/installer
Resolving getcomposer.org (getcomposer.org)... 2001:41d0:302:1100::8:104f, 54.36.53.46
Connecting to getcomposer.org (getcomposer.org)|2001:41d0:302:1100::8:104f|:443... connected.
HTTP request sent, awaiting response... 200 OK
Length: 58444 (57K) [application/octet-stream]
Saving to: 'composer-setup.php'
0K .......... .......... .......... .......... .......... 87% 2.66M 0s
50K ....... 100% 88.0M=0.02s
2024-05-13 14:05:19 (3.02 MB/s) - 'composer-setup.php' saved [58444/58444]
All settings correct for using Composer
Downloading...
Composer (version 2.7.6) successfully installed to: /var/www/html/core/ajax/composer.phar
Use it: php composer.phar
End installation of composer
+ echo 7
+ cd /var/www/html/core/class/../../plugins/mqtt2/resources/mqtt2d
+ rm -rf node_modules
+ sudo npm install
added 117 packages, and audited 118 packages in 1s
19 packages are looking for funding
run `npm fund` for details
found 0 vulnerabilities
+ sudo chown -R www-data:www-data jeedom mqtt2d.js node_modules package-lock.json package.json
+ echo 8
+ php /var/www/html/core/class/../php/jeecli.php plugin dependancy_end mqtt2
PHP Warning: fopen(/tmp/jeedom/event_cache_lock): failed to open stream: Permission denied in /var/www/html/core/class/event.class.php on line 33
PHP Warning: fopen(/tmp/jeedom/event_cache_lock): failed to open stream: Permission denied in /var/www/html/core/class/event.class.php on line 37
PHP Warning: fopen(/tmp/jeedom/event_cache_lock): failed to open stream: Permission denied in /var/www/html/core/class/event.class.php on line 37
Synchronizing state of mosquitto.service with SysV service script with /lib/systemd/systemd-sysv-install.
Executing: /lib/systemd/systemd-sysv-install enable mosquitto
+ echo 9
+ rm /tmp/jeedom_install_in_progress_mqtt2
+ echo '*******************End of package installation******************'
*******************End of package installation******************
mqtt2d
[2024-05-13 13:50:29] INFO : Start mqtt2d
[2024-05-13 13:50:29] INFO : Log level on : debug
[2024-05-13 13:50:29] INFO : Socket port : 55035
[2024-05-13 13:50:29] INFO : MQTT : mqtts://127.0.0.1:8883
[2024-05-13 13:50:29] INFO : Username : jeedom
[2024-05-13 13:50:29] INFO : Password : t3T376Gx9G8AQKX8WJQqtHQpHsq5rUlJDF0itfms2fIFsQlrwkCH44XcRt9mkQaG
[2024-05-13 13:50:29] INFO : PID file : /tmp/jeedom/mqtt2/deamon.pid
[2024-05-13 13:50:29] INFO : Apikey : BBFC2ZKhNsYRkCCdj29jafq0NhBDxq8C3UjJ0f4bCwHbtW6gH0NB7XA2TRBg6ZQV
[2024-05-13 13:50:29] INFO : Callback : http://127.0.0.1:80/plugins/mqtt2/core/php/jeeMqtt2.php
[2024-05-13 13:50:29] INFO : Cycle : 0.3
[2024-05-13 13:50:29] INFO : Client key : /var/www/html/plugins/mqtt2/data/ssl/client.key
[2024-05-13 13:50:29] INFO : Client crt : /var/www/html/plugins/mqtt2/data/ssl/client.crt
[2024-05-13 13:50:29] INFO : CA : /var/www/html/plugins/mqtt2/data/ssl/ca.crt
[2024-05-13 13:50:29] INFO : Connect to mqtt server
Mon, 13 May 2024 13:50:29 GMT body-parser deprecated undefined extended: provide extended option at jeedom/jeedom.js:168:31
[2024-05-13 13:50:29] DEBUG : HTTP listen on 127.0.0.1 port : 55035 started
[2024-05-13 13:50:29] ERROR : Error on connection to mqtt server : Error: connect ECONNREFUSED 127.0.0.1:8883
Vous devez installer Mosquitto
Je l’ai déjà fait plusieurs fois à partir de la configuration du plugin.

C’est ce que tu conseilles, ou il y a un autre moyen?
Il me dit installation réussie, mais son état reste à NOK
Essayez de désinstaller puis Réinstaller
Idem en faisant (Re)Démarrer Mosquitto ?
J’ai déjà fait tout cela et je viens de le refaire.
Il me dit toujours que l’action a réussi, mais l’état reste à NOK.
Est-ce qu’il y a un log pour Mosquitto ?
Non, pas de logs mosquito
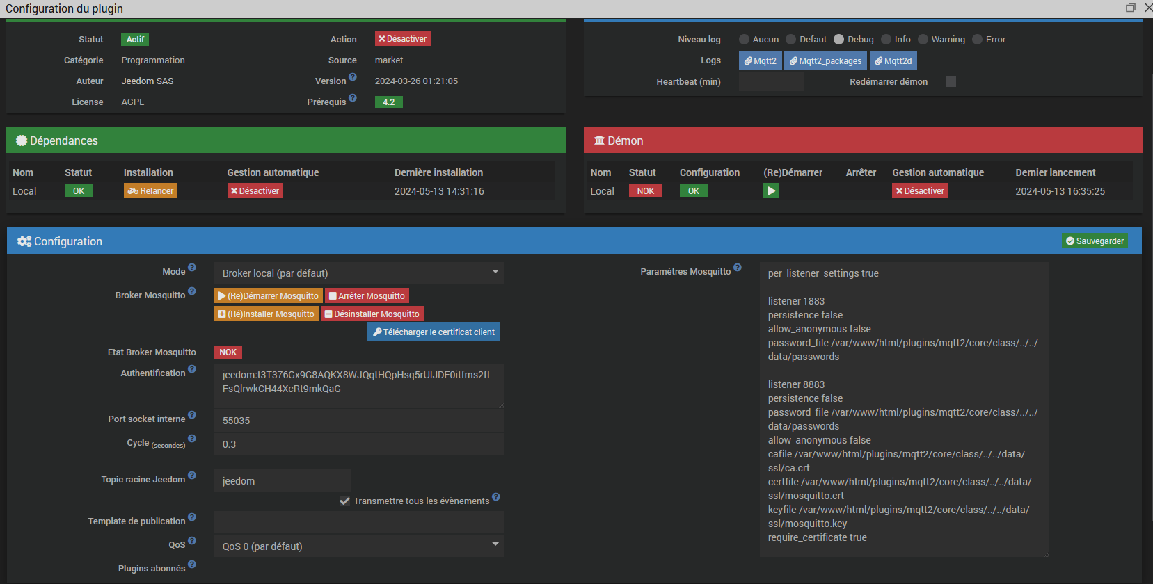
Pouvez vous poster la page de configuration du plugin ?
Peut-etre avez vous une autre install Mosquitto qui tourne… Sinon il faudrait voir les log d’installation de Mosquitto par le plugin MQTT2.
Comment savoir s’il y a un autre Mosquito?
A priori, il n’y a pas d’erreur Mosquito dans l’installation de Mqtt2;
Synchronizing state of mosquitto.service with SysV service script with /lib/systemd/systemd-sysv-install.
Executing: /lib/systemd/systemd-sysv-install enable mosquitto
+ echo 9
+ rm /tmp/jeedom_install_in_progress_mqtt2
+ echo '*******************End of package installation******************'
*******************End of package installation******************
Merci, j’ai fait ce que tu préconises.
La commande sudo systemctl status mosquitto donne le résultat suivant (2 failures):
* mosquitto.service - Mosquitto MQTT Broker
Loaded: loaded (/lib/systemd/system/mosquitto.service; enabled; vendor preset: enabled)
Active: activating (auto-restart) (Result: exit-code) since Mon 2024-05-13 18:44:09 CEST; 4s ago
Docs: man:mosquitto.conf(5)
man:mosquitto(8)
Process: 895673 ExecStartPre=/bin/mkdir -m 740 -p /var/log/mosquitto (code=exited, status=0/SUCCESS)
Process: 895674 ExecStartPre=/bin/chown mosquitto /var/log/mosquitto (code=exited, status=0/SUCCESS)
Process: 895675 ExecStartPre=/bin/mkdir -m 740 -p /run/mosquitto (code=exited, status=0/SUCCESS)
Process: 895676 ExecStartPre=/bin/chown mosquitto /run/mosquitto (code=exited, status=0/SUCCESS)
Process: 895677 ExecStart=/usr/sbin/mosquitto -c /var/www/html/plugins/mqtt2/core/class/../../data/mosquitto.conf (code=exited, status=1/FAILURE)
Main PID: 895677 (code=exited, status=1/FAILURE)
CPU: 16ms
Aller dans Réglages > Système > Configuration > OS/DB > rétablissement des droits des dossiers et fichiers > Vérifier
Redémarrer le démon.
akenad 