Bonjour
Je viens d’upgrader ma VM Jeedom vers Debian Bullseye avec une image officielle Jeedom, puis j’ai restauré ma dernière sauvegarde de Jeedom qui ronronnait depuis plusieurs années sans souci.
Mais depuis, impossible de se connecter depuis l’extérieur malgré un DNS Jeedom. Depuis le Market je vois ma VM et il lui a été attribué une adresse extérieure. Depuis l’interface Réglages-Reseaux dans Jeedom, impossible de démarrer l’accès extérieur.
Je suis sous une Freebox Révolution et j’ai attribué une IP fixe à Jeedom. Mes compétences en la matière s’arrêtant là, je me suis dit que j’allais chercher un peu d’aide… Merci d’avance.
Loic
Salut,
Dans un premier temps poster la page santé peut aider ![]()
Le plugin openvpn à bien été réinstallé par la restauration ? Enfin surtout ses dépendances.
Tu as des choses dans les logs de ce plugin?
Merci Aurel
Pas grand chose dans le log du plugin VPN:
[2026-01-05 21:13:23][INFO] Exécution de la commande [Aucun][DNS Jeedom][Arrêter]
[2026-01-05 21:13:25][INFO] Exécution de la commande [Aucun][DNS Jeedom][Démarrer]
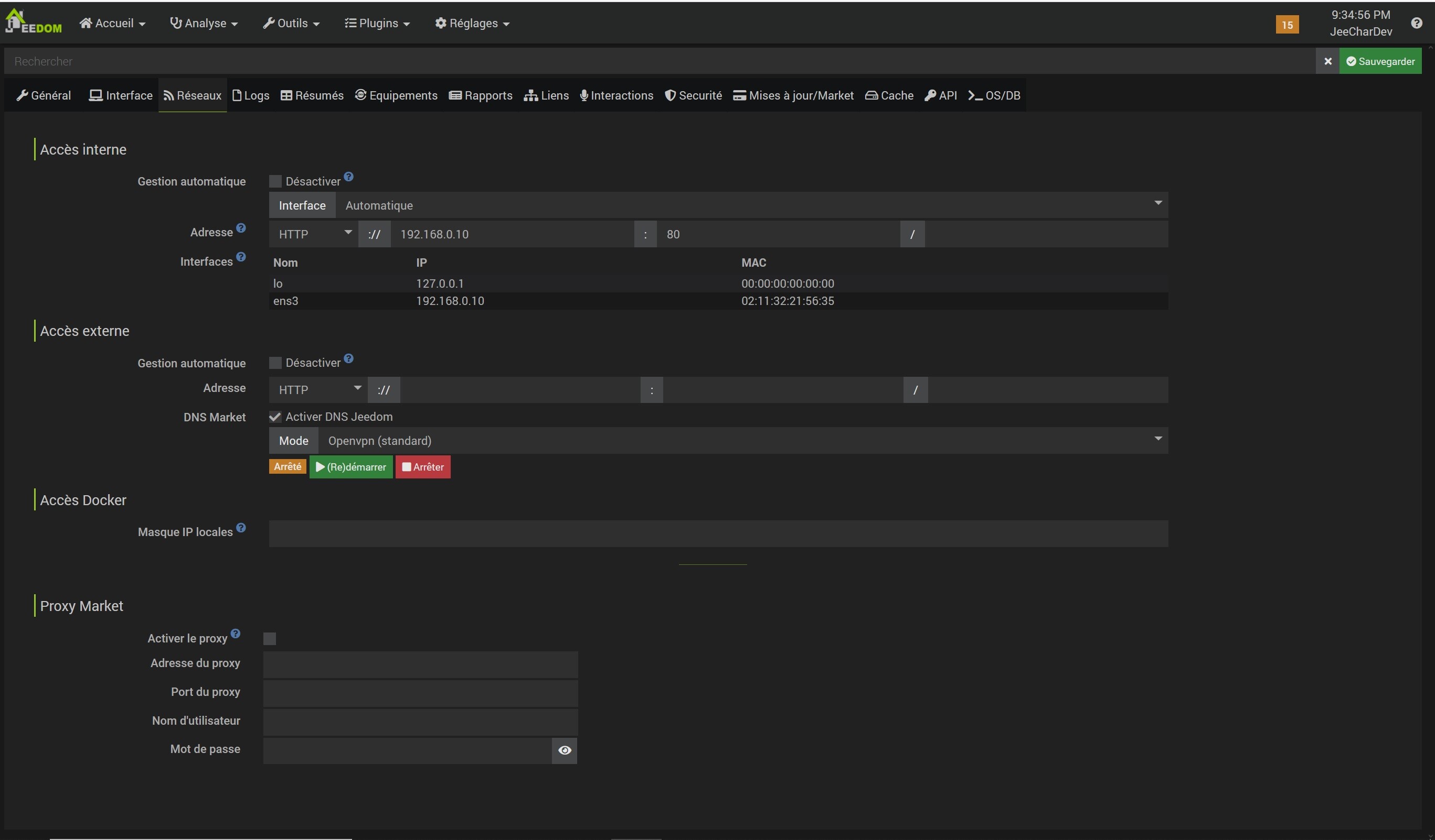
page santé ci-dessous.
L’ip est identique ?
La configuration réseau est nok, il faudrait la vérifier ou montrer ici.
Antoine
Tu as un log openvpn_DNS_Jeedom ?
Sur la page de conf réseau, il se passe quoi si tu clique sur redémarrer ?
Tu as bien un équipement DNS jeedom qui s’est crée ?
Il à l’air correctement paramétré ? à peu près comme ceci ?
Pas de log openvpn_DNS_Jeedom (ou alors je ne sais pas où le trouver).
Si je clique sur redémarrer le sablier tourne en boucle pendant 2mins environ puis retour à la même page/même état.
J’ai bien un équipement DNS jeedom qui s’est créé qui ressemble à ton snapshot
Soit depuis analyse > logs
Soit depuis la conf du plugin
D’ailleurs tout est ok sur cette dernière ?
Bonjour
Tu t’es connecté sur market.jeedom.com ?
Qu’est ce qui apparaît dans l’onglet « Mes boxs » ?
Il y a bien ta box ? Elle n’a pas changer de DNS ?
ok j’ai trouvé la page de config du plugin et du log (je ne viens pas assez souvent, c’est le pb quand ça tourne longtemps sans pb ![]()
Log: sudo: openvpn : commande introuvable
Oui j’y suis connecté, il voit la box et c’est le même DNS
Relance l’installation des dépendances.
Il à l’air de te dire que c’est ok mais avec une date d’install en 2019 … Si tu viens de réinstaller c’est louche
Surtout que tu n’a pas de log OpenVPN package qui indiquerait qu’il à réinstallé le client
Au passage, j’avais fait un snapshot de ma VM juste après la fresh install de l’image ISO officielle de Jeedom et je viens de la recharger et la ça « semble » se connecter vers l’extérieur (ie. sur la page réseau tout est ok mais le lien DNS ne fonctionnait toujours pas, mais je n’ai peut-être pas attendu assez longtemps)
A bah voila, cela fonctionne suite à la réinstallation des dépendances ![]()
J’aurais du commencer par cela mais cela fait longtemps que je n’avais pas bricolé ma Jeedom, je n’ai plus le réflexe.
Un grand merci pour le support. Je ne suis pas calé en PHP mais je travaille pas mal sur Arduino/MQTT (Mon projet phare ici). Si je peux aider sur cela ce sera avec plaisir
Loic
Normalement jeedom fait ça tout seul quand tu restaure mais il peut y avoir un loupé ponctuel …
Ce sujet a été automatiquement fermé après 24 heures suivant le dernier commentaire. Aucune réponse n’est permise dorénavant.






